Les 11 meilleurs outils d'écoute sociale à utiliser en 2022
Publié: 2022-08-25Les outils d'écoute sociale surveillent les plateformes de médias sociaux à la recherche de mentions de marques, de mots-clés, de phrases ou de hashtags spécifiques. Les spécialistes du marketing peuvent les utiliser pour suivre et mesurer le succès des campagnes marketing, identifier des clients ou des prospects potentiels et comprendre comment se comporte la concurrence.
Les outils d'écoute sociale sont des logiciels qui permettent aux utilisateurs de surveiller, de suivre et d'analyser les conversations sur les réseaux sociaux. Cela peut être extrêmement utile pour les entreprises qui souhaitent pouvoir garder un œil sur ce que les gens disent de leur marque ou de leur secteur en ligne. Les outils d'écoute sociale peuvent suivre les mentions contenant des noms de marque, des mots-clés, des phrases ou des hashtags spécifiques.
Il existe un certain nombre d'outils d'écoute sociale différents, mais tous ne sont pas créés égaux. Voici les meilleurs outils d'écoute sociale à essayer en 2022.
Les 11 meilleurs outils d'écoute sociale de 2022 :
- Marque24
- Montre de marque
- Tweetdeck
- Awario
- Amortir
- Sprout sociale
- Trou de serrure
- Talkwalker
- Suite Hoot
- BuzzSumo
- HubSpot
01 Marque24
Essai gratuit de 14 jours. Plan personnel plus pour 49 $.
Brand24 est l'un des outils d'écoute sociale et de surveillance des médias en ligne les plus robustes et les plus abordables du marché.
L'outil couvre une grande variété de sources, y compris tous les principaux réseaux sociaux tels que Facebook, Twitter, Instagram, YouTube, TikTok, Telegram, Twitch, Reddit et Quora.
De plus, l'outil vous permet de garder un œil sur toutes les conversations en ligne, car il surveille les blogs, les sites d'actualités, les sites de révision, les podcasts, les newsletters et les forums.
Brand24 collecte les mentions de votre marque en temps réel. Il s'agit d'un outil de surveillance Web avec une section d'analyse puissante. Les mentions sont stockées dans un tableau de bord convivial.

A l'intérieur de l'outil, vous trouverez :
- Onglet Mentions avec filtres avancés
- Portée estimée sur les réseaux sociaux - vous indiquant combien de personnes auraient pu entrer en contact avec vos publications sur les réseaux sociaux
- Analyse des sentiments - offrant un aperçu de la façon dont votre marque, produit ou campagne est perçue sur les réseaux sociaux
- Le nombre total de likes, de partages et de commentaires sur les réseaux sociaux
- Les mentions les plus populaires
- Top des profils publics qui parlent de votre marque
- Hashtags et liens tendance
- Les sites les plus actifs qui parlent de votre marque
- Score de réputation et de présence
- Le contexte d'une discussion
Utilisez l'outil Brand24 et découvrez le pouvoir de l'écoute sociale !
L'analyse des sentiments des médias sociaux est alimentée par des algorithmes d'apprentissage automatique, ce qui la rend capable de fournir des résultats précis.
Un autre point fort de Brand24 est le système de notification. Chaque fois qu'il y a une nouvelle mention dans le tableau de bord, vous pouvez recevoir une notification dans l'application, un e-mail ou intégrer votre compte à un canal Slack dédié.
Brand24 collecte les mentions accessibles au public et les signale en temps réel.

02 Montre de marque
À partir de 1 000 $/mois pour 10 000 mentions. Les tarifs détaillés sont disponibles sur demande.
Brandwatch est un outil d'écoute sociale au niveau de l'entreprise. Il offre un large éventail de fonctionnalités mais est assez cher.
Brandwatch est un outil holistique de surveillance des médias sociaux. Il couvre les principales plates-formes de médias sociaux, telles que Facebook, Twitter, Instagram, Youtube ou Twitch, ainsi que les blogs, les forums, les sites de critiques et les sites d'actualités.
Brandwatch offre des fonctionnalités telles que :
- Géolocalisation
- Reconnaissance d'images
- Des données démographiques puissantes
- Accès API
- Tendances de l'industrie
En plus de cela, Brandwatch propose également une plate-forme de visualisation de données appelée Vizia. Vizia vous aide à visualiser des données en temps réel et à transformer des informations complexes en informations facilement compréhensibles.

Lire : Alternatives à Brandwatch
03 Tweet deck
Outil gratuit d'écoute des médias sociaux.
Tweetdeck est un outil d'écoute des médias sociaux dédié uniquement à Twitter. L'outil collecte et analyse les mentions sur les réseaux sociaux uniquement à partir de cette plateforme.
Tweetdeck vous aide à gérer votre présence sur les réseaux sociaux, en particulier si vous gérez de nombreux profils de réseaux sociaux différents.
Tweetdeck vous montre tous les tweets et flux Twitter agrégés dans un tableau de bord. Vous pouvez obtenir un aperçu instantané de votre fil d'actualités, de vos messages privés et des sujets d'actualité.
Principales caractéristiques:
- Suivi des mentions, hashtags et utilisateurs
- Publier et programmer des publications
- Envoi de messages directs
Tweetdeck est un excellent outil, mais il n'offre aucune analyse avancée , par exemple, la portée des médias sociaux ou l'analyse des sentiments sur Twitter. Et cet outil ne fonctionne que sur Twitter.

04 Awario
Essai gratuit de 7 jours. Le plan de démarrage coûte 39 $/mois.
Awario est un logiciel de surveillance en ligne avec des fonctionnalités d'analyse et de rapport. L'outil surveille Twitter, Facebook, Instagram, Reddit, YouTube, les blogs, les forums et les actualités. Malheureusement, il ne fournit pas de surveillance Telegram ou TikTok.
Awario sert aux objectifs de surveillance les plus importants. Cela vous aidera à accroître la notoriété de votre marque, à trouver des opportunités de vente, à interagir avec les clients sur les réseaux sociaux et à trouver des influenceurs.
Awario est l'un des outils les plus abordables. Et c'est assez basique en même temps. C'est pourquoi c'est un bon choix pour les petites et moyennes entreprises qui cherchent à suivre les mentions sur Internet.
Principales caractéristiques:
- Surveillance en temps réel
- Analyse des sentiments
- Alertes courrier électronique
- Rapports en marque blanche

Vérifier : Alternative à Awario
05 Tampon
Essai gratuit de 14 jours. Forfait Essentials pour 60 $/an.
Aucune liste d'outils d'écoute sociale ne sera complète sans Buffer !
Buffer est une plateforme de gestion des médias sociaux. L'outil vous permet de programmer facilement des publications sur les réseaux sociaux et d'interagir avec votre public. Il offre également une boîte de réception pour tous vos messages sur les réseaux sociaux.
Buffer fonctionne avec les principaux réseaux de médias sociaux, tels que Facebook, Instagram et Twitter. Il propose également une unité de comportement du public pour vous aider à créer des campagnes de médias sociaux mieux ciblées.
La fonction de surveillance des médias sociaux n'est pas disponible dans le produit de base. Pour y accéder, vous devez également acheter Buffer Reply, qui coûte 39 $ par utilisateur/mois. La fonction de surveillance ne fonctionne que pour Twitter maintenant.
À mon avis, il est décevant que l'écoute ne soit disponible que sur Twitter . Au lieu de payer pour Buffer Reply, nous pouvons utiliser Tweetdeck gratuitement à cette fin.
Principales caractéristiques:
- Publier et programmer des publications
- Analyser les performances des réseaux sociaux
- Suivi des mots-clés, phrases ou hashtags sur Twitter
- Notifications par email

06 Sprout sociale
Essai gratuit de 30 jours. Le plan standard coûte 89 $ par utilisateur/mois.
Sprout Social est un autre outil de gestion des médias sociaux avec une touche d'écoute sociale. L'outil recueille les mentions de votre marque sur les principales plateformes de médias sociaux, telles que Twitter, Facebook, Instagram, Reddit et YouTube.
Il offre une automatisation des médias sociaux pour vous aider à gérer votre présence en ligne et à obtenir les informations dont vous avez besoin pour dynamiser votre entreprise.
Sprout Social vous aide à gérer votre présence sur Facebook, Twitter, Instagram, LinkedIn et Pinterest. Outre l'écoute sociale, Sprout Social propose également des services de gestion et de publication de médias sociaux.
Principales caractéristiques:
- Suivi des mots clés et hashtags
- Analyse des sentiments
- Mesurer la part de voix
- Analyse compétitive

Vérifiez: Sprout Social Alternatives
07 Trou de serrure
Un essai gratuit et des tarifs détaillés sont disponibles sur demande.
Keyhole est un autre outil d'écoute sociale qui offre à la fois des fonctionnalités de surveillance et de gestion des médias sociaux.
Keyhole vous permet de suivre les performances de vos comptes via divers canaux de médias sociaux (tels que Facebook, Instagram, Twitter, LinkedIn, YouTube et TikTok) et fournit les données nécessaires pour prendre des décisions éclairées.
L'outil propose également des analyses des médias sociaux, vous permettant d'examiner de plus près le sentiment, les nuages de mots clés et les données géographiques de vos mentions.
L'une des caractéristiques fortes de Keyhole est le suivi des hashtags. Vous pouvez suivre les performances de vos hashtags sur différents canaux de médias sociaux. Les données peuvent être utilisées pour mesurer les résultats de vos campagnes sur les réseaux sociaux.
Principales caractéristiques:
- Suivi des mots clés et hashtags
- Analyse des sentiments
- Comparaisons de marques
- Avis

08 Talkwalker
Le plan de base coûte 9.6k/an. Les tarifs détaillés sont disponibles sur demande.
L'intelligence sociale est l'un des composants essentiels de Talkwalker. Avec cet outil, vous pouvez accéder aux discussions en ligne des clients sur les réseaux sociaux, les forums, les sites d'actualités et les blogs.
Ce qui est intéressant, malgré une surveillance en temps réel, Talkwalker permet d'accéder jusqu'à 5 ans de données historiques.
Avec Talkwalker, vous pourrez trouver des influenceurs, des sujets et des idées de contenu qui correspondent à votre entreprise. De plus, cet outil vous aidera à suivre les performances de vos campagnes de marketing numérique.
Principales caractéristiques:
- Le sentiment du consommateur
- Suivi des campagnes
- Trouver des sujets tendances
- Partage de voix

Lire : Alternatives à Talkwalker
09 Suite Hoot
Essai gratuit de 30 jours. Le plan professionnel coûte 49 $ par mois.
Hootsuite se présente comme un outil de surveillance des médias sociaux qui vous permet de vous concentrer sur les tendances, les sujets et les profils de médias sociaux. De cette façon, vous pouvez facilement voir ce qui se passe en ce qui concerne votre créneau industriel.
Hootsuite coopère avec un autre outil d'écoute des médias sociaux - Brandwatch. Une fois abonné à Hootsuite, vous pourrez accéder à des informations sur l'audience qui vous aideront à prendre des décisions plus éclairées.
La plateforme d'informations Hootsuite vous permet de :
- Utilisez un ensemble puissant de filtres (date, données démographiques, lieu)
- Identifier les leaders de l'industrie
- Découvrez comment votre marque est perçue en ligne
- Recevez des notifications instantanées une fois qu'un mot-clé est utilisé en ligne

10 BuzzSumo
Essai gratuit de 30 jours. Le plan pro est disponible pour 99 $/mois.
BuzzSumo est un outil dédié à l'amélioration de votre contenu sur les réseaux sociaux. L'outil découvrira le contenu le plus performant, trouvera des influenceurs pour promouvoir vos canaux de médias sociaux et surveillera vos mots-clés prédéfinis.
Nous nous intéressons au dernier élément.
Vous pouvez créer des alertes et recevoir des notifications lorsqu'un mot-clé important est utilisé en ligne.
Mais BuzzSumo est principalement une application d'intelligence des médias sociaux. L'une de ses caractéristiques les plus fortes est l'évaluation du contenu partagé. De cette façon, vous pouvez voir quel type de contenu fonctionne le mieux.
Principales caractéristiques:
- Suivi des sujets, des marques et des mots-clés
- Rechercher des backlinks
- Alertes et notifications

11 HubSpot
HubSpot est une plateforme marketing tout-en-un pour la gestion des réseaux sociaux. L'objectif principal de l'interface HubSpot est de trouver le moyen optimal de développer votre entreprise en utilisant les médias sociaux.

HubSpot vous permet d'écrire et de partager de nouveaux messages et de répondre aux commentaires directement depuis l'outil, de créer des campagnes marketing, de créer des pages de destination, de configurer l'automatisation du marketing, et bien plus encore.
L'une des fonctionnalités les plus puissantes de HubSpot est la capacité de nourrir les prospects. Si votre objectif principal est de développer votre clientèle via les médias sociaux, HubSpot propose des solutions intéressantes.
Avec HubSpot, vous pouvez créer des flux de surveillance des mots clés.
Principales caractéristiques:
- Surveiller les mentions Twitter
- Publier et programmer des publications
- Créer des campagnes marketing

Voilà, les meilleurs outils d'écoute sociale à utiliser à des fins de marketing et de relations publiques.
Utilisez l'outil Brand24 et découvrez le pouvoir de l'écoute sociale !
Si vous souhaitez approfondir vos connaissances, nous avons ce qu'il vous faut :
- Comment fonctionnent les outils de social listening ?
- Quelles fonctionnalités chaque outil d'écoute sociale devrait-il avoir ?
- Comment choisir un outil de social listening ?
- Avantages des outils d'écoute des médias sociaux
- Dernières pensées
Comment fonctionnent les outils de social listening ?
Vous disposez d'une sélection des meilleurs outils d'écoute sociale. Mais comment fonctionnent réellement les outils ?
Laisse-moi expliquer!
Cet exemple est basé sur Brand24. De nombreux outils fonctionnent sur le même principe, ce guide d'écoute sociale est donc universel.
Étape 1 : Tout d'abord, vous devez choisir les mots-clés pertinents que vous souhaitez suivre. Vous souhaitez probablement surveiller des mots-clés tels que :
- Le nom de votre entreprise
- Le prénom et le nom de tous les employés actifs sur les canaux de médias sociaux de marque
- Le nom de votre produit ou service
- Vos hashtags de marque
- Les hashtags de votre campagne
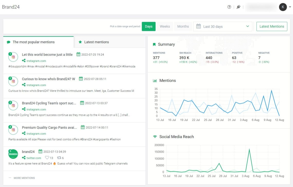
Étape 2 : Une fois que vous avez configuré un projet, l'outil commence à collecter toutes les mentions accessibles au public. De plus, à partir de ce moment, vous pouvez vous plonger dans l'analyse.
- Pour les activités quotidiennes, consultez l' onglet Mentions . L'onglet regroupe le contenu des médias sociaux et l'affiche avec des analyses et des filtres de base.
- Vous obtiendrez un aperçu général de ce qui se passe autour de votre marque. Par exemple, vous pouvez mesurer la portée des médias sociaux, le volume de mentions, l'analyse des sentiments, etc.

- Si vous souhaitez des analyses approfondies, consultez l' onglet Analyse . Vous trouverez les mentions les plus populaires, les mentions par catégorie, les hashtags tendance, les meilleurs profils publics et le nuage de mots clés.

- Si vous avez besoin de comparer deux périodes, par exemple pour voir les résultats d'une campagne de marketing sur les réseaux sociaux, jetez un œil à l' onglet Résumé .

Qu'est-ce qui est le plus important lors du développement d'un outil d'écoute sociale ?
“ Le développement d'un outil d'écoute sociale réussi comporte plusieurs défis. La caractéristique essentielle est l'exhaustivité des données. Vous ne voulez manquer aucune mention publique. La principale raison pour laquelle les utilisateurs changent d'outils d'écoute sociale est l'absence de mentions clés. Outre l'exhaustivité, il est essentiel de collecter les mentions proches du temps réel. Naturellement, plus le temps s'est écoulé depuis une mention potentiellement négative d'une marque spécifique, plus elle est susceptible de nuire à la réputation globale.
De plus, les utilisateurs modernes de l'écoute sociale s'attendent à une excellente convivialité et à un prix abordable. Les outils d'écoute ne sont plus exclusifs aux entreprises Fortune500. Les dernières années ont vu une augmentation dynamique de l'intérêt des propriétaires de petites et moyennes entreprises. "
Michal Sadowski, PDG de Brand24
Brand24 est un outil d'écoute sociale qui surveille les mentions en ligne.
Quelles fonctionnalités chaque outil d'écoute sociale devrait-il avoir ?
C'est la question la plus importante. Pour vous donner une réponse complète, j'ai demandé à un expert avec plus de 10 ans d'expérience dans l'industrie de l'écoute sociale.
Voici les réflexions de Mikolaj Winkiel, évangéliste en chef chez Brand24 :
- UX conviviale - Le différenciateur le plus important de l'outil d'écoute sociale est UX. Pourquoi? L'outil doit être accessible à tous les utilisateurs (y compris les utilisateurs non expérimentés). En outre, il doit présenter les mentions sociales et les analyses de manière claire et conviviale. Les équipes marketing n'ont pas le temps de passer des heures à chercher des données. Grâce aux fonctionnalités disponibles à portée de main, il sera plus facile de trouver des résultats valables.
- Filtres avancés - Les outils d'écoute sociale recueillent des milliers de mentions chaque jour. D'un point de vue technique, il est essentiel que l'outil permette un filtrage aisé des données. Grâce à des filtres avancés, tels que la recherche booléenne, nous pouvons trouver les informations qui nous intéressent le plus facilement et rapidement.
- Notifications - L'outil devrait vous permettre de configurer des notifications qui vous parviendront immédiatement dès que la surveillance captera le contenu qui vous intéresse. La mise en place d'alertes de tempête peut être extrêmement utile pour détecter les crises de relations publiques à un stade précoce.
- Onglet Résumé – La fonctionnalité nécessaire est l'onglet Résumé (analyse quantitative). Sérieusement, je ne peux pas imaginer travailler avec un outil qui ne présente pas un résumé des données d'écoute sociale. Qu'il s'agisse d'un rapport pdf ou d'un onglet avec les chiffres les plus importants, cela nous dira immédiatement si le sujet surveillé est populaire ou non.
- Contexte de la discussion – Une fonctionnalité supplémentaire qui mérite d'être implémentée dans un outil est le contexte de la discussion. Il s'agit d'un résumé des sujets les plus importants qui apparaissent dans le projet de surveillance. Cela facilite vraiment le travail.

Utilisez l'outil Brand24 et découvrez le pouvoir de l'écoute sociale !
Comment choisir un outil de social listening ?
Avec autant d'options disponibles, il peut être difficile de choisir la bonne. Voici quelques éléments à prendre en compte lors du choix d'un outil d'écoute sociale :
- Tout d'abord, réfléchissez à l'utilisation que vous souhaitez faire de l'outil. Quels sont vos objectifs? Voulez-vous suivre les mentions de marque ? Effectuer une analyse des sentiments ? Augmenter la notoriété de la marque ? Une fois que vous savez ce que l'outil doit faire, vous pouvez affiner vos options. Vérifiez également les sources surveillées par l'outil.
- Deuxièmement, jetez un œil aux fonctionnalités offertes par chaque outil. Certains outils auront des fonctionnalités plus robustes que d'autres. Assurez-vous que l'outil que vous choisissez a tout ce dont vous avez besoin.
- Troisièmement, considérez votre budget. Oui, ce facteur crucial. Les outils peuvent aller de la gratuité (par exemple Tweetdeck) à des centaines de dollars par mois (par exemple Brandwatch). Calculez combien vous êtes prêt à dépenser avant de commencer votre recherche. Heureusement, il existe de nombreuses options abordables sur le marché. Je suis sûr que vous trouverez un outil qui répond à vos besoins sans vous ruiner.
- Enfin, lisez les avis des autres utilisateurs. Voyez ce que les gens disent des différents outils sur le marché. Pour obtenir un avis impartial avant de faire votre choix, consultez les sites d'évaluation de logiciels comme G2 et Capterra.
Avec ces 4 facteurs à l'esprit, vous devriez être en mesure de trouver l'outil parfait pour vos besoins.

Pourquoi les entreprises utilisent-elles des outils de social listening ?
« Nos clients utilisent principalement des outils d'écoute sociale pour surveiller les conversations sur leurs marques et leurs concurrents . Grâce à cela, ils n'ont pas à le suivre manuellement et peuvent réagir plus rapidement aux nouvelles conversations/commentaires. D'autre part, ils peuvent analyser les statistiques de leurs réseaux sociaux, créer ou modifier leur activité actuelle sur les réseaux sociaux et la mesurer. "
Mateusz Zdzinski, Customer Success Manager chez Brand24
Configurez Brand24 et commencez à écouter sur les réseaux sociaux.
Avantages des outils d'écoute des médias sociaux
En tant que spécialistes du marketing, nous cherchons toujours des moyens de garder une longueur d'avance sur nos concurrents et de renforcer notre stratégie marketing. Les outils d'écoute sociale peuvent vous aider de plusieurs façons - ils font bien plus que simplement surveiller ce que les gens disent de votre marque en ligne.
Avec l'outil d'écoute sociale approprié, vous pourrez :
- Suivez les mentions de la marque et restez au courant des dernières conversations sur les réseaux sociaux. En écoutant les conversations, vous pouvez obtenir des informations précieuses sur ce que les gens disent de votre marque, de votre secteur et de vos concurrents.
- Effectuez une analyse des sentiments pour identifier tout sentiment négatif et prendre des mesures pour y remédier. Cela vous aidera à reconnaître rapidement les crises potentielles de relations publiques et à prendre des mesures pour atténuer les dégâts.
- Mesurez les indicateurs clés des médias sociaux tels que la portée, la part de voix, le score de présence, le score de réputation et le sentiment.
- Trouvez des hashtags tendance qui correspondent à votre créneau commercial. De plus, vous pourrez suivre les hashtags pour découvrir leur engagement et leur portée sur les réseaux sociaux, le volume de mentions, le sentiment, etc.
- Améliorez le marketing d'influence en trouvant des influenceurs qui correspondent à votre créneau commercial.
- Comprenez mieux le public cible, ses besoins, ses problèmes potentiels et ses intérêts, et adaptez votre contenu en conséquence.
- Effectuez des comparaisons entre concurrents pour découvrir leur volume de mentions, leur sentiment et leurs sources de mentions.

Utilisez l'outil Brand24 et découvrez le pouvoir de l'écoute sociale !
Dernières pensées
Lorsque vous choisissez un outil d'écoute des médias sociaux, faites attention à ces 5 facteurs :
- Nombre de sources surveillées,
- Des fonctionnalités telles que des filtres de données avancés, des notifications, un onglet récapitulatif, le contexte de la discussion et un tableau de bord convivial,
- Prix au nombre de mots-clés que vous pouvez surveiller,
- Avis postés sur les sites d'avis de logiciels,
- Solutions de service client.
Il existe de nombreux outils d'écoute sociale, mais tous ne répondront pas à vos attentes.
Les outils tout-en-un tels que Hubspot ou Buffer se concentrent sur de nombreux domaines. Par conséquent, les fonctionnalités d'écoute sociale peuvent ne pas être perfectionnées.
La question est : développent-ils leurs produits et augmentent-ils le nombre de sources surveillées ?
Si vous vous souciez de données de surveillance précises, je vous recommande de vous concentrer sur des outils d'écoute sociale dédiés tels que Brand24.
Jetez un œil à l'avis récemment posté sur G2 :
“ J'ai passé en revue et essayé plusieurs services de surveillance et de portée de marques et de médias différents, et Brand24 était le meilleur. Ils offrent la boîte à outils la plus complète pour configurer votre surveillance, en particulier le suivi des mentions #hashtag, ce que peu de services font. En tant qu'agence de marketing, j'ai particulièrement apprécié l'AVE pour montrer à mes clients la valeur monétaire de notre travail sur les médias sociaux et le podcasting. Les rapports étaient à la fois détaillés et visuels, et peuvent être personnalisés. Mes clients les ont adorés. "
Rob S., fondateur et président de l'agence de marketing
Alors, prêt à essayer l'outil d'écoute sociale ? Commencez un essai gratuit !
