13 migliori pratiche per la progettazione di dashboard
Pubblicato: 2020-04-09Sommario
- Qual è lo scopo dei dashboard?
- Migliori pratiche per la progettazione di dashboard
- 1. Determinare lo scopo
- 3. Forma semplice
- 4. Coerenza
- 5. Vicinanza
- 6. Allineamento
- 7. Spazio bianco
- 8. Colore
- 9. Caratteri
- 10. Formati numerici
- 11. Etichette
- 12. Personalizzazione e personalizzazione
- 13. Tabelle o elenchi di dati
- Per riassumere
Qual è lo scopo dei dashboard?
I dashboard presentano i dati più rilevanti per gli stakeholder nel momento in cui li esaminano. Una buona dashboard presenterà dati in tempo reale per una consapevolezza situazionale immediata.
Gli utenti del dashboard dovrebbero essere in grado di comprendere e interpretare i dati più importanti, formare informazioni chiave e valutare i progressi verso gli indicatori chiave di prestazione (KPI). Una scheda ben preparata mostrerà tutti i dati su un display visivo, mostrando solo i punti dati più critici.
Esempio di dashboard: in questa dashboard multicanale sono presenti dati provenienti da un minimo di 5 canali diversi. Scopri come questo design del dashboard gestisce dati così complessi e li presenta in un modo di facile comprensione.

Un altro scopo di una dashboard è la rapida identificazione dei problemi. Ciò consentirà agli utenti di immergersi direttamente nelle aree di marketing problematiche senza perdere tempo a scavare attraverso più canali di dati.
Questo è un esempio di dashboard di successo creato con Whatagraph. Offre una rappresentazione visiva di diverse campagne ad alto livello senza entrare troppo nei dettagli. Tuttavia, mostra le informazioni chiave che danno all'utente l'accesso a un'analisi più approfondita dei problemi e consente la messa a fuoco.
Migliori pratiche per la progettazione di dashboard
Quindi puntiamo a un design di dashboard che mostri metriche utili da origini dati in tempo reale e mostri gli obiettivi aziendali in un'unica finestra.
Sembra una bella sfida, e lo è. Ma con questi suggerimenti essenziali per la progettazione di dashboard, presenterai i dati in modo professionale in pochissimo tempo.
1. Determinare lo scopo
Per visualizzare le informazioni sulla dashboard in modo accurato, devi prima determinare lo scopo che servirà. I dashboard sono suddivisi in diverse categorie in base al loro scopo. Le categorie più ampie e comuni sono dashboard analitiche e dashboard operative. Possono anche avere una categoria più ristretta, come dashboard finanziari, dashboard di vendita e persino dashboard strategici.
L'obiettivo principale dei dashboard operativi è comunicare le informazioni rilevanti in modo rapido e chiaro agli utenti che devono agire immediatamente. Sono sensibili al fattore tempo e aiutano gli utenti a essere proattivi ed efficienti.
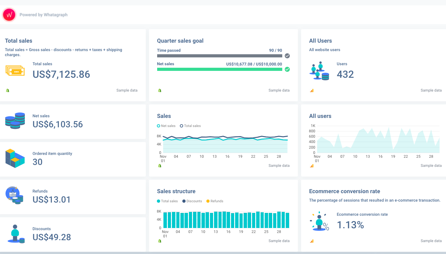
Esempio di dashboard: questa dashboard di Shopify + Google Analytics è stata creata con lo scopo di monitorare il raggiungimento degli obiettivi di vendita. Da esso puoi leggere facilmente i dati sugli utenti attivi del sito web, le vendite totali e gli obiettivi di vendita, il tasso di conversione e altro ancora, il tutto in un'unica finestra.

D'altra parte, i dashboard analitici sono meno sensibili al fattore tempo e si concentrano sull'aiutare i lettori ad analizzare le tendenze, dare il miglior senso ai dati e guidare il processo decisionale. Queste due categorie possono adottare due approcci completamente diversi alla progettazione del dashboard.
Quando si progetta uno di questi formati di dashboard, pensa a quali dati gli utenti si aspettano di vedere. Se si concentrano sui dati sensibili al fattore tempo, scegli le metriche appropriate con un approccio visual-first senza entrare nei dettagli.
D'altra parte, se la tua dashboard è analitica e serve a guidare le strategie aziendali, puoi permetterti di entrare più nel dettaglio.
3. Forma semplice
Per un'eccellente progettazione di dashboard, uno degli obiettivi principali è presentare le informazioni rilevanti in una forma semplice e di facile comprensione.
Quindi, non presentare troppe informazioni o utilizzare più colonne per farlo. Sbarazzati di qualsiasi informazione ridondante. Utilizza lo spazio bianco, lasciando quanto basta per consentire allo spettatore di comprendere la struttura dei dati.
4. Coerenza
Il design generale della dashboard deve rimanere coerente. Una volta determinato lo scopo del dashboard, stabilito la sua gerarchia visiva e la sua forma, non è possibile modificare improvvisamente queste regole. I dati sono solo una parte della coerenza complessiva. Non puoi controllare ciò che i canali di marketing producono come dati, ma puoi controllare il modo in cui progetti e presenti i dati rilevanti.
La coerenza si presenta in diverse forme. Piccole cose come seguire una formattazione della data coerente e convenzioni di denominazione possono rendere le cose più facili per l'utente. La presentazione dei dati in grafici a linee, grafici a torta e grafici a barre dello stesso stile aiuterà anche l'utente a elaborare i dati in modo più accessibile.
5. Vicinanza
Per aiutare i lettori a comprendere le informazioni più facilmente e rapidamente, dovresti presentare i dettagli correlati più vicini l'uno all'altro invece di sparpagliarli nell'intera dashboard.
6. Allineamento
Gli elementi del dashboard devono essere allineati tra loro per un aspetto equilibrato che consenta una buona esperienza utente. Le griglie ti consentono di ottenere coerenza e allineamento efficaci e creare un modello per la progettazione del dashboard.

Esempio di dashboard: qui vedi una griglia perfettamente allineata. 2/3 della dashboard mostrano le prestazioni su un periodo di tempo più lungo attraverso dimensioni diverse. 1/3 della dashboard a destra è impilato ordinatamente per mostrare solo le statistiche più rilevanti necessarie per le informazioni dettagliate.

7. Spazio bianco
Gli spazi bianchi svolgono un ruolo importante nella progettazione della dashboard. Consente al lettore di prendersi una pausa dalla visualizzazione di tutte le informazioni e lascia più tempo per elaborare i dati. L'uso degli spazi bianchi evita la visualizzazione disordinata e consente di raggruppare visivamente le informazioni correlate. Potresti anche averlo sentito chiamare spazio negativo.
8. Colore
Il colore gioca un ruolo significativo in un design efficace del cruscotto. La scelta dei colori giusti e l'utilizzo del massimo contrasto possono aiutarti a guidare il lettore attraverso le informazioni in modo semplice e di facile comprensione. Può rendere il contenuto più facile da leggere. Quindi, assicurati di contrastare i colori ed evitare di utilizzare gradienti inefficienti.
9. Caratteri
A meno che non vi sia alcun motivo per utilizzare un carattere specifico, utilizzare quelli standard per il contenuto della dashboard. Sono più facili da scansionare, leggere e capire. Non utilizzare TUTTO il testo in maiuscolo poiché rende la lettura più difficile.
Quindi, scegli un carattere standard con una dimensione adatta per presentare le informazioni. Font come Times New Roman, Arial, Roboto e Calibri faranno il trucco.
10. Formati numerici
Usa numeri rotondi invece di numeri lunghi quando possibile per evitare di confondere il lettore. Non dimenticare di aggiungere una nota che "i numeri potrebbero non sommarsi a causa dell'arrotondamento". È un modo semplice per spiegare perché a volte i grafici a torta non sommano fino a cento o altri casi simili.
11. Etichette
Le etichette ruotate sono generalmente più difficili da leggere e assorbire per la mente umana. Pertanto, utilizzare etichette che comunichino le informazioni in modo rapido ed efficace. Quando possibile, dovrebbero essere utilizzate abbreviazioni standard.
Esempio di dashboard: in questo dashboard di LinkedIn, tutti i numeri e i grafici sono etichettati con una o due parole. Rende la dashboard ordinata e meno intimidatoria, pur fornendo le informazioni necessarie.

12. Personalizzazione e personalizzazione
I lettori si aspettano di trovare informazioni rilevanti sulla loro dashboard e le due tecniche che consentono che ciò avvenga sono la personalizzazione e la personalizzazione.
La personalizzazione è quando hai un design di dashboard che aderisce all'immagine del marchio del tuo cliente. Ciò può significare aggiungere un logo, scegliere i colori appropriati del grafico o aggiungere etichette specifiche a metriche o canali.
La personalizzazione sta adattando il design del dashboard per visualizzare dati rilevanti e diverse metriche chiave. Può significare riorganizzare le risorse del dashboard per presentare i dati in un altro modo. Oppure scegli ed evidenzia diversi KPI per soddisfare l'interesse del cliente.
Durante la progettazione di dashboard, sia la personalizzazione che la personalizzazione dovrebbero funzionare in tandem.
13. Tabelle o elenchi di dati
L'integrazione delle tabelle di dati è utile quando si dispone di molte informazioni da presentare per elementi diversi. Sono il modo migliore per presentare informazioni come un elenco di clienti con il loro ID, ultima attività, contatti, stato, ecc.
Le tabelle dati offrono una facile scalabilità, un buon uso dello spazio e possono rendere il processo di progettazione meno complicato. Sono facili da usare, poiché la maggior parte delle persone ha esperienza nell'utilizzo di Microsoft Excel. Assicurati solo di rendere le tabelle e le liste meno intimidatorie!
Per riassumere
I dashboard dovrebbero fornire dati complessi in un modo semplice che farebbe risparmiare tempo e fatica. Dovrebbero essere strutturati in modo da mantenere una gerarchia visiva. Il fatto che servano o meno a questo scopo dipende dal design del dashboard, che dovrebbe essere incentrato sull'obiettivo e incentrato sull'utente.
Anche se ogni dashboard ha un obiettivo, limitazioni e requisiti unici, seguire queste best practice ti aiuterà a creare progetti di dashboard eccellenti.
Le best practice per la progettazione del dashboard si applicano anche ai report, sui quali puoi saperne di più qui.
