10 เครื่องมือตรวจสอบโซเชียลมีเดียเพื่อแจ้งแคมเปญของคุณ
เผยแพร่แล้ว: 2022-08-18ถึงเวลายกระดับการติดตามโซเชียลมีเดียของคุณแล้วหรือยัง?
ด้วยเครือข่ายและการโต้ตอบมากมายบนโซเชียลมีเดีย การติดตามข้อมูลการมีส่วนร่วมของคุณจึงอาจเป็นเรื่องยาก
ประเด็นก็คือ การมีส่วนร่วมเหล่านั้นมีค่ามากสำหรับแบรนด์ของคุณ
ตามดัชนี Sprout Social Index 60% ของแบรนด์วิเคราะห์ข้อมูลโซเชียลทุกวัน การใส่ปฏิสัมพันธ์ทางสังคมของคุณลงในบริบทสามารถค้นพบวิธีการทำธุรกิจให้ดีขึ้นได้ ซึ่งรวมถึงการเพิ่มความแข็งแกร่งให้กับกลยุทธ์การขายของคุณและเปิดเผยสิ่งที่ผู้ชมของคุณต้องการ
ด้านล่างนี้เราได้แบ่งเครื่องมือตรวจสอบโซเชียลมีเดียที่ดีที่สุดบางส่วนและวิธีเลือกเครื่องมือที่เหมาะสม
การติดตามโซเชียลมีเดียคืออะไร (และเหตุใดจึงมีความสำคัญมาก)
พิจารณาว่าเงินเดิมพันสูงเมื่อพูดถึงการกล่าวถึงในโซเชียลของคุณ จากการวิจัยของ Sprout เอง การสนับสนุนกลยุทธ์การขาย (65%) คือการใช้ข้อมูลโซเชียลอันดับหนึ่งของแบรนด์ ตั้งแต่การวิเคราะห์เชิงแข่งขันไปจนถึงการหาวิธีให้บริการลูกค้าของคุณได้ดียิ่งขึ้น การตรวจสอบถือเป็นขุมทรัพย์แห่งข้อมูลเชิงลึก

และการมุ่งเน้นไปที่การสนทนากับลูกค้าจริงหมายความว่าคุณสามารถดำเนินการด้วยความมั่นใจ
หากไม่มีสิ่งอื่นใด การตรวจสอบอย่างครอบคลุมยังช่วยให้คุณเข้าใจว่าลูกค้าในวงกว้างรู้สึกอย่างไรเกี่ยวกับแบรนด์ของคุณ ท้ายที่สุดแล้ว โซเชียลมีเดียเป็นสถานที่สำหรับผู้บริโภค เนื่องจากการกล่าวถึงในโซเชียลนั้นโปร่งใสโดยสิ้นเชิง การเปิดเผยการกล่าวถึงเหล่านั้นจึงเป็นเรื่องของการมีเครื่องมือที่เหมาะสมเป็นส่วนใหญ่
10 เครื่องมือตรวจสอบโซเชียลมีเดียที่ควรอยู่ในเรดาร์ของคุณ
อีกครั้ง การเป็นเจ้าของและเข้าใจปฏิสัมพันธ์ทางสังคมของคุณเป็นสิ่งสำคัญ
แต่การทำเช่นนั้นพูดง่ายกว่าทำเมื่อคุณพยายามติดตามกิจกรรมในหลายแพลตฟอร์ม
เมื่อบางแบรนด์ต้องรับมือกับการโต้ตอบหลายสิบครั้ง (หรือหลายร้อย!) ในแต่ละวัน คุณจะลืมการสนทนาที่สำคัญได้อย่างง่ายดาย ในทำนองเดียวกัน การวิเคราะห์โซเชียลดั้งเดิมจะเน้นไปที่ @mentions และ @tags โดยตรง
ด้วยเครื่องมือตรวจสอบโซเชียลมีเดียโดยเฉพาะ คุณสามารถติดตามการมีส่วนร่วมที่มีความหมายของแบรนด์ของคุณได้ทุกที่ทุกเวลา
ไม่มีปัญหาการขาดแคลนเครื่องมือตรวจสอบ รายการต่อไปนี้สามารถช่วยคุณปรับปรุงเครื่องมือที่เหมาะสมกับแบรนด์ของคุณโดยอิงจากความต้องการของคุณ
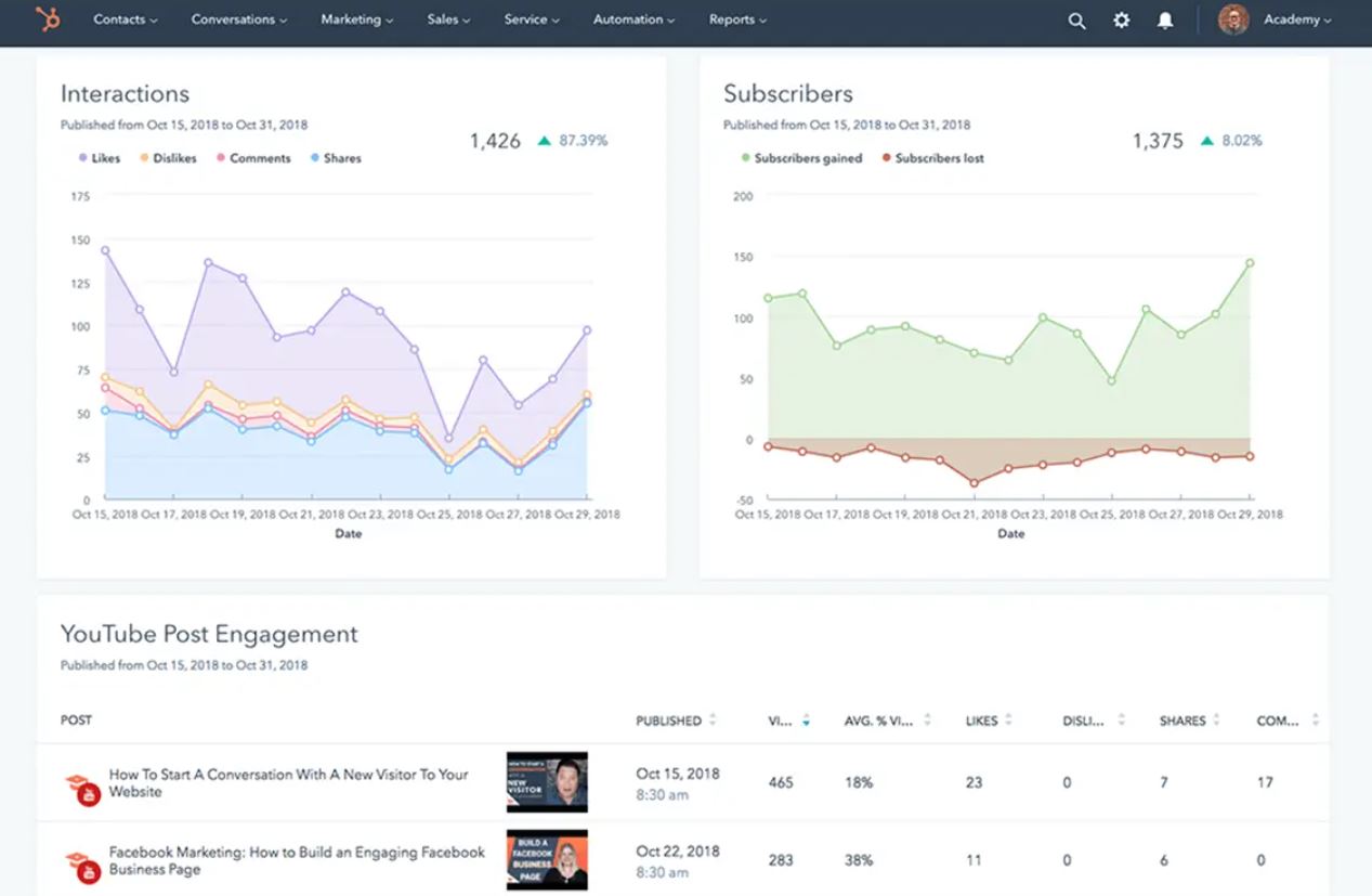
1. Sprout Social
Sprout Social มอบทุกสิ่งให้คุณไม่เพียงแต่เพื่อติดตามการโต้ตอบที่สำคัญ แต่ยังดำเนินการกับสิ่งเหล่านั้นด้วย
สำหรับผู้เริ่มต้น แพลตฟอร์มของเราติดตามการกล่าวถึง ความคิดเห็น และคำหลักในเครือข่ายต่างๆ รวมถึง Instagram, Facebook, Twitter และ TikTok
ความสามารถในการรวมการโต้ตอบทั้งหมดของคุณไว้ในแพลตฟอร์มเดียวจะช่วยประหยัดเวลาได้มาก การทำเช่นนี้ช่วยให้แน่ใจว่าคุณจะไม่พลาดการกล่าวถึงที่สำคัญหรือปล่อยให้ข้อกังวลด้านบริการลูกค้าไม่ได้รับคำตอบ
ตัวอย่างเช่น Smart Inbox ของ Sprout แสดงรายการการโต้ตอบทางสังคมทั้งหมดของคุณแบบเรียลไทม์ ซึ่งรวมถึงการสื่อสารระหว่างลูกค้าเป้าหมาย ผู้ติดตาม และลูกค้า

ด้วยกล่องจดหมายสำหรับการทำงานร่วมกัน คุณและทีมของคุณสามารถตอบกลับการกล่าวถึงและการเรียกร้องโดยไม่ต้องออกจากแพลตฟอร์ม คุณลักษณะเหล่านี้ช่วยเร่งเวลาตอบสนองและช่วยให้ทีมของคุณสามารถนำเสนอประสบการณ์ที่สอดคล้องกันแก่ลูกค้าของคุณ
นอกเหนือจากการตรวจสอบแล้ว ชุดเครื่องมือฟังโซเชียลของ Sprout ยังทรงพลังไม่แพ้กัน คุณสามารถติดตามการสืบค้นข้อมูลเฉพาะโดยใช้ตัวดำเนินการบูลีนเพื่อทำให้การสนทนามีความสำคัญมากที่สุด เราทำให้การตรวจจับการโทรออกและการตะโกนเตือนได้ง่ายขึ้นเมื่อเกิดขึ้น

และด้วยการวิเคราะห์ทางสังคมของ Sprout คุณสามารถรายงานสิ่งที่กล่าวมาทั้งหมดเพื่อติดตามความคืบหน้าของสถานะทางสังคมของคุณ

ติดตามตัวชี้วัด รวมถึงเวลาตอบสนองโดยเฉลี่ยและปริมาณการมีส่วนร่วมเพื่อให้แน่ใจว่าคุณกำลังเติบโตและปรับปรุงอย่างต่อเนื่อง พิจารณาว่าเครื่องมือตรวจสอบโซเชียลมีเดียที่ดีที่สุดนั้นทำงานบนหลายแพลตฟอร์มและส่งเสริมการเติบโตไม่ว่าทีมของคุณจะทำงานอยู่ที่ใด นั่นคือสิ่งที่ Sprout ทำ

2. Agorapulse
แพลตฟอร์มของ Agorapulse ใช้งานได้สมกับชื่อที่มีฟีเจอร์ต่างๆ เพื่อช่วยให้แบรนด์ติดตามการกล่าวถึงในโซเชียลได้ดียิ่งขึ้น
คุณลักษณะการตรวจสอบและการฟังของแพลตฟอร์มได้รับการออกแบบมาเพื่อช่วยให้แบรนด์ต่างๆ ให้ความสำคัญกับ "สิ่งที่มีค่า" ด้วยการแจ้งเตือนและการกล่าวถึงแบรนด์ที่มีงานยุ่งมากมายนับไม่ถ้วน คุณจึงถูกครอบงำได้ง่าย
เพื่อต่อสู้กับความคิดเห็นที่มากเกินไป Agorapulse อนุญาตให้ผู้ใช้ตั้งค่าพารามิเตอร์เพื่อกรองวลีและแพลตฟอร์มเฉพาะ ออก จากฟีดการตรวจสอบของพวกเขา แพลตฟอร์มนี้ยังช่วยให้ติดป้ายกำกับและจัดระเบียบการสนทนากับลูกค้าและกิจกรรมของคู่แข่งได้อย่างชัดเจน กิจกรรมนี้รวมถึงการกล่าวถึงคู่แข่งในเชิงลบและโอกาสที่แบรนด์ของคุณจะเข้าไปแทรกแซง

คุณลักษณะเหล่านี้เน้นย้ำถึงลักษณะการเฝ้าติดตามโซเชียลมีเดียที่รวดเร็วและมีเดิมพันสูง และเหตุใดเครื่องมือจึงมีความสำคัญมาก
3. คู่แข่งIQ
อาจจะไม่น่าแปลกใจเลยที่แพลตฟอร์มของ RivalIQ มุ่งเน้นไปที่การวิเคราะห์การแข่งขันเพื่อช่วยให้แบรนด์จับตาดูคู่แข่งทางธุรกิจของตน
คุณลักษณะการตรวจสอบและการเปรียบเทียบช่วยให้แบรนด์เข้าใจส่วนแบ่งของเสียงและวิธีที่พวกเขาเติบโตเมื่อเทียบกับคู่แข่ง
คุณสมบัติที่โดดเด่นที่สุดของ RivalIQ คือการแจ้งเตือนแบบเรียลไทม์ที่หลากหลายของแพลตฟอร์ม ตัวอย่างเช่น แพลตฟอร์มสามารถระบุได้เมื่อคู่แข่งเปลี่ยนประวัติโซเชียลมีเดียทันทีที่เกิดขึ้น คุณสมบัติล่าสุดรวมถึงความสามารถในการดูว่าคู่แข่งเพิ่มโพสต์ทั่วไปเป็นโฆษณาเมื่อใด

การแจ้งเตือนเหล่านี้สามารถช่วยให้คุณเข้าใจตำแหน่ง โปรโมชั่น และแคมเปญของคู่แข่งได้
4. กล่าวถึง
การกล่าวถึงเป็นอีกหนึ่งเครื่องมือตรวจสอบที่ใช้งานได้กับชื่อของมันในฐานะตัวติดตาม @mention อันทรงพลัง
สำหรับแบรนด์และเอเจนซี่ แพลตฟอร์มอ้างว่าตรวจสอบแหล่งข้อมูลมากกว่าหนึ่ง พันล้าน แหล่งสำหรับการกล่าวถึงและแสดงความคิดเห็นที่เกี่ยวข้อง ด้วยการสนทนามากมายที่ต้องกลั่นกรอง แพลตฟอร์มจึงมีตัวเลือกการกรองมากมายเพื่อช่วยให้แบรนด์ต่างๆ "ขจัดเสียงรบกวน"

การแจ้งเตือนของแพลตฟอร์มก็ทำให้แบรนด์ต่างๆ รับรู้ได้เช่นเดียวกัน คุณสมบัติเพิ่มเติมของแพลตฟอร์มนี้รวมถึงการระบุจำนวนการกล่าวถึงที่เพิ่มขึ้นอย่างรวดเร็ว อินสแตนซ์เหล่านี้สามารถช่วยให้แบรนด์ระบุวิกฤตโซเชียลมีเดียหรือโอกาสในการประชาสัมพันธ์ได้เร็วกว่าในภายหลัง
5. รูกุญแจ
ความสามารถในการติดตามตรวจสอบของ Keyhole มุ่งเน้นที่การช่วยให้แบรนด์ค้นหาผู้มีอิทธิพลในการทำงานด้วยเป็นหลัก
การค้นหาคำหลักและแฮชแท็กอัตโนมัติเผยให้เห็นผู้มีอิทธิพลที่โพสต์เกี่ยวกับหัวข้อที่เกี่ยวข้องกับแบรนด์ แพลตฟอร์มยังใช้การวิเคราะห์แฮชแท็กเพื่อเน้นบัญชี โพสต์ และการสนทนาที่มีอิทธิพลในหัวข้อที่กำหนด

6. HubSpot
หากคุณใช้ HubSpot เป็น CRM อยู่แล้ว ให้พิจารณาว่าแพลตฟอร์มนี้สามารถเพิ่มเครื่องมือตรวจสอบโซเชียลมีเดียเป็นสองเท่าได้อย่างไร
คุณสมบัติของ HubSpot ไม่ได้แตกต่างไปจากเครื่องมือส่วนใหญ่ในรายการของเราอย่างสิ้นเชิง แพลตฟอร์มติดตามการโต้ตอบ การมีส่วนร่วม และประสิทธิภาพของเนื้อหา

เมื่อใช้ร่วมกับ CRM การขายของ HubSpot เครื่องมือนี้จะเน้นถึงความสัมพันธ์ระหว่างเนื้อหาที่มีประสิทธิภาพสูงสุดและการโต้ตอบทางสังคมกับการขาย ตัวอย่างเช่น คุณสามารถดูได้ว่าลูกค้าโต้ตอบกับเนื้อหาบางส่วนหรือสมาชิกในทีมผ่านโซเชียลหรือไม่ สิ่งนี้ไปควบคู่กับการทำความเข้าใจ ROI ของโซเชียลมีเดียและผลกระทบของทีมโซเชียลของคุณ
7. ยี่ห้อ24
คุณลักษณะการตรวจสอบสื่อของ Brand24 รวมถึงการวิเคราะห์ความรู้สึกและการแจ้งเตือนทันทีสำหรับการกล่าวถึงในโซเชียลทั้งหมดของคุณ แพลตฟอร์มนี้ยังสามารถตรวจจับแฮชแท็กที่กำลังเป็นที่นิยมซึ่งเกี่ยวข้องกับแบรนด์ของคุณ
คุณลักษณะเด่นของแพลตฟอร์มคือฟีดการกล่าวถึงที่ตรวจจับกิจกรรมที่เพิ่มขึ้นอย่างรวดเร็ว ฟีด "สรุป" ของแพลตฟอร์มยังทำให้ง่ายต่อการติดตามความพยายามในการประชาสัมพันธ์ของแบรนด์ของคุณในแต่ละสัปดาห์

8. Atribus
Atribus เป็นเครื่องมือข่าวกรองผู้บริโภคที่เน้นการตรวจสอบโซเชียลมีเดีย ช่วยให้แบรนด์ค้นพบ “ความต้องการที่ไม่ได้รับการตอบสนอง” แพลตฟอร์มจะเจาะลึกในการสนทนาและข้อมูลของลูกค้า

โดยเฉพาะอย่างยิ่ง แพลตฟอร์มนี้เน้นย้ำถึงข้อร้องเรียนทั่วไปในอุตสาหกรรมใดๆ ผ่านการวิเคราะห์ความเชื่อมั่น นี่เป็นโอกาสสำหรับแบรนด์คู่แข่งในการระบุจุดบอดและแทรกแซง Atribus สามารถจำแนกประเภทการร้องเรียนและการสอบถามโดยอัตโนมัติได้เช่นกัน
9. Zoho Social
หากคุณกำลังใช้ Zoho เป็น CRM ฟีเจอร์การตรวจสอบโซเชียลมีเดียฟรีของแพลตฟอร์มจะมีประโยชน์อย่างเหลือเชื่อ
นอกเหนือจากคุณสมบัติการตรวจสอบมาตรฐานที่เราได้พูดถึงแล้ว แพลตฟอร์มยังช่วยให้คุณสร้างแดชบอร์ดการฟังแบบกำหนดเองได้ ตั้งแต่แฮชแท็กไปจนถึงแพลตฟอร์มหรือช่องทางสื่อเฉพาะ ข้อมูลนี้จะช่วยให้คุณเข้าใจอย่างครอบคลุมเกี่ยวกับการประชาสัมพันธ์และสถานะทางสังคมของคุณได้อย่างรวดเร็ว

10. อวาริโอ
คุณสมบัติการตรวจสอบของ Awario ก็คล้ายกับหลายแพลตฟอร์มที่กล่าวถึงข้างต้น
ที่กล่าวว่า Awario Leads เป็นส่วนเสริมที่สำคัญสำหรับความสามารถในการติดตามและฟังปกติของแพลตฟอร์ม
กล่าวโดยย่อ Awario สามารถระบุตัวอย่างเฉพาะของผู้คนที่ขอคำแนะนำสำหรับอุตสาหกรรมเฉพาะ สิ่งนี้แสดงให้เห็นอีกครั้งว่าการเฝ้าติดตามเป็นกระบวนการที่ใช้งานอยู่ซึ่งสามารถช่วยให้คุณชนะธุรกิจได้มากขึ้น

การติดตามโซเชียลมีเดียจะช่วยให้คุณสร้างแคมเปญที่ดีขึ้นได้อย่างไร
การเพิ่มการตรวจสอบทางสังคมของคุณควรมีความสำคัญสูงสุดโดยไม่คำนึงถึงอุตสาหกรรมของคุณ
ยิ่งคุณติดตามว่าผู้คนพูดถึงแบรนด์ของคุณอย่างไร คุณก็จะให้บริการกลุ่มเป้าหมายได้ดียิ่งขึ้น
ในทำนองเดียวกัน คุณสามารถสร้างความสัมพันธ์ที่มีความหมายมากขึ้นกับผู้ติดตามและลูกค้าของคุณ นั่นเป็นเพราะว่าคุณเข้าใจถึงความต้องการ ความต้องการและความเจ็บปวดของพวกเขาแล้ว
การทำเช่นนี้หมายถึงการมีเครื่องมือตรวจสอบโซเชียลมีเดียที่เหมาะสมเพียงปลายนิ้วสัมผัส ด้วยเครื่องมือแบบครบวงจรอย่าง Sprout คุณสามารถจัดวางกลยุทธ์การเผยแพร่และการบริการลูกค้าด้วยข้อมูลเชิงลึกในการตรวจสอบได้ในที่เดียว
กำลังมองหาแรงบันดาลใจเพิ่มเติมเพื่อยกระดับแคมเปญการตลาดเพื่อสังคมของคุณหรือไม่? อย่าลืมคว้าคอลเลกชันเทมเพลตโซเชียลมีเดียของเราหากคุณยังไม่ได้ทำ!
