YouTube SEO: كيفية العثور على أفضل الكلمات الرئيسية لتوليد حركة المرور
نشرت: 2022-12-02لم يعد التسويق عبر الفيديو استراتيجية تسويق "لطيفة في امتلاكها" بعد الآن. لقد أصبح ضرورة للتسويق الرقمي لكل الأعمال تقريبًا - من المخططين الماليين إلى الأطباء.
إذا لم تكن قد قفزت إلى مجموعة صناعة الفيديو بعد ، فقد حان الوقت الآن للقيام بذلك.
لماذا ا؟
يحب الناس مشاهدة مقاطع الفيديو. بغض النظر عن نوع عملك التجاري ، يمكن أن تساعدك مقاطع الفيديو في بيع المزيد من المنتجات أو الخدمات. وإذا كنت تعتقد أن تسويق الفيديو لا يتناسب مع مجال عملك ، فقد حان الوقت لوضع عقلك الإبداعي في العمل.
على سبيل المثال ، إذا كنت سباكًا وقمت بنشر مقاطع فيديو حول حيل سباكة بسيطة يمكن للأشخاص استخدامها لحل مشكلات السباكة البسيطة ، فما هي شركة السباكة التي تعتقد أنهم سيتصلون بها عندما يواجهون مشكلة كبيرة في السباكة؟ نعم. أنت! (انظر كيف يعمل ذلك؟)
وستجد أن العديد من مستخدمي YouTube معجبون بشدة. إنهم يشاهدون جميع أنواع مقاطع الفيديو حول كيفية فتح الباب المغلق وصنع برغر التحطيم المثالي وكل شيء بينهما.
يمكنك العثور على مقطع فيديو حول كيفية القيام بأي شيء تقريبًا على YouTube. وإذا نظرت ، ستجد أن معظم مقاطع الفيديو هذه مرتبطة بنوع من الأعمال - مثل صانع الأقفال أو مفصل البرجر.

لذلك ، إذا كنت تريد أن يشاهد الأشخاص مقاطع الفيديو الخاصة بك ويتخذوا إجراءً - سواء كان ذلك لمشاهدة المزيد من مقاطع الفيديو على قناتك على YouTube أو للانتقال إلى رابط موجود في وصف الفيديو الخاص بك - فأنت بحاجة إلى جذب الأشخاص إلى مقطع الفيديو الخاص بك.
هذا يعني أنك بحاجة إلى جذب خوارزمية YouTube إلى الفيديو الخاص بك.
مثل خوارزمية Google ، تشتمل خوارزمية YouTube على مئات العوامل التي تحدد موضع ترتيب الفيديو.
ولكن تمامًا مثل البحث على Google ، يبدأ كل شيء بالكلمات - الكلمات الرئيسية والعبارات الرئيسية.
للحصول على مقطع الفيديو الخاص بك على YouTube ، تحتاج إلى إتقان العثور على الكلمات الرئيسية المناسبة لاستهداف الفيديو الخاص بك ثم وضع هذه الكلمات الرئيسية بشكل استراتيجي أينما تريد.
كيفية القيام بالبحث عن الكلمات الرئيسية الخاصة بك على YouTube
الكلمات الرئيسية هي عامل ترتيب مهم لمقاطع فيديو YouTube.
على غرار محرك بحث Google ، يريد YouTube أن يُظهر للأشخاص مقاطع الفيديو الأكثر صلة وفقًا للكلمات الرئيسية أو عبارات الكلمات الرئيسية يبحث الناس عنه.
عند إجراء بحث عن الكلمات الرئيسية لموقع YouTube ، فأنت تريد العثور على كلمات رئيسية تجذب حركة المرور إلى الفيديو الخاص بك - العبارات التي يبحث عنها الأشخاص بشكل متكرر.
يعد موقع YouTube نفسه أحد أفضل الأماكن (والمجانية) للبحث عن الكلمات الرئيسية.
عندما تكون على موقع YouTube وتبدأ بحثًا ، سيقدم لك YouTube "تنبؤات البحث". هذه هي عبارات الكلمات الرئيسية التي يبحث عنها الأشخاص على YouTube بالفعل.
إذا كانت ميزانيتك محدودة ، فهذه طريقة رائعة للعثور على بعض الكلمات الرئيسية كنقطة بداية! (إنها أيضًا طريقة جيدة للحصول على أفكار لمحتوى الفيديو.)

ولكن إذا كنت جادًا بشأن ترتيب مقاطع الفيديو الخاصة بك على YouTube ، فيجب عليك استخدام أدوات البحث عن الكلمات الرئيسية المدفوعة (مثل Semrush أو SE Ranking أو Moz أو غيرها.)
ستمنحك هذه الأنواع من الأدوات معلومات أكثر قوة حول الكلمات الرئيسية حتى تتمكن من أن تكون أكثر استراتيجية بشأن الكلمات الرئيسية التي تستهدفها.
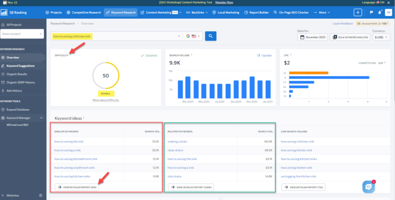
دعنا نلقي نظرة على تصنيف SE كمثال. هذه أداة تقليدية لتحسين محركات البحث ، ولكن لا يزال بإمكاننا استخلاص بعض الأفكار الرائعة حول أنواع الكلمات الرئيسية التي يجب أن نركز عليها لمقاطع فيديو YouTube الخاصة بنا.
على سبيل المثال ، عندما ندخل عبارة "كيفية إلغاء انسداد حوض المطبخ" ككلمة رئيسية ، فسوف نحصل على أفكار للكلمات الرئيسية وعبارات الكلمات الرئيسية ذات الصلة.

عند النقر فوق "عرض التقرير التفصيلي" ، سترى الكثير من المعلومات حول كل من عبارات الكلمات الرئيسية.
على الرغم من أن هذه المعلومات مرتبطة ببحث Google ، فلا يزال بإمكانك استنباطها واستخدامها في YouTube.
أحد الأشياء المهمة التي يجب البحث عنها في طريقة العرض هذه هي مقاطع الفيديو التي تظهر في ميزات SERP.

يمكنك رؤية النتائج المباشرة أو نسخها إلى الحافظة ولصق نتائج SERP في نافذة جديدة لمعرفة أنواع مقاطع الفيديو التي تظهر في نتائج بحث Google.

إذا ظهرت مقاطع الفيديو على الصفحة الأولى من Google ، فهذه كلمات رئيسية رائعة للاستهداف. (إذا قمت بفحص مقاطع الفيديو على SERPs ، فمن المرجح أنها YouTube أشرطة فيديو.)
هذه كلمات رئيسية مثالية لتحسين مقاطع فيديو YouTube لأنك تعلم أن Google تعرض بالفعل مقاطع فيديو في نتائج البحث.
لا يمكنك فقط ترتيب مقاطع الفيديو الخاصة بك على YouTube ، ولكن لديك أيضًا فرصة لعرض مقاطع الفيديو الخاصة بك على نتائج بحث Google.
الآن كل ما عليك فعله هو جعل الفيديو الخاص بك أفضل وأكثر إفادة من منافسيك وتحسين خيارات الفيديو على YouTube بشكل أكثر استراتيجية (نأمل) للسيطرة على المواقع في جوجل SERPs.
يمكن أن يؤدي استخدام أدوات تحسين محركات البحث التقليدية إلى جعل البحث عن الكلمات الرئيسية الخاصة بك لحياة YouTube أسهل كثيرًا.
استخدم أدوات YouTube SEO للعثور على الكلمات الرئيسية المناسبة لتحسين الفيديو الخاص بك
إذا كنت ترغب في العثور على الكلمات الرئيسية المناسبة لمقاطع فيديو YouTube ، فجرّب بعض الأدوات المصممة خصيصًا للتسويق على YouTube.
بحث بكلمة مفتاحية
يمكنك اكتشاف الكلمات الرئيسية باستخدام "خوارزمية AI" في Keyword Search ، والتي طورها أحد كبار خبراء التسويق في YouTube.
الأداة:
- يؤسس جميع بياناته مباشرة على نتائج بحث YouTube من وجهة نظر المستخدم.
- يقتبس ويحلل بيانات YouTube لمساعدتك في العثور على أفضل الكلمات الرئيسية لاستخدامها عند تحسين مقاطع الفيديو الخاصة بك على YouTube.
ونظرًا لأن المنافسين ذوي الترتيب الأعلى غالبًا ما يعرفون شيئًا لا تعرفه ، يمكنك حتى إجراء "بحث عن المنافسين" على الكلمات الرئيسية ، والتصنيفات ، وقنوات YouTube ومقاطع الفيديو الخاصة بهم.
يتيح لك ذلك تطوير إستراتيجية محتوى تسويق الفيديو بشكل أفضل وتخطيط الكلمات الرئيسية التي ستستهدفها.
يمكنك أيضًا استخدام ميزة "المجموعات" الخاصة بالأداة لتتبع جميع الكلمات الرئيسية ومقاطع الفيديو والمنافسين الذين تقوم بتتبعهم.
في أبسط مستوياته ، يعد استخدام "البحث بالكلمة الرئيسية" سهلاً مثل إدخال عبارة كلمة رئيسية في حقل البحث:

ستحصل بعد ذلك على عدد كبير من عبارات الكلمات الرئيسية لمراجعتها ورؤية متوسط حجم البحث الشهري على YouTube لكل كلمة رئيسية.

أثناء تحليل نتائج الكلمات الرئيسية التي تحصل عليها ، إذا رأيت كلمات رئيسية بها "اتجاهات" ، فانقر فوق السهم لأسفل لرؤية الاتجاهات بالتفصيل - النقاط المرتفعة والمنخفضة.
أثناء تحليل نتائج الكلمات الرئيسية التي تحصل عليها ، إذا رأيت كلمات رئيسية بها "اتجاهات" ، فانقر فوق السهم لأسفل لرؤية الاتجاهات بالتفصيل - النقاط المرتفعة والمنخفضة.

إذا اكتشفت موضوعًا ساخنًا وشائعًا خلال الشهر الماضي (أو الآن) ، فاحرص على الوقوف خلف الكاميرا ، وقم بعمل مقطع فيديو ، وقم بتحسين عبارات الكلمات الرئيسية الشائعة.
سيؤدي إنشاء مقطع فيديو وتحسينه لموضوع شائع إلى زيادة فرص البحث عن مقطع الفيديو الخاص بك والعثور عليه على YouTube!
للحصول على بعض الكلمات الرئيسية الدلالية لاستهدافها ، يستخدم Keyword Search أيضًا خوارزميته لمنحك كلمات رئيسية متشابهة.
هذه كلمات إضافية يجب التفكير فيها في تحسين مقاطع الفيديو الخاصة بك. يمكنك ان ترى:
- ما مدى تشابه الكلمة مع استعلام البحث الأصلي.
- متوسط حجم البحث.
- الاتجاهات ، إن وجدت.

ميزة أخرى مفيدة هي ميزة "البحث عن مقاطع الفيديو الخاصة بالموضع". عند النقر فوق هذا الزر أسفل كلمة رئيسية ، تفتح نافذة جديدة تعرض مقاطع الفيديو الأعلى تصنيفًا لهذه العبارة الرئيسية.

هذه المعلومات لا تقدر بثمن لأنه يمكنك أن ترى:
- ترتيب مقاطع الفيديو للكلمة الرئيسية.
- عدد المشاهدات التي حصل عليها كل فيديو.
- عناوين مقاطع الفيديو الخاصة بهم ووصفًا جزئيًا لمقاطع الفيديو.
كل هذا دون الحاجة للذهاب إلى موقع يوتيوب.

كمكافأة إضافية خاصة ، يؤدي النقر فوق رابط العنوان إلى فتح نافذة منبثقة حيث يمكنك مشاهدة الفيديو.
Keyword Search هو أحد أدواتي المفضلة للبحث عن الكلمات الرئيسية على YouTube إلى حد بعيد. ولكن هناك أدوات برمجية أخرى خاصة بـ YouTube يجب عليك أيضًا التحقق منها.
vidIQ و TubeBuddy
كلاهما مستخدم في نظام YouTube الأساسي ، يتمتع vidIQ و TubeBuddy بنسخة مجانية والعديد من الخيارات المدفوعة. كل أداة لها إيجابيات وسلبيات ، لذلك إذا كنت تستطيع تحمل تكاليفها ، فإنني أوصيك باستخدام كليهما.
يعتبر كل من TubeBuddy و vidIQ رائعين في العثور على الكلمات الرئيسية - والكلمات الرئيسية ذات الصلة - التي يجب عليك استخدامها لتحسين مقاطع فيديو YouTube الخاصة بك.
عند النظر إلى مقاطع الفيديو الخاصة بالمنافسين ذوي التصنيف العالي ، تعرض لك كلتا الأداتين معلومات الكلمات الرئيسية التي ستساعدك على تحديد الكلمات الرئيسية التي يجب أن تستهدفها لمقطع الفيديو الخاص بك.
على سبيل المثال ، في مثال "كيفية صنع أفضل برجر سحق" ، يوضح لنا vidIQ الكلمات الرئيسية "أهم الفرص ذات الصلة" التي يجب أن تفكر في استهدافها.

وإذا نقرت على "إظهار كل الكلمات الرئيسية الـ 44" ، فستحصل على مزيد من التفاصيل حول:
- الكلمات الرئيسية التي قد ترغب في استخدامها في العنوان والوصف والعلامات.
- الكلمات الرئيسية التي قد تكون تنافسية للغاية بحيث لا يمكن استهدافها.
(كما ترى ، فإن محاولة تصنيف الكلمة الرئيسية "smash burger" في حد ذاتها تعتبر تنافسية للغاية في درجة منافسة عالية تبلغ 77.)

يعرض لك TubeBuddy أيضًا عبارات وعلامات البحث عن الكلمات الرئيسية ذات الصلة لاستراتيجية تحسين الكلمات الرئيسية للفيديو.

في مفتش الكلمات الرئيسية vidIQ ، يمكنك:

- أدخل عبارات الكلمات الرئيسية التي تريد تقييمها ورؤية الكلمات الرئيسية ذات الصلة ، والنتيجة ، وحجم البحث ، والمنافسة ، وأهم عشرة مقاطع فيديو شائعة.
- ابحث عن ما يصل إلى خمس كلمات رئيسية في المرة الواحدة.
عند تحديد الكلمات الرئيسية التي يجب استهدافها ، ابحث عن الكلمات الرئيسية ذات الدرجات العالية.
في المثال أدناه ، حصل "تعديل ملفي التجاري على Google" على أعلى درجة 70/100:

لاختبار إستراتيجية الكلمات الرئيسية هذه ، استخدمت عبارة الكلمة الرئيسية هذه في عنوان فيديو YouTube الخاص بملف تعريف Google التجاري الأخير الخاص بي:

في غضون ثلاثة أيام ، احتل فيديو ملف تعريف Google التجاري الخاص بي المرتبة الثالثة للكلمات الرئيسية "كيفية تعديل ملف تعريف Google التجاري". فقاعة!

يحتوي TubeBuddy أيضًا على ميزة Keyword Explorer. عندما تبدأ في كتابة كلمتك الرئيسية ، يعرض TubeBuddy الكلمات الرئيسية المحتملة التي قد تستهدفها.
ما عليك سوى الاستمرار في إدخال العبارة الرئيسية الخاصة بك أو تحديد العبارة التي تهتم بها من القائمة المنسدلة.

في صفحة ملخص TubeBuddy ، تجاهل النتيجة الإجمالية وركز أكثر على أقسام تحليل النتيجة والاهتمام بمرور الوقت وعمليات البحث ذات الصلة.

دعنا نتعمق في TubeBuddy قليلاً.
عندما تنظر إلى نتائج بحث YouTube عن "كيفية البحث عن كلمات رئيسية لمقاطع فيديو YouTube" ، يمكنك أن ترى أن هناك تطابقًا تامًا واحدًا فقط في أعلى نتائج البحث - ويصادف أن يكون فيديو Brian Dean.

بالنقر على فيديو Dean ، يمكنك مشاهدة تحليل TubeBuddy للفيديو - وهو تحليل شامل للغاية.

من هذا ، يمكنك مشاهدة ما يفعله الفيديو الخاص به من منظور تحسين YouTube وما ينقصه حتى تتمكن من محاولة تحسين الفيديو الخاص بك.
يوفر VidIQ أيضًا تحليلًا شاملاً للغاية للفيديو.

باستخدام TubeBuddy أو vidIQ (أو كليهما) ، يمكنك:
- ابحث عن كلمات رئيسية رائعة.
- قم بتقييم منافسيك ونقاط ضعفهم.
- استفد من هذه العيوب لجعل تحسين الفيديو الخاص بك أقوى.
تذهب هذه الأدوات إلى أبعد من مجرد البحث عن الكلمات الرئيسية ، والتي ستمنح مقاطع الفيديو الخاصة بك على YouTube وقناتك ميزة رائعة.
أين تضع كلماتك الرئيسية على YouTube من أجل التحسين النهائي
بمجرد العثور على حوالي 2-6 كلمات رئيسية مستهدفة (وبعض الكلمات الرئيسية الدلالية التي تكمل تلك الكلمات الرئيسية المستهدفة) ، فقد حان الوقت لوضع هذه الكلمات الرئيسية للعمل في تسويق الفيديو الخاص بك.
دعنا نتحدث عن المكان الذي يجب أن تضع فيه عبارات الكلمات الرئيسية بشكل استراتيجي على YouTube.
ضع كلمات رئيسية في عنوان الفيديو الخاص بك على موقع يوتيوب
يمنح عنوان الفيديو الخاص بك على YouTube خوارزمية YouTube والمستخدمين ومحركات البحث "انطباعًا أوليًا" عن مقطع الفيديو الخاص بك ويخبر الجميع بما يدور حوله الفيديو الخاص بك.
سيؤدي عنوان الفيديو المحسّن جيدًا إلى جعل خوارزمية YouTube سعيدة وجذب المزيد من الزيارات ، والتي يمكن أن تتحول إلى المزيد من المشاهدات.
عند تحسين العنوان الخاص بك ، قم بتضمين أهم الكلمات الرئيسية التي يبحث عنها الأشخاص بالقرب من مقدمة العنوان قدر الإمكان - فهذا يساعد الفيديو الخاص بك في الترتيب والاقتراح.
يجب أن يتم تضمين الكلمات الرئيسية التي ترغب في ترتيبها في أول 60 حرفًا من العنوان الخاص بك. (يمكن أن يصل العنوان إلى 100 حرف ، لذا كلما اقتربت من وضع كلماتك الرئيسية في مقدمة العنوان ، كان ذلك أفضل.)
عند كتابة عنوانك ، كن موجزا قدر الإمكان. خمس كلمات أو أقل هو الأفضل.
إذا أمكن ، استخدم كلمات في العنوان الخاص بك لتوصيل الفيديو بمقاطع فيديو أخرى في نفس الفئة.
أيضًا ، يمكن أن يساعد وجود عنوان جذاب ومقنع ويمثل محتويات الفيديو الخاص بك بدقة في جذب الباحثين. (لا طعم والتبديل ، من فضلك.)
استخدم الكلمات الرئيسية استراتيجيًا في وصف الفيديو الخاص بك
مع وجود العديد من مقاطع الفيديو حول نفس الموضوع ، غالبًا ما يكون من الصعب تمييز الفيديو الخاص بك.
وصف الفيديو الخاص بك هو إحدى الطرق لجعل الفيديو الخاص بك يقفز بين الحشد - و تساعد في ترتيب الفيديو الخاص بك.
اكتب وصفًا قصيرًا - ولكن مفصلاً - لما يدور حوله الفيديو ، وما الذي سيتعلمه المشاهد وكيف يختلف أو يبرز الفيديو الخاص بك عن مقاطع الفيديو الأخرى حول هذا الموضوع.
عندما يتعلق الأمر بالكلمات الرئيسية ، فإن وضع الكلمات الرئيسية الصحيحة في الوصف الخاص بك سيساعد الفيديو الخاص بك في الحصول على المزيد من المشاهدات والوضوح.
تذكر أن الأوصاف الجزئية يمكن أن تظهر أيضًا في نتائج البحث ، لذا تأكد من وضع كلماتك الرئيسية في أقرب وقت ممكن من بداية الوصف.
هذا يعني:
- يجب أن تكون الكلمات الرئيسية التي تستهدفها ضمن أول 200 حرف من وصفك.
- الأكثر أهمية يجب أن تكون الكلمات الرئيسية في أول 25 كلمة من الوصف لأن الأوصاف الجزئية يمكن أن تظهر في نتائج البحث.
(يمكن أن يحتوي وصف الفيديو الخاص بك على 5000 حرف إجمالاً. ولكن إذا كان طويلاً جدًا ، فمن المحتمل ألا تتم قراءته بالكامل على أي حال.)
من خلال الوصف الخاص بك ، من الضروري تضمين التطابقات الجزئية للكلمات الرئيسية المستهدفة في الوصف أيضًا.
لذا اكتب وصفًا يمثل نظرة عامة على كتابة الفيديو الخاص بك بشكل طبيعي باستخدام الكلمات الرئيسية ذات الصلة والمتشابهة لكلماتك الرئيسية المستهدفة.
وهذا يعني تقسيم الكلمات ، باستخدام الكلمات الرئيسية الدلالية - أو المماثلة - واستخدامها بشكل فردي بالإضافة إلى الكلمات الرئيسية المستهدفة الرئيسية التي تهدف إليها.
يستخدم YouTube (و Google) الأوصاف النصية لتحديد محتوى الفيديو الخاص بك.
لذلك إذا لم تقم بتضمين وصف ، فلن تعرف محركات البحث (والمشاهدون) موضوع الفيديو الخاص بك. سيؤثر هذا سلبًا على تصنيفاتك.

في الوصف ، يمكنك أيضًا الارتباط بمحتوى آخر ذي صلة لديك (مثل موقع الويب ، والمدونة ، وقنوات التواصل الاجتماعي ، وما إلى ذلك). تذكر تضمين عنوان URL الكامل الخاص بك (بما في ذلك https: // أو http: //).
وإذا كنت في حيرة من أمر ما تكتبه ، فيمكنك الحصول على نقطة انطلاق باستخدام ميزة AI Description Generator الخاصة بـ vidIQ.

هاشتاغ!
يحب العديد من الأشخاص البحث باستخدام علامات التصنيف. لذلك بالنسبة لهؤلاء الأشخاص ، فإن إضافة علامات التصنيف المناسبة في وصفك تساعدهم في العثور على مقاطع الفيديو الخاصة بك عند البحث عن علامات تصنيف معينة.

أضف بعض علامات التصنيف المناسبة لوصفك.
عندما تبدأ في كتابة علامات التصنيف ، سيعرض لك YouTube عدد مقاطع الفيديو والقنوات التي تستخدم كل علامة تصنيف. بهذه الطريقة ، يمكنك تحديد نطاق منافسة الهاشتاج الخاصة بك.

ومن المفارقات ، أنه بغض النظر عن المكان الذي وضعت فيه علامات التصنيف في وصفك ، فإن علامات التصنيف التي أدخلتها تظهر مباشرة أسفل الفيديو الخاص بك .

الكلمات الرئيسية في العلامات: هل العلامات مهمة؟
يمكن أن تساعد العلامات في تصنيف الفيديو الخاص بك حسب الكلمات الرئيسية أو العبارات ، ولكنها تهدف في المقام الأول إلى المساعدة في تصحيح الأخطاء الإملائية الشائعة أو المرادفات (على سبيل المثال ، Google Business Profile مقابل GBP أو U-Haul مقابل UHaul.)
بخلاف ذلك ، تلعب العلامات دورًا ضئيلًا في مساعدة الأشخاص في العثور على مقاطع الفيديو الخاصة بك ، وفقًا لموقع YouTube. (ما زلت تريد تضمين العلامات عند تحسين مقاطع فيديو YouTube الخاصة بك!)
يتيح لك YouTube تضمين العلامات للمساعدة في تصنيف الفيديو الخاص بك حسب الكلمات الرئيسية ، ولكنه يحد من عدد العلامات التي يمكنك تضمينها. (عدد الأحرف المسموح به هو 500 حرف.)
عندما تستخدم العلامات ، يجب عليك تضمين أهم ما لديك الهدف الكلمة (أو عبارة كلمة رئيسية) كالعلامة الأولى. يتيح ذلك لـ YouTube معرفة العبارة الرئيسية الأكثر أهمية.
يوصى أيضًا بتضمين المطابقات الجزئية لكلمتك الرئيسية المستهدفة كعلامات.
ستحتاج أيضًا إلى تضمين علامات متعددة الكلمات (مثل الكلمات الرئيسية الطويلة) التي تتعلق بموضوع الفيديو الخاص بك.
يجب أيضًا استخدام العلامات ذات الكلمات المفردة والعلامات العامة التي تتعلق بالموضوع الأوسع لمقطع الفيديو الخاص بك.
( ملاحظة: لا تستخدم العلامات التجارية أو المواد المحمية بحقوق الطبع والنشر ما لم يكن لديك إذن صريح من المالك لاستخدامها.)

YouTube فعال في فهم علاماتك بشكل دلالي - لذلك لا تحتاج إلى المبالغة في ذلك.
تتمثل إحدى الطرق الرائعة للحصول على أفكار العلامات في إلقاء نظرة على مقاطع فيديو YouTube الأعلى تصنيفًا والتي تتنافس مباشرةً مع الفيديو الخاص بك. ومع ذلك ، يخفي YouTube علامات الفيديو ، مما يجعل من الصعب "التجسس" على منافسيك ورؤية الكلمات الرئيسية / العلامة السرية الخاصة بهم.
لحسن الحظ ، يتيح لك vidIQ و TubeBuddy رؤية العلامات التي يستخدمها المنافسون للحصول على مقاطع الفيديو الخاصة بهم في مرتبة عالية.
احصل على الكلمات الرئيسية للفيديو واستراتيجية التحسين
من خلال البحث عن الكلمات الرئيسية واستراتيجية التحسين على YouTube ، يمكنك زيادة فرص ظهور مقاطع الفيديو الخاصة بك في نتائج بحث YouTube.
قم بتشغيل بطاقاتك بشكل صحيح ، وقد تصل إلى أعلى نتائج بحث Google.
سوف يستمر تسويق الفيديو في النمو. يعد إتقان خوارزمية الترتيب في YouTube طريقة رائعة لدفع جهودك إلى مستوى عالٍ.
الآراء المعبر عنها في هذه المقالة هي آراء المؤلف الضيف وليست بالضرورة آراء محرك البحث. مؤلفو طاقم العمل مدرجون هنا.
