15 darmowych szablonów PMO dla Excela i Worda
Opublikowany: 2023-02-22PMO lub biuro zarządzania projektami może być wewnętrznym działem lub zewnętrzną grupą lub agencją, która definiuje i utrzymuje standardy zarządzania projektami w firmie. Istnieją trzy typy; wspierający, kontrolujący i dyrektywny, a każdy z nich ma różny stopień zaangażowania. Jednak wszystkie trzy mogą używać szablonów PMO do obsługi programów projektów i portfeli.
ProjectManager to oprogramowanie do zarządzania projektami, które jest bardziej dynamiczne niż statyczne szablony PMO, ale jeśli nie jesteś gotowy na aktualizację, nasza witryna jest bogata w bezpłatne szablony zarządzania projektami dla programów Excel i Word. Zebraliśmy 15 darmowych szablonów, które są odpowiednie dla PMO. Te szablony obejmują wszystko, od wykresów Gantta, planowania projektu, alokacji zasobów, raportów o stanie danych projektu i wielu innych.
1. Szablon wykresu Gantta PMO
Wykres Gantta jest jednym z podstawowych narzędzi dla kierowników projektów. Zapewnia widok całego projektu na osi czasu i zawiera zadania, kamienie milowe, harmonogramy i wiele innych. Biuro zarządzania projektami może skorzystać z naszego bezpłatnego szablonu wykresu Gantta dla programu Excel, aby uzyskać przegląd projektu lub użyć go jako mapy drogowej do śledzenia wielu projektów w jednym miejscu w celu przydzielenia zasobów, kiedy i gdzie są potrzebne.

Szablon wykresu Gantta jest podzielony na dwie sekcje. Po lewej stronie znajduje się zwykły arkusz kalkulacyjny, w którym możesz dodawać zadania lub projekty, które nadzorujesz. Obok znajdują się kolumny do przechwytywania dat rozpoczęcia i zakończenia. Na koniec znajduje się kolumna określająca czas trwania zadania lub projektu. Po wypełnieniu tych informacji oś czasu oznaczona kolorami po prawej stronie zostanie automatycznie wypełniona i umożliwi przeglądanie zadań, faz i projektów w jednym miejscu.
2. Szablon pulpitu nawigacyjnego projektu PMO
PMO potrzebują ogólnego wglądu w projekty, które nadzorują. Potrzebują metryk, które pomogą im śledzić przebieg tych projektów i wiedzieć, kiedy konieczne są zmiany, aby wszystko przebiegało zgodnie z planem. Nasz bezpłatny szablon pulpitu nawigacyjnego projektu PMO dla programu Excel składa się z łatwych do odczytania wykresów i wykresów, które zapewniają im te dane na pierwszy rzut oka.
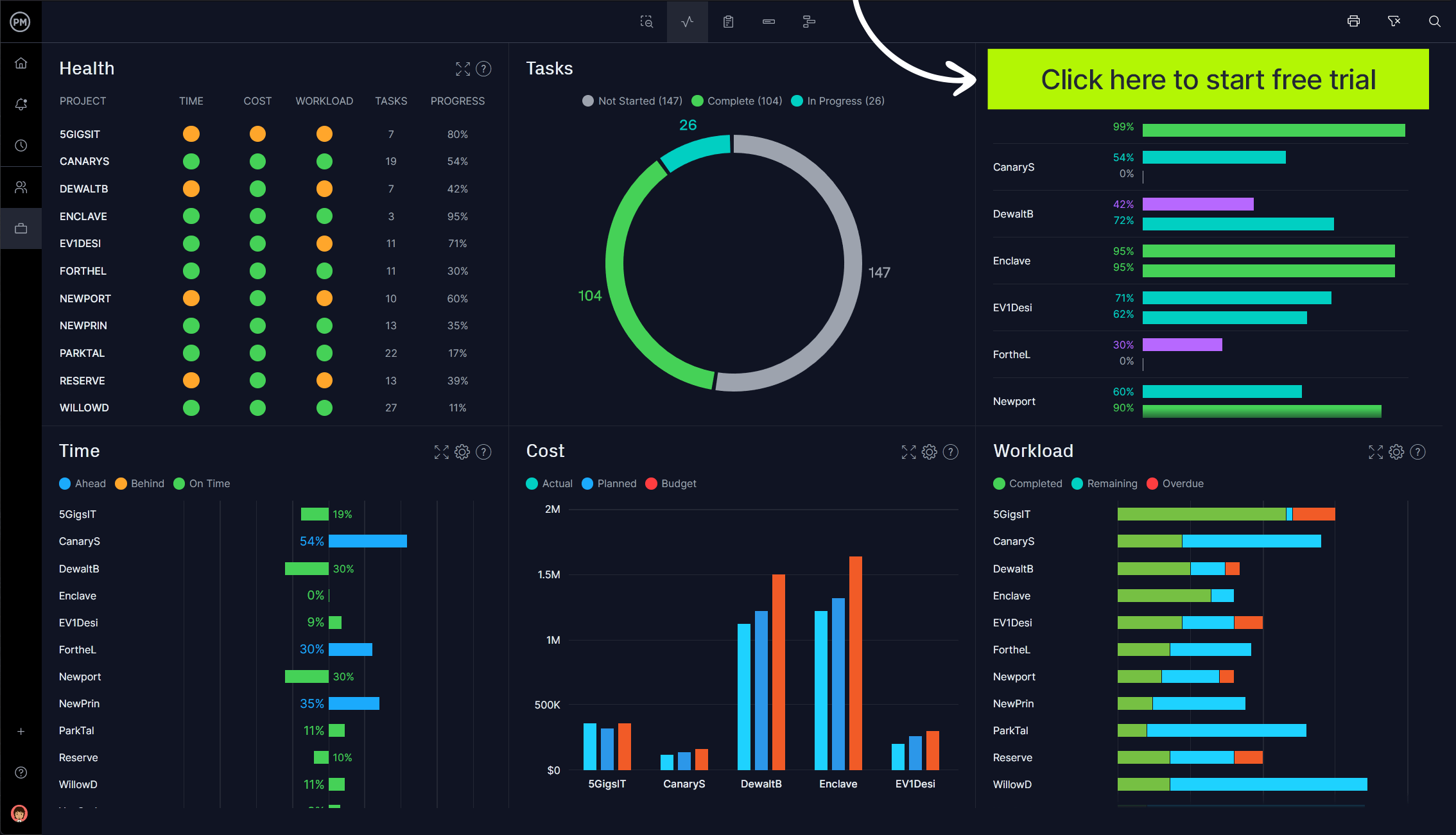
Potrzebujesz danych w czasie rzeczywistym, aby podejmować lepsze decyzje lub możesz działać na podstawie niedokładnych danych. ProjectManager to oprogramowanie do zarządzania projektami online z pulpitami nawigacyjnymi portfolio, które przechwytują dane w czasie rzeczywistym, które nie wymagają czasochłonnej konfiguracji ani ręcznego wprowadzania danych, jak w przypadku szablonów PMO. Zamiast tego otrzymujesz szybkie i wiarygodne dane na temat kondycji swoich projektów, zadań, postępów, czasu, kosztów i obciążenia, kiedy tylko ich potrzebujesz. Zacznij bezpłatnie korzystać z ProjectManager już dziś.

3. Szablon analizy kosztów i korzyści PMO
Są pewne projekty, które warto realizować, podczas gdy inne skończą w piekle. PMO pomaga firmom wybrać projekty, które zapewnią im wartość ich inwestycji. W tym celu mogą skorzystać z naszego bezpłatnego szablonu analizy kosztów i korzyści PMO dla programu Excel.

Analiza kosztów i korzyści służy do porównania tego, ile spodziewasz się zapłacić za projekt z tym, co masz nadzieję, że zapewni pod względem możliwości. Odbywa się to poprzez dodanie kwoty w dolarach do wszystkich kosztów ilościowych i korzyści ilościowych. Stamtąd łatwo sprawdzić, czy uzyskasz zwrot z inwestycji.
4. Szablon macierzy priorytetów projektów PMO
Jedną z rzeczy, które robi PMO, jest udzielanie wskazówek. Te wskazówki i wgląd mogą pomóc w zarządzaniu projektami, ale także w ocenie, czy te projekty są warte podjęcia w pierwszej kolejności. Jednym z narzędzi ułatwiających podejmowanie tego typu decyzji jest nasz bezpłatny szablon macierzy ustalania priorytetów projektów dla programu Excel.

Proces jest zwodniczo prosty, ale jest skutecznym sposobem ustalania priorytetów projektów. Matryca jest podzielona na cztery sekcje. Na górze znajdują się dwie kolumny, jedna do zrobienia teraz, a druga do zrobienia później. Lewa strona ma dwa rzędy, jeden dla kluczowych, a drugi dla niekluczowych. W zależności od tego, gdzie umieścisz projekt, może to być natychmiastowa konieczność, zaplanowana na najbliższą przyszłość, oddelegowana, usunięta lub przeniesiona. Możesz także użyć tego do zadań lub czegokolwiek, co musisz ustalić priorytetowo.
5. Szablon budżetu projektu PMO
Pieniądze zawsze będą decydować o decyzjach podczas nadzorowania projektów. Firmy mają ograniczone koszty i nie chcą ciągle aktualizować budżetu, ponieważ wymaga to większych funduszy. Korzystanie z naszego bezpłatnego szablonu budżetu projektu PMO dla programu Excel może pomóc w dokładnym prognozowaniu budżetów i unikaniu nadmiernych wydatków na projekty.

Z projektem wiąże się tak wiele kosztów, że nasz darmowy szablon pomoże Ci je wszystkie uchwycić. Sam szablon można dostosować, więc jeśli jest coś, czego nie potrzebujesz lub chcesz dodać, jest to łatwe. Nasz szablon zawiera pola dotyczące kosztów pracy, opłat konsultingowych, surowców, licencji na oprogramowanie, podróży, mediów, powierzchni biurowej i sprzętu oraz wiele więcej. Uzyskaj dokładne szacunki kosztów projektu przed jego wykonaniem.
6. Szablon analizy interesariuszy dla PMO
Jeśli spojrzysz na PMO jako dostawców usług, jasne jest, że mają interesariuszy. W przypadku biura zarządzania projektami interesariusze mogą obejmować kierownictwo, kierowników projektów, kierowników funkcjonalnych, a nawet członków zespołu. Wszyscy będą mieli swoje specyficzne oczekiwania. Dzięki naszemu bezpłatnemu szablonowi analizy interesariuszy dla programu Excel możesz identyfikować ich wszystkich i zarządzać nimi.

Ten szablon PMO zaczyna się od podstawowych informacji o interesariuszach. Oznacza to, że wymieniasz wszystkich interesariuszy i ich projekty. Następnie możesz dodać ich relacje do tych projektów, niezależnie od tego, czy mają wiedzę merytoryczną, czy są decydentami. Możesz także określić sposób komunikowania się z nimi. Na koniec dostępne jest menu rozwijane umożliwiające zdefiniowanie ich zaangażowania, od C dla poziomu zaangażowania i R dla wymaganego poziomu zaangażowania.
7. Szablon grafiku PMO
Możliwość śledzenia czasu w określonym okresie pomaga zapewnić, że projekt postępuje zgodnie z harmonogramem. Jest to niezbędne narzędzie do zarządzania zasobami, a także część listy płac. Dlatego PMO będzie chciał mieć dostęp do grafików, aby śledzić postępy. Mogą skorzystać z naszego bezpłatnego szablonu grafiku dla programu Excel.

Pierwszą rzeczą, którą robisz z naszym darmowym szablonem, jest określenie ram czasowych grafiku. Następnie możesz dodać godzinę rozpoczęcia, początek i koniec lunchu oraz godzinę zakończenia dnia każdej osoby. Istnieje kolumna, w której można dodać regularne godziny, godziny nadliczbowe, a następnie całkowity czas pracy. Teraz masz ogólny wgląd w swoje koszty.
8. Szablon planu komunikacji dla PMO
Wszystkie działania, które są częścią zarządzania projektami firmy, przechodzą przez PMO. Komunikacja jest istotną częścią tego procesu. Jeśli rzeczy nie zostaną jasno określone i odpowiednio rozdysponowane, pojawią się problemy, które mogą wpłynąć na wyniki finansowe. Dlatego nasz bezpłatny szablon planu komunikacji dla programu Word jest tak ważny.

Ten szablon PMO pomaga zdefiniować wizję i cele projektu, programu lub portfela, a także ich cele i ramy czasowe. Istnieją również miejsca, w których można dodać personel ds. komunikacji i narzędzia, z których będą korzystać. Następnie możesz pokazać, jak zmierzysz skuteczność swojego planu komunikacji, aby upewnić się, że robi to, co chcesz.
9. Szablon planu projektu dla PMO
PMO usprawniają zarządzanie projektami poprzez standaryzację procesów i zwiększenie wydajności. Oznacza to, że tworzą i utrzymują dokumentację, śledzenie i szkolenia. Ale też planują. Tutaj z pomocą przychodzi nasz darmowy szablon planu projektu dla PMO.

Ten szablon PMO zawiera wszystko, czego potrzebujesz do PMO. Jest miejsce na zdefiniowanie zakresu projektu, programu lub portfela, w tym kamieni milowych, faz i zadań. Możesz także dodać wymagania dotyczące nakładu pracy i zasobów. Następnie zaplanuj plan, w tym zależności zadań, założenia i ograniczenia projektowe, budżet, dziennik ryzyka, proces zarządzania zmianą i wiele więcej.

10. Szablon śledzenia projektu PMO
PMO monitorują projekty, które nadzorują. Muszą śledzić swoje postępy, aby upewnić się, że działają zgodnie z harmonogramem. Jeśli tak nie jest, zasoby mogą wymagać realokacji, aby wszystko wróciło na właściwe tory. Nasz bezpłatny szablon śledzenia projektu PMO dla programu Excel został zaprojektowany do pracy jako system zarządzania zadaniami do śledzenia zadań i upewniania się, że praca jest wykonywana na czas.

Korzystanie z szablonu śledzenia projektów umożliwia śledzenie poszczególnych projektów lub programów i portfeli. Najpierw podajesz nazwę zadania lub nazwę projektu i krótki opis. Jeśli istnieją zależności między zadaniami, dodajesz je do następnej kolumny. Jest miejsce, aby dodać, kto jest przypisany do zadania lub kierownika projektu. Teraz zanotuj priorytet, datę rozpoczęcia, planowaną datę zakończenia i rzeczywistą datę zakończenia. Na koniec dostępne jest menu rozwijane do przechwytywania stanu.
11. Szablon zbierania wymagań dla PMO
Celem zbierania wymagań jest przeprowadzenie PMO przez cały projekt, od inicjacji do dostawy. Wymagania to stan lub zdolności, których interesariusze potrzebują, aby rozwiązać problem lub osiągnąć cel. Korzystając z naszego bezpłatnego szablonu zbierania wymagań dla PMO, możesz zebrać wszystko w jednym miejscu.

Wszystko, czego potrzebujesz, aby zrozumieć projekt, znajduje się na stronach tego dokumentu Word, w tym plan projektu, opis celu projektu, zakres i oś czasu, która zawiera kamienie milowe, zależności i tak dalej. Cele i obiekty są również zdefiniowane, a także ograniczenia i ograniczenia oraz sposoby ich rozwiązania.
12. Szablon dziennika ryzyka dla PMO
Ryzyko jest zawsze czymś, co śledzą PMO. Niezależnie od tego, czy jest to dobre, czy złe ryzyko, im szybciej zostanie zidentyfikowane i rozwiązane, tym lepiej. Nasz bezpłatny szablon dziennika ryzyka dla PMO zapewnia narzędzie do przygotowania się na ryzyko i przygotowania planu jego rozwiązania, jeśli pojawi się jako problem.

Rozpocznij od opisania ryzyka i jego skutków. Następnie dodaj, jak zareagujesz na ryzyko, jeśli faktycznie stanie się problemem. Aby ułatwić sobie reakcję, dodaj poziom ryzyka, na przykład wysoki, średni lub niski. Teraz wiesz, jak nadać priorytet ryzyku, jeśli stanie się problemem. Istnieje również miejsce na dodanie kierownika projektu lub członka zespołu, który jest właścicielem tego ryzyka i jest odpowiedzialny za identyfikację i kierowanie reakcją na nie.
13. Szablon dziennika zmian PMO
Zmiana ma nastąpić, a PMO jest po to, aby pomóc upewnić się, że nie wpłynie to negatywnie na projekt. Jednym ze sposobów na to jest skorzystanie z naszego bezpłatnego szablonu dziennika zmian PMO dla programu Excel. Jest częścią każdego większego, skutecznego planu zarządzania zmianami, który pomaga kontrolować zmianę, śledząc ją od momentu jej zidentyfikowania do rozwiązania.

W tym arkuszu kalkulacyjnym możesz umieścić wszystko, co musisz wiedzieć o zmianie w projekcie, aby nią zarządzać. Zwróć uwagę, kiedy zmiana jest obserwowana po raz pierwszy, kto w zespole projektowym jest jej właścicielem, co oznacza, że będzie kierował pracami nad jej rozwiązaniem, a także możesz dodać priorytet i status tej zmiany.
14. Szablon wniosku o zmianę PMO
Zanim podejmiesz decyzję lub zareagujesz na jakąkolwiek zmianę, musisz zdecydować, czy warto ją wprowadzić. Zdarzają się zmiany, takie jak niepogoda czy awarie sprzętu, z którymi trzeba sobie radzić. Częściej jednak zmiany pochodzą od właścicieli i innych interesariuszy. Nasz bezpłatny formularz prośby o zmianę PMO dla programu Word zapewnia miejsce, w którym wszyscy mogą uzgodnić, co należy zrobić.

Możesz dostosować formularz prośby o zmianę, aby zawierał tyle lub tyle szczegółów, ile chcesz. Uwzględniliśmy miejsce na krótki opis i wpływ, jaki będzie to miało na projekt. W formularzu jest wystarczająco dużo informacji, aby kierownicy projektów mogli współpracować z PMO przy podejmowaniu decyzji, czy zmiana jest warta wprowadzenia, a jeśli tak, to w jaki sposób, czy też nie podejmować żadnych działań.
15. Szablon raportu o statusie projektu dla PMO
Raportowanie jest kluczem do pracy PMO. Na przykład raport o stanie dostarcza kluczowych danych projektu, które informują, w jaki sposób PMO będzie kierować zarządzaniem projektem w ramach tego projektu. Dzięki naszemu bezpłatnemu szablonowi raportu o stanie projektu dla PMO możesz między innymi sporządzić wykres kondycji i postępów projektu w określonym przedziale czasu.

Raport stanu zawiera podsumowanie kluczowych osiągnięć, prac, które zostały zakończone w tym okresie, prac planowanych do wykonania w ramach projektu, osiągniętych kamieni milowych i rezultatów. Jest też miejsce na listę czynności do wykonania w przyszłości. Inne kwestie podlegające przeglądowi obejmują budżet, harmonogram, jakość, ryzyko, problemy i blokady na drodze.
Jak ProjectManager pomaga PMO
To dużo szablonów. I chociaż darmowe jest darmowe, zawsze ma swoją cenę. Szablony PMO są statyczne i musisz wykonać całą pracę. ProjectManager to wielokrotnie nagradzane oprogramowanie do zarządzania projektami, które udostępnia funkcje zarządzania zadaniami, zarządzania ryzykiem i zasobami, aby pomóc PMO kierować projektami, programami i portfelami w czasie rzeczywistym. Ma automatyzację i aktualizacje, więc zawsze patrzysz na najbardziej aktualne informacje.
Zarządzaj zasobami za pomocą map drogowych
PMO nadzorują wiele projektów jednocześnie. Muszą wskazać kierunek, w którym momencie potrzebne są jakie zasoby. Aby to zrobić, potrzebują więcej niż szablony PMO. Nasze oprogramowanie do zarządzania projektami zapewnia przegląd wszystkich projektów na jednym ekranie. Zobacz je od początku do końca na wizualnej osi czasu, w tym metryki, takie jak planowany wysiłek, rzeczywisty wysiłek i inne. Możesz otworzyć dowolny projekt, wydrukować mapę drogową oraz łatwo edytować i dostosowywać kolumnę, aby zobaczyć, co chcesz.

Zachowaj równowagę zespołów dzięki wykresom obciążenia pracą
Zespoły są Twoim najcenniejszym zasobem. Możesz śledzić ich czas na zadaniach za pomocą naszych bezpiecznych grafików, ale nasz widok obciążenia idzie jeszcze dalej, zapewniając zarządzanie zasobami. Użyj go, aby skutecznie śledzić postępy i obciążenie pracą w projektach. Możesz zobaczyć łączną liczbę godzin i ponownie przypisać zadania, aby zrównoważyć obciążenie pracą i utrzymać produktywność wszystkich.

PMO mogą również skorzystać z niestandardowych raportów, w tym raportów o statusie i portfolio oraz wielu innych. Wszystkie można filtrować, aby skupić się na tym, co chcesz zobaczyć, a następnie łatwo udostępniać. Dostępny jest również widok portfela, w którym można grupować projekty i przeglądać postępy, kierownika projektu, członków zespołu, status i wiele więcej.
Powiązana zawartość PMO
Jeśli szukasz więcej zasobów na temat biur zarządzania projektami oraz używanych przez nie narzędzi i technik, mamy posty na blogach, najlepsze przewodniki i wiele więcej.
- 15 narzędzi i technik zarządzania projektami, których powinien używać każdy PMO
- 20 niezbędnych szablonów programu Excel do zarządzania projektami
- Biuro Zarządzania Projektami (PMO) – The Ultimate Guide
- Zarządzanie portfelem projektów (PPM): kompletny przewodnik
- Priorytetyzowanie projektów: jak ustalać priorytety projektów i strategii
ProjectManager to oprogramowanie do zarządzania projektami i portfelami online, które robi to, co mogą zrobić szablony. Otwórz nasze oprogramowanie do współpracy i łącz się z zespołami z różnych działów lub stref czasowych. Udostępniaj pliki, komentuj i nie tylko. Zacznij bezpłatnie korzystać z ProjectManager już dziś.
