SEO 자동화: 효율성 향상을 위해 간소화된 17가지 작업
게시 됨: 2023-09-27검색 엔진 최적화(SEO)에는 많은 시간과 집중력, 헌신이 필요합니다. 백링크 분석, 키워드 연구, 사이트 감사 수행, 순위 모니터링과 같은 일부 작업에는 정기적인 주의가 필요합니다.
다행히 SEO 자동화 기능 덕분에 이러한 SEO 작업을 완전히 수동으로 수행할 필요는 없습니다.
SEO 자동화는 SEO 작업을 자동으로 처리하여 SEO 작업을 지원하는 도구를 활용하는 프로세스입니다. 귀하가 해야 할 일은 정기적으로 이러한 SEO 도구의 결과를 검토하고 문제가 발생하는 즉시 해결하는 것입니다.
사이트 감사, 경쟁사 모니터링, 내부 링크 분석, 심지어 콘텐츠 생성까지 포함한 다양한 SEO 작업을 자동화할 수 있습니다. 이러한 작업은 Semrush, Google Search Console, Google Analytics 4와 같은 SEO 도구를 사용하여 자동화할 수 있습니다.
SEO 자동화의 힘을 통해 시간을 확보하고 더 중요한 작업에 집중할 수 있는 방법을 알아보십시오.
자동화가 SEO를 변화시키는 방법
SEO는 장기적인 노력이며 결코 일회성 작업이 아닙니다.
SEO에는 매일, 매주, 매월, 매년 확인해야 하는 특정 측면이 있습니다.
이러한 검사가 얼마나 리드미컬할 수 있는지를 고려하면 SEO 할 일 목록에 일부 자동화를 도입하지 않는 것은 어리석은 일입니다.
SEO 도구를 사용하여 일상적인 작업을 수행하면 자신(및 회사)의 시간, 비용 및 자원을 절약할 수 있습니다. SEO 도구가 작업을 수행할 수 있는데 왜 웹사이트에서 문제를 확인하는 데 몇 시간을 소비해야 합니까?
예를 들어 Semrush의 사이트 감사 도구를 사용하여 사이트를 크롤링하고 깨진 내부 링크를 찾을 수 있습니다.
이렇게 하려면 왼쪽 메뉴에서 "사이트 감사"를 클릭하세요.

그런 다음 개요 페이지의 "내부 연결" 아래에서 "세부 정보 보기"를 클릭하세요.

깨진 내부 링크가 있는 경우 "내부 링크 문제" "오류"에서 해당 링크를 볼 수 있습니다.

Semrush의 사이트 감사 도구는 매우 유용하며 많은 시간을 절약해 줍니다.
깨진 링크를 확인하기 위해 전체 도메인을 수동으로 확인하는 대신 도구를 사용하여 대부분의 작업을 수행할 수 있습니다. 즉, 실제로 수정해야 할 문제를 찾는 것입니다.
완전 자동화가 가능한 SEO 작업
이 섹션에서는 자동화할 수 있는 모든 SEO 작업과 각 작업에 사용할 수 있는 도구를 나열하겠습니다. 또한 필요한 작업에 대해 각 도구를 사용하는 방법에 대해서도 간략하게 설명하겠습니다.
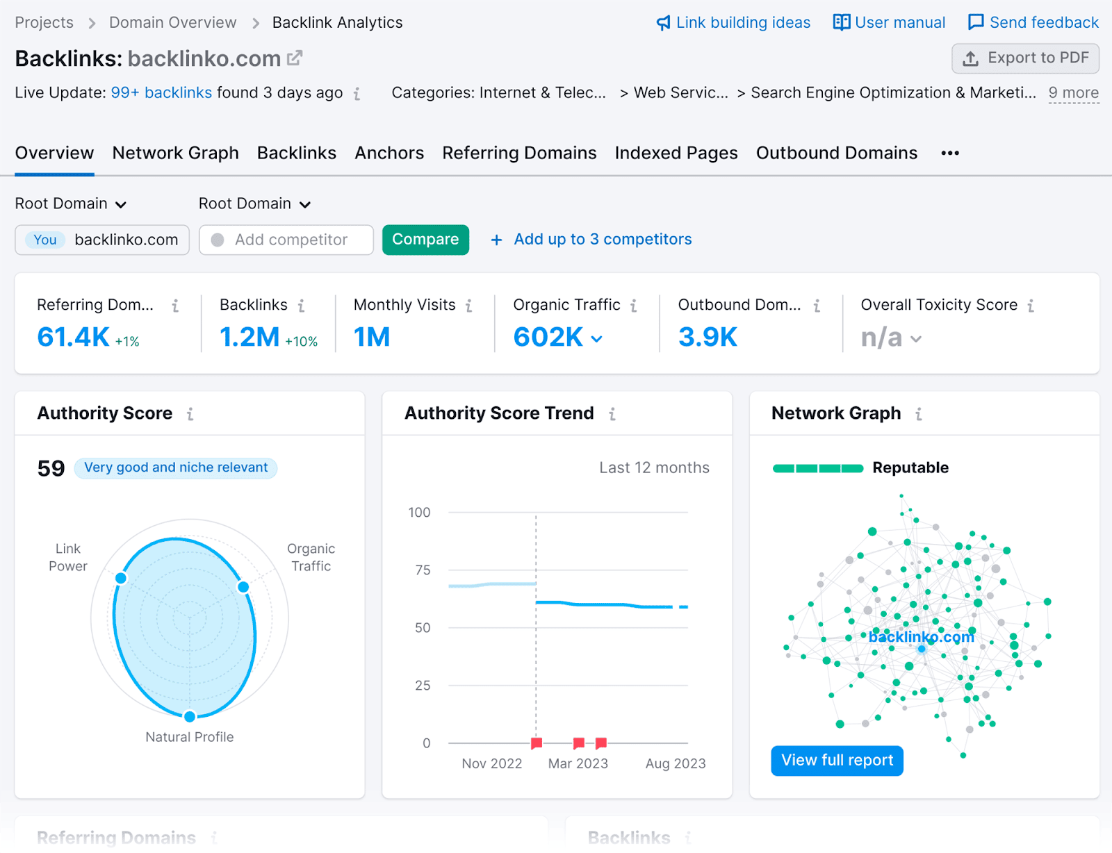
1. 백링크 분석
보편적으로 중요한 SEO 작업인 백링크부터 시작해 보겠습니다. SEO의 통화로 간주되는 백링크는 사이트 성장을 돕는 데 중요합니다.
귀하의 사이트를 가리키는 고품질 백링크가 없으면 검색 엔진 결과 페이지(SERP)에 올라가서 신뢰할 수 있는 정보 소스로서의 명성을 확고히 하는 데 어려움을 겪게 됩니다.
"평판"이란 Google 및 기타 검색 엔진이 귀하의 사이트를 얼마나 신뢰할 수 있는지를 의미합니다.
귀하의 사이트에 유해한 백링크(예: 의심스럽거나 스팸성 웹사이트의 백링크)가 많은 경우 귀하의 평판이 심각하게 훼손될 수 있습니다.
그렇다면 신뢰할 수 있고 유해한 백링크를 어떻게 관리할 수 있습니까? 한 달에 한 번 이상 백링크 감사를 수행합니다.
그러나 모든 백링크를 살펴보고 그 가치를 수동으로 판단하는 대신 Semrush의 백링크 감사 도구를 사용하여 확인할 수 있습니다.
이 도구는 귀하의 웹사이트를 크롤링하고 귀하의 사이트를 가리키는 모든 백링크에 대한 데이터를 수집합니다.
사이트를 Semrush에 연결하면 백링크 프로필의 전반적인 상태를 확인하고 싶을 때마다 백링크 감사 도구로 이동할 수 있습니다.
도구를 사용하는 방법은 다음과 같습니다. 링크 빌딩 섹션 아래에 있는 "백링크 감사"를 클릭하세요.

다음으로 도메인을 입력하고 “백링크 감사 시작”을 누르세요.

개요 페이지에는 백링크 프로필이 어떻게 보이는지 간략하게 보여주는 전체 독성 점수가 표시됩니다.

보시다시피, 내 링크의 대부분은 독성이 없습니다. 막대의 "독성" 섹션을 클릭하면:

기본적으로 가장 높은 독성 점수(TS)에서 가장 낮은 순서로 정렬된 가장 독성이 강한 링크 목록이 제공됩니다.

유해한 백링크가 있는 경우 해당 사이트를 방문하여 유지할 가치가 있는지 확인하는 것이 좋습니다.
보관할 가치가 없는 경우 오른쪽에 있는 버튼을 선택하여 거부 목록에 추가할 수 있습니다.

거부 목록에 유해한 링크를 추가한 후에는 해당 목록을 .txt 파일로 다운로드할 수 있습니다.
거부 탭을 클릭하면 거부 목록을 찾을 수 있습니다.

아래로 스크롤하면 거부하기로 선택한 모든 링크의 목록을 찾을 수 있습니다.

이 목록을 TXT 파일로 변환하려면 표 오른쪽 상단에 있는 "TXT로 내보내기" 버튼을 선택하세요.

그런 다음 이 파일을 Google Search Console의 거부 도구에 업로드할 수 있습니다. 이렇게 하면 Google에 해당 링크를 무시하라는 알림이 전달됩니다.
거부 목록을 통해 유해한 링크를 처리한 후 백링크 프로필의 변경 사항을 모니터링할 수 있는 방법을 살펴보겠습니다.
Semrush의 백링크 분석 도구는 백링크 관리 프로세스를 자동화합니다.
다음을 추적할 수 있습니다.
- 새로운 백링크
- 당신이 잃어버린 백링크
- Nofollow 및 Dofollow 링크
- 스폰서 및 UGC 링크
이러한 자동화된 모니터링을 통해 이러한 변경 사항을 수동으로 검색할 필요 없이 최신 상태를 유지할 수 있습니다.
백링크 분석 도구를 사용하여 새 백링크를 보는 방법은 다음과 같습니다.
메인 메뉴에서 "백링크 분석"을 클릭하세요:

그런 다음 도메인을 입력하세요.

"분석"을 클릭하면 기본 Backlink Analytics 대시보드가 표시됩니다.

"백링크" 탭을 클릭하세요:

...백링크 목록이 표시됩니다.

최근 얻은 모든 백링크를 검토하려면 "새로 만들기" 탭을 클릭하세요.

새로 획득한 링크 목록이 표시됩니다. 또한 백링크를 획득한 페이지, 참조 도메인의 페이지 권한 점수 및 앵커 텍스트도 확인할 수 있습니다.

Dofollow 및 Nofollow 링크와 Sponsored 또는 UGC 속성을 검토하려면 필터 옵션 중 하나를 클릭하기만 하면 됩니다.

백링크 분석을 더욱 자동화하려면 Semrush의 Backlink Gap 도구를 사용할 수 있습니다.
이는 경쟁업체가 현재 보유하고 있지만 귀하는 보유하고 있지 않은 백링크를 찾는 데 사용할 수 있습니다.
경쟁업체에 연결되는 웹사이트를 수동으로 검색하는 대신 Backlink Gap 도구는 잠재적으로 백링크를 얻을 수 있는 도메인 목록을 제공합니다.
또한 Backlink Gap 도구를 사용하면 여러 경쟁업체를 동시에 분석할 수 있습니다.
이 도구를 사용하려면 Competitive Research 아래에 있는 “Backlink Gap”으로 이동하세요.

다음으로, 귀하의 도메인과 최고의 경쟁사를 추가한 후 "잠재 고객 찾기" 버튼을 누르십시오.

그러면 귀하에게는 없지만 경쟁업체에는 있는 백링크 목록이 표시됩니다.

각 추천 도메인의 AS(Authority Score) 및 월별 방문 수도 확인할 수 있습니다.

링크 구축 캠페인에 도움이 될 수 있는 백링크 기회를 찾으면 이 도구를 활용하여 봉사 활동 캠페인을 자동화할 수도 있습니다.
백링크를 얻으려는 추천 도메인을 선택하고 "+ 봉사 활동 시작" 버튼을 클릭하기만 하면 됩니다.

그런 다음 Semrush의 링크 구축 도구에 "잠재 고객 보내기"를 선택할 수 있습니다.

링크 구축 도구를 사용하면 각 잠재 고객에게 이메일을 자동화할 수 있습니다.
전반적으로 Semrush의 Link Building Suite는 자신과 경쟁사의 백링크 분석부터 새로운 백링크 기회 찾기 및 잠재 웹사이트 연결에 이르기까지 전체 백링크 분석 프로세스를 완료하는 데 도움이 될 수 있습니다.
Google Search Console을 사용하여 백링크 분석
Google Search Console은 백링크를 분석할 수 있는 무료 방법을 제공합니다.
이 도구는 웹사이트가 귀하의 웹사이트에 연결되어 있는지에 대한 기본적인 통찰력을 제공하므로 수동 추적 없이도 백링크 프로필을 모니터링하고 평가할 수 있습니다.
백링크를 확인하려면 아래로 스크롤하여 "링크" 탭을 클릭하세요.

..."링크" 페이지에서 "외부 링크" 섹션으로 이동하여 하단의 "더보기"를 클릭하세요.

그러면 수신 링크 및 참조 도메인과 함께 도메인의 페이지 목록이 표시됩니다. 기본적으로 수신한 백링크 수 순서대로 나열됩니다.

이러한 URL 중 하나를 클릭하면 페이지에서 수신하는 모든 백링크를 검토할 수 있습니다.
예를 들어, https://backlinko.com을 클릭하면 현재 내 홈페이지에 연결되어 있는 모든 도메인 목록과 각 도메인에서 들어오는 백링크 수가 표시됩니다.

보시다시피 보고서는 Semrush를 통해 얻은 것만큼 포괄적이지 않습니다.
유해한 링크가 있는지 확인할 수 없으며 사용된 앵커 텍스트나 참조 도메인의 페이지 권한 점수를 분석할 수도 없습니다.
따라서 사이트의 백링크 포트폴리오에 대한 포괄적인 개요를 원한다면 Semrush에 투자하는 것이 좋습니다. 백링크에 대한 포괄적인 데이터와 통찰력을 제공합니다.
2. 페이지 조회수 측정항목 추적
SEO 캠페인을 시작한 후에는 성과를 측정하는 것이 필수적입니다.
SERP 위치를 확인하는 것은 좋은 성과 지표로 작동하지만 페이지 조회수 지표를 검토하면 청중이 페이지에 어떻게 참여하는지 더 잘 이해할 수 있습니다.
페이지 조회수 측정항목을 추적하는 데 사용할 수 있는 세 가지 도구가 있습니다. 이는 Google Search Console, Google Analytics 4 및 Semrush의 유기적 트래픽 통찰력입니다. 모두 활용하는 방법을 알려드리겠습니다.
구글 서치 콘솔
Google Search Console(GSC)은 SEO 게임 전반에 걸쳐 사용됩니다.
도메인을 플랫폼에 연결하면 GSC를 사용하여 페이지의 주요 측정항목을 분석할 수 있습니다. 이러한 측정항목에는 다음이 포함됩니다.
- 총 클릭 수 — SERP를 통해 웹 페이지를 클릭한 횟수를 보여줍니다.
- 총 노출수 — 이 지표는 사이트의 페이지가 사용자의 검색어에 대해 SERP에 나타난 횟수를 반영합니다.
- 평균 CTR — 웹 사용자가 평균적으로 귀하의 링크를 클릭하는 빈도의 백분율을 제공합니다. 평균 CTR(클릭률)을 결정하는 계산식은 다음과 같습니다. (클릭수 ¼ 노출수) x 100.
- 평균 게재순위 — 이 측정항목은 귀하의 페이지에 대한 평균 SERP 게재순위를 보여줍니다.
이러한 측정항목을 보려면 왼쪽의 실적 섹션 아래에 있는 '검색 결과' 탭으로 이동하세요.

여기에서는 기본 그래프에 표시된 대로 위에 언급된 측정항목을 볼 수 있습니다.

측정항목은 선택한 날짜 매개변수에 따라 변경될 수 있으며 측정항목 위에 있는 '날짜:' 옵션을 클릭하여 변경할 수 있습니다.

그런 다음 보고서를 다음 날짜 매개변수로 변경하거나 사용자 정의 날짜 범위를 선택할 수 있습니다.

오른쪽에 있는 "비교" 옵션을 선택하여 한 기간을 다른 기간과 비교할 수도 있습니다.

날짜 매개변수를 설정한 후 아래로 스크롤하여 '페이지'를 클릭하세요.

현재 상위 페이지와 클릭수, 노출수, CTR 및 평균 게재순위는 다음과 같습니다.

보시다시피, GSC를 사용하면 페이지에서 발생하는 클릭수와 노출수, CTR 및 평균 게재순위를 파악해야 하는 수고를 덜 수 있습니다.
이를 통해 어떤 페이지가 다른 페이지보다 실적이 더 좋은지 알 수 있습니다.
예를 들어 '클릭수' 측정항목을 보면 가장 많은 클릭수를 얻고 있는 주제를 쉽게 식별할 수 있습니다. 이 통찰력을 통해 추가 콘텐츠를 만들기 위해 어떤 주제에 집중해야 하는지에 대한 명확한 방향을 갖게 됩니다.
보고서를 내보내려면 오른쪽 상단에 있는 "내보내기" 버튼을 클릭하세요.

Google 애널리틱스 4 사용
Google Search Console은 클릭수, 노출수 등에 대한 개요를 제공하는 데 유용할 수 있습니다. 하지만 페이지 조회수 측정항목과 관련된 보다 세부적인 데이터를 보려면 Google Analytics 4를 사용하는 것이 좋습니다.
페이지 조회수 추적과 관련하여 Google Analytics 4에는 특히 유용한 두 가지 섹션이 있습니다. '페이지 및 화면'은 그 중 하나이고 '방문 페이지'는 다른 하나입니다.
페이지와 화면부터 시작해 보겠습니다.
"페이지"는 방문자가 귀하의 사이트에 머무는 동안 클릭하는 모든 웹 페이지를 의미합니다. 이는 사용자가 방문하는 페이지뿐만 아니라 방문하는 모든 페이지 전체를 기록합니다.
'화면'은 '페이지'와 유사하지만 사용자가 방문하는 앱의 다양한 섹션을 나타냅니다.
GA4의 페이지와 화면을 사용하면 다음을 분석할 수 있습니다.
- 조회수 — 어떤 페이지가 가장 많은 조회수를 기록했는지 알 수 있습니다.
- 사용자 — 이 지표는 귀하의 사이트를 방문하는 고유 사용자 수를 보여줍니다. '조회수' 측정항목과 달리 각 방문자는 한 번만 계산됩니다.
- 사용자당 조회수 — 이 측정항목은 웹사이트 방문자가 생성한 평균 페이지 조회수를 나타냅니다.
- 평균 참여 시간 — 사용자가 웹 페이지에서 적극적으로 소비하는 평균 시간을 나타냅니다.
- 이벤트 수 — 이 지표는 사용자가 웹 페이지를 방문하는 동안 트리거한 이벤트 수를 나타냅니다. 이벤트에는 페이지 클릭, 다운로드, 동영상 조회, GA4에서 설정한 맞춤 이벤트가 포함될 수 있습니다.
- 전환수 — 이 측정항목을 사용하면 사이트 방문자가 완료한 구매자 수, 메일 구독 또는 기타 목표를 확인할 수 있습니다.
이러한 측정항목은 어디에서 찾을 수 있나요?
도메인에 대한 GA4 계정을 설정한 후 보고서 메뉴의 '참여' 아래에 있는 페이지 및 화면 보고서로 이동하세요.

페이지 및 화면 대시보드에 접속하여 아래로 스크롤하면 페이지 조회 지표와 함께 모든 URL 목록이 표시됩니다.

전반적으로 페이지 및 화면 섹션은 사이트 사용자가 가장 많이 탐색하는 부분을 결정하는 데 유용합니다.
또한 평균 참여 시간, 이벤트 수, 전환 측정항목을 사용하여 페이지의 실적이 좋은지 또는 조정이 필요한지 확인할 수 있습니다.
왼쪽 메뉴에서 방문 페이지 보고서로 이동할 수도 있습니다. 다음과 같이 페이지 및 화면 바로 아래에서 찾을 수 있습니다.

이름에서 알 수 있듯이 이 보고서의 초점은 실적이 가장 우수한 방문 페이지 목록을 표시하는 것입니다. 즉, 첫 페이지 방문자는 웹사이트에 들어갈 때 방문하게 됩니다.

여기에서 다음과 같은 측정항목을 검토할 수 있습니다.
- 세션 — 나열된 각 페이지에서 사용자가 보낸 총 세션 양을 반영합니다.
- 사용자 — 지정된 기간 내에 각 페이지를 방문한 고유 사용자의 총 수입니다.
- 신규 사용자 — 지정된 기간 동안 각 랜딩 페이지를 처음 방문한 방문자만 검사합니다.
- 세션당 평균 참여 시간 — 각 랜딩 페이지에서 시작된 세션에서 사용자가 웹사이트에 참여하는 데 소요되는 시간입니다.
- 전환 — 랜딩 페이지를 방문한 후 사이트 방문자가 완료한 원하는 작업 수입니다.
- 총 수익 — 랜딩 페이지를 통해 확보된 전환으로 발생한 총 금액입니다.
이 모든 것을 검토하면 각 페이지의 성능이 얼마나 좋은지 확인할 수 있습니다. 즉, 이러한 방문 페이지가 전환으로 이어지나요?
또한 실적이 좋지 않은 페이지를 식별하는 데도 도움이 됩니다. 참여 시간이 낮거나 전환이 발생하지 않는 랜딩 페이지를 발견했다면 뭔가 문제가 있을 수 있습니다. 이 경우 해당 페이지를 방문하여 조사해야 합니다.
전반적으로 GA4는 페이지 조회수와 페이지 성능을 추적하는 프로세스를 자동화하는 데 사용될 수 있습니다.
Semrush의 유기적 교통 통찰력 사용
한 곳에서 페이지 조회수 측정항목을 모두 분석하고 싶다면 Semrush의 Organic Traffic Insights 도구를 사용할 수 있습니다.
이 도구를 사용하여 Google Search Console에서 데이터를 가져올 수 있을 뿐만 아니라 GA4에서도 데이터를 수집할 수 있습니다.
도구를 사용하는 방법은 다음과 같습니다. 키워드 연구 섹션 아래에 있는 “Organic Traffic Insights”를 클릭하세요.

도메인을 입력하고 "인사이트 얻기"를 클릭하세요:

그런 다음 Google Search Console과 GA4 계정을 Semrush에 연결해야 합니다.

그런 다음 "위치"와 "장치"를 선택하고 "유기적 교통 정보로 이동:

그러면 Google Analytics 4, Google Search Console 및 Semrush의 데이터를 모두 하나의 도구에서 분석할 수 있습니다.

보시다시피 이 보고서에는 다음을 포함하는 통찰력 있는 측정항목이 포함되어 있습니다.
- 사용자 — 이벤트를 기록한 고유 사용자의 총 수를 나타냅니다.
- 세션 — 세션은 특정 기간 동안 사용자가 페이지에 참여한 횟수를 측정합니다. Google은 '세션'을 30분 길이로 정의합니다. 30분이 지난 후 사용자가 사이트의 새 페이지를 클릭하면 두 번째 세션이 기록됩니다.
- 페이지/세션 — 세션당 방문한 평균 페이지 수입니다.
- 평균 세션 기간 — 사이트 방문자가 웹 페이지에서 보낸 평균 시간입니다.
- 이탈률 — 한 페이지만 방문한 후 사이트를 떠난 사이트 방문자의 비율입니다.
시간이 지남에 따라 이러한 측정항목이 어떻게 변하는지 확인하려면 오른쪽 상단에서 기간을 조정할 수도 있습니다.

예를 들어, 지난 이틀 동안의 인사이트를 얻으려면 다음과 같이 이를 선택하고 "적용"을 누르면 됩니다.

내 도메인에 4,300명의 신규 사용자가 추가되었고 세션이 71% 증가하여 5,500명으로 증가한 것을 볼 수 있습니다.

유기적 트래픽 인사이트 보고서를 내보내야 하는 경우 페이지 오른쪽 상단에 있는 내보내기 버튼을 클릭하고 내보낼 보고서를 선택하세요.

전반적으로 Semrush의 Organic Traffic Insights 도구는 GSC와 GA4의 데이터를 원활하게 통합하여 페이지 조회수 측정항목을 검토하는 프로세스를 간소화합니다. 즉, 단일 대시보드에서 모든 중요한 지표에 편리하게 액세스하고 분석할 수 있습니다.
이러한 통찰력을 통해 실적이 가장 우수한 페이지와 개선이 필요한 영역을 식별할 수 있습니다.
3. 페이지 색인 생성
Google이 귀하의 페이지를 색인화했는지 확인해야 할 경우 GSC에서 쉽게 확인할 수 있습니다. 결국 페이지가 색인화되지 않으면 SERP에서 순위를 매길 수 없습니다.
여러분이 해야 할 일은 "색인 생성" 섹션 아래에 있는 "페이지"로 이동하는 것뿐입니다.

그러면 사이트에서 현재 색인이 생성된 페이지 수와 색인이 생성되지 않은 페이지에 대한 개요가 제공됩니다.

"색인된 페이지에 대한 데이터 보기"를 클릭하면...

...아래로 스크롤하면 색인이 생성된 모든 페이지 목록이 마지막으로 크롤링된 순서대로 표시됩니다.

이렇게 하면 특히 수백 페이지로 구성된 대규모 웹사이트가 있는 경우 Google에서 페이지를 수동으로 확인하지 않아도 되므로 많은 시간을 절약할 수 있습니다.
하지만 색인이 생성되지 않은 페이지는 어떻게 되나요?
현재 색인이 생성되지 않은 사이트의 모든 페이지를 보려면 페이지 색인 대시보드로 돌아가면 됩니다.
아래로 스크롤하면 '페이지가 색인화되지 않는 이유'라는 제목의 표가 표시됩니다.

여기에서 페이지의 색인이 생성되지 않는 모든 이유를 확인할 수 있습니다. 이러한 이유 중 하나를 클릭하면 해당 특정 문제의 영향을 받은 모든 페이지를 검토할 수 있습니다.
예를 들어 "찾을 수 없음(404)" 이유를 클릭하면 현재 영향을 받는 모든 페이지를 검토할 수 있습니다.

색인이 생성되지 않은 페이지를 확인하는 것은 혼란스럽고 시간이 많이 걸릴 수 있습니다.
GSC를 사용하면 모든 데이터를 손쉽게 이용할 수 있습니다. 당신이 해야 할 일은 결과를 검토하고 문제를 해결하는 것뿐입니다.
4. 키워드 조사 및 분석
SEO의 또 다른 중요한 구성 요소는 키워드 연구입니다. 어떤 특정 키워드를 타겟팅해야 할지 모르는 상태에서 어떻게 적절한 잠재고객을 유치할 수 있습니까?
키워드 연구에는 타겟 고객이 사용하는 키워드를 분석하고 결과를 타겟 키워드 목록으로 좁히는 작업이 포함됩니다.
이러한 타겟 키워드를 통해 청중의 요구를 직접적으로 충족하고 틈새 경쟁자와 경쟁할 수 있는 콘텐츠를 만들 수 있습니다.
키워드 조사를 수행할 때는 어떤 키워드를 타겟팅할지 결정하기 위해 방대한 양의 데이터를 조사해야 합니다.
이는 시간이 많이 걸리는 프로세스일 수 있습니다. 특히 경쟁업체가 어떤 검색어에 대해 순위를 매겼는지, 자신은 순위를 매기지 않았는지 알아내려고 할 때 더욱 그렇습니다.
이 작업을 더 쉽게 하기 위해 Semrush의 키워드 간격 도구를 사용하여 프로세스를 자동화할 수 있습니다.
이 도구를 사용하면 귀하의 도메인을 4개의 경쟁업체와 비교하여 귀하가 놓치고 있는 키워드 기회를 식별할 수 있습니다.
이 도구를 사용하려면 '키워드 간격'을 클릭하세요.

다음으로 도메인과 상위 경쟁업체를 붙여넣고 “비교”를 누르세요.

그런 다음 테이블 섹션까지 아래로 스크롤합니다. 기본적으로 경쟁사와 공유하는 모든 키워드가 표시됩니다.

이 데이터는 통찰력이 있지만 일반적으로 "누락" 및 "미개척" 탭에 더 많은 관심을 기울입니다.
'누락'은 경쟁업체 사이트에 있지만 귀하의 사이트에는 없는 모든 키워드를 보여줍니다.

"Untapped"는 귀하가 순위를 매기지 않았지만 최소한 한 명의 경쟁업체가 순위를 매긴 키워드를 보여줍니다.

이 두 기능을 모두 사용하면 키워드 타겟팅 전략의 공백을 식별할 수 있으므로 유용합니다.
누락된 키워드를 찾기 위해 경쟁업체의 기사를 뒤지는 대신 키워드 간격 도구를 사용하여 이러한 검색어를 식별할 수 있습니다. 이렇게 하면 많은 시간이 절약됩니다.
마음에 드는 키워드를 발견하면 키워드 목록을 만들어 키워드 관리자 도구에 저장할 수 있습니다.
왼쪽에 있는 상자를 선택하고 오른쪽 상단에 있는 "+ 목록에 추가"를 클릭하세요.

이제 Semrush의 키워드 매직 도구가 키워드 조사를 더욱 자동화하는 데 어떻게 도움이 되는지 이야기해 보겠습니다.
최근에 새로운 웹사이트를 확보했고 성공적인 SEO 캠페인을 시작하고 싶다고 가정해 보겠습니다. 대략적인 시드 키워드 목록이 있지만 콘텐츠 순위를 얻기 위해 어떤 다른 키워드를 사용해야 할지 모릅니다.
키워드 목록을 수동으로 작성하는 대신 키워드 매직 도구를 사용하면 키워드 아이디어를 제공할 뿐만 아니라 각각에 대한 자동화된 분석도 제공할 수 있습니다.
예를 들어, 개 품종에 관한 웹사이트를 최적화하려고 하는데 시드 키워드 중 하나가 '개 품종'이라고 가정해 보겠습니다.
다음과 같이 이 시드 키워드를 키워드 매직 도구에 입력할 수 있습니다.

"검색"을 누르면 다음과 같은 키워드 목록이 표시됩니다.

키워드별 월간 검색량, 키워드 난이도, 검색 의도도 확인할 수 있습니다.

"KD %"는 키워드 순위를 매기는 것이 얼마나 어려운지를 나타냅니다.
따라서 이상적으로는 검색량이 많고 KD 점수가 낮은 키워드를 타겟팅하는 것이 좋습니다.
의도는 특정 키워드와 관련된 사용자 의도를 나타냅니다. 이는 사용자가 검색 엔진에 특정 키워드를 입력할 때 사용자가 검색하는 이유나 목적을 이해하는 데 도움이 됩니다.
필터 옵션을 사용하여 키워드 목록을 더욱 구체화할 수도 있습니다.
예를 들어, KD % 필터를 사용하여 순위를 매기기가 "쉬운" 키워드를 찾을 수 있습니다.

"적용"을 클릭하면 도구에서 설정과 일치하는 세련된 키워드 목록을 제공합니다.

기본적으로 위의 키워드는 검색량 순으로 정렬되어 있습니다. 따라서 상단의 두 가지 옵션은 다음과 같습니다.

...각각 2.4K의 매우 높은 검색량을 가지고 있지만 키워드 난이도 점수는 각각 27%와 26%로 상대적으로 낮습니다.
이렇게 낮은 점수를 감안할 때 이러한 키워드를 타겟팅하는 것이 확실히 가치가 있습니다.
5. 키워드 클러스터 생성
키워드 클러스터링에는 주요 타겟 키워드와 관련된 키워드 목록을 그룹화하는 작업이 포함됩니다. 이러한 클러스터는 동의어와 의미상 관련된 단어로 구성될 수 있습니다.
예를 들어 기본 키워드가 "검색 엔진 최적화"인 경우 일부 관련 키워드에는 "SEO 키워드", "백링크" 및 "내부 링크"가 포함될 수 있습니다.
Semrush의 키워드 관리자 도구를 사용하여 시드 키워드와 관련된 키워드 클러스터를 만들 수 있습니다. 이 도구는 콘텐츠에 사용할 수 있는 관련 용어 및 동의어 목록을 제공합니다.
이 도구를 사용하는 방법은 다음과 같습니다. 키워드 관리자로 이동하세요…

...그리고 '목록 만들기'를 누르세요.

그런 다음 시드 키워드를 입력하고 데이터베이스를 선택한 다음 도메인을 입력하세요.

"목록 만들기"를 누른 후 Semrush는 키워드 클러스터를 생성하는 데 몇 초가 걸립니다.

클러스터 중 하나를 클릭하면 관련 키워드 및 동의어의 정렬된 목록을 검토할 수 있습니다.
클러스터 내 키워드의 검색 의도, 키워드 난이도, 검색량 등 유용한 정보도 분석할 수 있습니다.
예를 들어, "SEO 자동화" 키워드 클러스터를 클릭하면 다음과 같은 결과가 표시됩니다.

이제 내 기사에 사용할 관련 키워드와 동의어가 더 많아졌습니다.
Semrush의 키워드 매직 도구를 사용하여 찾을 수 있는 관련 검색어를 추가하여 키워드 클러스터를 확장할 수도 있습니다.
키워드 매직 도구 검색 창에 시드 키워드(예: “SEO”)를 붙여넣습니다.

검색 버튼을 누르면 다음 페이지에 키워드 목록이 표시됩니다. "관련"을 클릭하면 도구가 클러스터에 추가할 수 있는 관련 키워드 목록을 자동으로 생성합니다.

그런 다음 원하는 모든 키워드를 선택하고 "+ 목록에 추가" 버튼을 클릭하여 키워드 관리자 도구로 해당 키워드를 보낼 수 있습니다.

의미상 관련된 키워드를 찾으려면 왼쪽의 '모든 키워드' 아래에 나열된 키워드 그룹 중 하나를 클릭하세요.

예를 들어 Google을 클릭하면 시드 키워드와 의미상 관련된 더 많은 키워드가 표시됩니다.

더 많은 제안이 필요하면 Semrush의 SEO 콘텐츠 템플릿 도구로 이동하세요.

이 도구는 기사에 추가할 수 있는 의미상 관련된 키워드 클러스터를 자동화합니다.
이 도구를 사용하려면 검색창에 시드 키워드를 입력하고 "콘텐츠 템플릿 만들기"를 클릭하세요.

다음 페이지에서 도구가 제공하는 의미론적 키워드 제안을 모두 찾을 수 있는 '주요 추천' 섹션까지 아래로 스크롤하세요.

이미 콘텐츠를 작성하고 게시한 경우 Semrush의 On Page SEO Checker를 사용하여 웹 페이지를 감사하고 의미론적 키워드 제안을 제공하여 콘텐츠를 더 잘 최적화할 수 있습니다.
도구를 사용하는 방법은 다음과 같습니다. "페이지 SEO 검사기"를 클릭하세요:

그런 다음 '최적화할 상위 페이지' 섹션까지 아래로 스크롤하고 URL 옆에 있는 '아이디어' 버튼 중 하나를 클릭하세요.

다음 페이지에서 아래로 스크롤하면 경쟁업체가 자사 콘텐츠에 사용하고 있지만 귀하는 귀하의 콘텐츠에는 사용하지 않는 의미상 관련된 키워드 목록이 표시됩니다.

키워드를 그룹으로 수동으로 정렬하는 것은 시간이 많이 걸릴 수 있습니다. 따라서 Semrush를 사용하여 이 작업을 자동화하는 것이 좋습니다. 상당한 시간을 절약할 수 있습니다.
6. 키워드 위치 모니터링
SEO 노력이 실제로 성과를 거두고 있는지 확인하려면 SERP에서 키워드 순위를 정기적으로 모니터링해야 합니다. 인터넷은 예측할 수 없는 곳입니다. 특정 키워드에 대해 어느 날 순위가 높았다가 다음 날에는 급락할 수 있습니다.
키워드 순위를 수동으로 확인하는 것은 비교적 간단합니다. 당신이 해야 할 일은 Google에서 키워드를 검색하고 검색 결과에서 귀하의 위치를 확인하는 것뿐입니다.
그러나 웹사이트에서 타겟팅한 모든 키워드에 대해 이 작업을 수행하려면 상당한 시간과 노력이 필요합니다.
대신 Semrush의 위치 추적 도구를 사용하여 작업을 자동화하여 현재 주요 타겟 키워드에 대한 순위가 얼마나 높은지 (또는 얼마나 낮은지) 정확하게 확인할 수 있습니다.
이 도구를 사용하려면 키워드 조사 섹션에서 "위치 추적"을 클릭하세요.

도메인을 입력하고 '추적 설정'을 선택하세요.

그런 다음 검색 엔진, 장치, 위치 및 업체 이름을 선택해야 합니다.

다음으로, 아래 상자에 위치를 추적하려는 키워드를 입력해야 합니다.
키워드를 입력한 후 '캠페인에 키워드 추가'를 클릭하고 '추적 시작' 버튼을 클릭하세요.

그런 다음 Semrush는 위치 추적 데이터를 수집하는 데 시간이 필요합니다(입력한 키워드 수에 따라 몇 분 정도 걸릴 수 있음).
준비가 되면 다음과 같은 위치 추적 대시보드가 표시됩니다.

아래로 스크롤하면 위치 추적 테이블이 표시됩니다.
이 표에서는 현재 순위(이전 순위 대비)와 해당 키워드가 끌어들이는 예상 트래픽 양을 검토할 수 있습니다.

SERP의 키워드 위치가 변경될 때마다 트리거되는 알림을 자동화할 수도 있습니다.
이렇게 하려면 맨 오른쪽에 있는 설정 버튼을 클릭하고 "트리거"를 선택하세요.

그런 다음 '새 트리거 추가'를 클릭하세요.

그런 다음 알림을 받기 위해 키워드가 순위에서 위 또는 아래로 이동해야 하는 위치 수를 선택할 수 있습니다.

"추가"를 누르면 경고가 생성됩니다.
7. 현장 감사
사이트 감사는 사이트의 성능 수준과 순위에 잠재적으로 영향을 미칠 수 있는 모든 사항을 식별하는 데 도움이 됩니다. 여기에는 다음이 포함됩니다.
- 깨진 내부 링크
- 404페이지
- 제목 태그 및 메타 설명이 중복되었습니다.
- 중복된 콘텐츠 문제
- 크롤링할 수 없는 페이지
- 체인 및 루프 리디렉션
- 페이지 로딩 속도가 느림
- 색인이 생성되지 않은 페이지
- 백링크
페이지를 로드하는 데 시간이 오래 걸리거나 내부 링크가 손상된 경우 사이트 방문자는 실망감을 느끼고 사이트를 떠날 가능성이 높습니다.
이는 사용자 경험에 부정적인 영향을 미치며, 이는 이탈률이 증가하고 사이트 방문이 감소한다는 것을 의미합니다. 궁극적으로 이는 SERP 순위의 하락으로 이어질 것입니다.
그러나 이러한 문제로 인해 영향을 받는 것은 사이트 방문자뿐만이 아닙니다.
예를 들어 깨진 링크와 같은 문제는 Googlebot의 사이트 크롤링 기능에 영향을 미쳐 일부 웹페이지가 크롤링 및 색인 생성되지 않을 수 있습니다. 페이지의 색인이 생성되지 않으면 순위를 매길 수 없습니다.
이러한 문제는 웹마스터로서 즉시 명확하지 않을 수 있으므로 정기적인 사이트 감사를 수행하여 모든 것이 원활하게 실행되는지 확인해야 합니다.
도메인 전체를 조사하여 직접 오류를 찾을 수 있지만 이는 신뢰할 수 없을 뿐만 아니라 시간도 많이 소요됩니다.
대신, 자동으로 웹 사이트를 크롤링하고 오류를 식별하는 Semrush의 사이트 감사 도구를 사용할 수 있습니다.
사이트 감사 도구를 사용하는 방법은 다음과 같습니다.
왼쪽에서 사이트 감사를 찾을 때까지 아래로 스크롤합니다.

도메인을 클릭한 후 검색창에 도메인을 붙여넣고 "감사 시작"을 클릭하세요.

그런 다음 "사이트 감사 시작"을 누르기 전에 몇 가지 구성을 선택해야 합니다.

사이트 감사가 완료되면 사이트 감사 개요 대시보드가 표시됩니다.
여기에서 귀하의 웹사이트가 전반적으로 어떻게 수행되고 있는지에 대한 빠른 스냅샷을 얻을 수 있습니다. 가장 중요한 것은 '사이트 상태' 및 '오류' 그래프를 확인해야 한다는 것입니다.

"오류" 아래의 숫자를 클릭하면 최대한 빨리 해결해야 하는 문제 목록으로 이동됩니다.

이 목록에는 모든 페이지상의 SEO 문제와 기술적인 SEO 문제가 포함됩니다.
사이트 감사 개요 대시보드로 돌아가면 다음과 같이 사이트의 다른 특정 측면이 어떻게 수행되고 있는지 검토할 수도 있습니다.
크롤링 가능성
사이트 감사의 크롤링 가능성 섹션을 사용하면 검색 엔진 크롤러가 사이트를 탐색하는 것이 얼마나 쉬운지 분석할 수 있습니다.
이 섹션에서는 크롤링된 웹페이지 수와 크롤링되지 않은 웹페이지 수를 확인하는 데 중점을 둡니다.
또한 페이지 크롤링 깊이, 사이트 색인 생성 가능성, 크롤링 예산 낭비, 사이트맵 및 크롤링된 페이지 보고서를 포함한 기타 통찰력도 제공할 수 있습니다.
'크롤링 가능성' 아래의 '세부정보 보기'를 클릭하는 경우:

감사 당시 사이트의 크롤링 가능성(제 경우에는 99%)과 기타 유용한 데이터를 검토할 수 있습니다.
예를 들어 크롤링 가능성 대시보드 왼쪽에서 색인 생성이 가능한 페이지와 색인 생성이 불가능한 페이지의 비율을 확인할 수 있습니다.

크롤링 가능성 섹션의 가장 좋은 부분 중 하나는 페이지의 색인을 생성할 수 없는 이유를 수동으로 확인할 필요조차 없다는 것입니다.

대신, 오른쪽에 있는 "Crawl Budget Waste" 목록을 살펴보기만 하면 됩니다.

이는 내 페이지 중 30개가 색인을 생성할 수 없는 이유를 설명합니다.
페이지 크롤링 깊이 그래프는 홈페이지에서 모든 페이지에 도달하는 데 걸리는 클릭 수를 표시합니다.

탐색상의 이유로 모든 중요한 페이지의 클릭 깊이가 1~2회의 클릭인지 확인하려고 합니다. 3번 클릭은 페이지에 대해 권장되는 최대 클릭 깊이입니다. 그러나 이는 덜 중요한 페이지에만 적합합니다.
클릭 깊이가 걱정된다면 차트에서 가장 관심 있는 부분을 바로 클릭하면 됩니다.
예를 들어 클릭 깊이가 3인 페이지를 확인하려면 그래프의 주황색 부분을 클릭하면 됩니다.

그러면 현재 이 수준의 클릭 깊이를 가진 모든 페이지 목록이 표시됩니다.

이 섹션의 또 다른 유용한 그래프는 사이트맵과 크롤링된 페이지입니다.

이 그래프는 사이트에서 실제로 성공적으로 크롤링된 페이지 수와 비교하여 사이트맵에 나열된 페이지 수를 나타냅니다.
이는 크롤링하려고 했던 페이지 중 일부가 크롤링되지 않았음을 의미합니다. 사이트의 크롤링 예산이 종료되었기 때문일 수 있습니다. 이런 경우에는 앞서 말씀드린 크롤링 예산 낭비 목록을 확인하여 크롤링 문제의 원인을 찾아보시기 바랍니다.
Semrush의 대부분의 측면과 마찬가지로 이 섹션에 있는 데이터를 내보내야 하는 경우 페이지 오른쪽 상단에 있는 PDF 버튼을 누르기만 하면 됩니다.

일일, 주간, 월간 보고서를 자동화할 수도 있습니다.
HTTPS
Google은 사이트 방문자에게 더 나은 개인 정보 보호 및 보안을 제공하는 HTTP에서 HTTPS로 전환하도록 오랫동안 웹사이트를 권장해 왔습니다.
웹사이트에 SSL 인증서를 구현하면 HTTP에서 HTTPS로 전환됩니다. 따라서 방문자에게 보다 안전한 탐색 환경을 제공하게 됩니다. 또한 Google은 귀하의 사이트를 더 신뢰할 수 있는 것으로 간주하므로 순위를 높이는 데 도움이 될 수 있습니다.
따라서 HTTP에서 HTTPS로 전환하는 것이 중요합니다. HTTPS 구현을 모니터링하는 것도 중요합니다.
어떻게 합니까? 사이트 감사 대시보드의 HTTPS 위젯에서 "세부 정보 보기" 버튼을 누를 수 있습니다.

여기에서는 사이트의 HTTPS 구현에 대한 분석을 제공합니다.
예를 들어 현재 웹사이트 아키텍처 섹션에 몇 가지 HTTP 문제가 있습니다.

이 경고를 클릭하면 주의가 필요하고 해결해야 하는 특정 URL을 식별할 수 있습니다.

사이트 성능
사이트 성능 위젯에서 '세부정보 보기'를 클릭하면…

…페이지 로드 속도를 확인하고 웹사이트의 CSS 및 Javascript 사용을 검사하여 페이지의 현재 로드 속도를 확인할 수 있습니다.
총 로드 속도는 페이지(HTML) 로드 속도 그래프에 표시됩니다.

0~0.5초는 최적의 페이지 속도 로딩 시간으로 간주됩니다. 보시다시피 내 페이지 중 199개가 이 범위에 있습니다.
오른쪽의 성능 문제 표에서 내 사이트에 발생한 문제를 검토할 수 있습니다.
예를 들어 내 사이트의 페이지 중 HTML 페이지 크기가 크거나, 리디렉션 체인 및 루프가 있거나, 페이지(HTML) 로드 속도가 느린 페이지를 식별할 수 있습니다.

내부 연결
사이트 감사 도구가 손상된 내부 링크를 찾고 수정하는 데 어떻게 도움이 되는지 이미 설명했습니다. 이제 내부 연결 보고서에서 분석할 수 있는 기타 오류, 경고 및 알림을 보여 드리겠습니다.
먼저 내부 연결 위젯에서 '세부정보 보기'를 클릭하세요.

'경고' 섹션에서는 어느 시점에서 도메인에 문제를 일으킬 수 있는 오류를 검토할 수 있습니다. 여기에는 다음이 포함됩니다.

- 한 페이지에 너무 많은 링크가 있는 경우 - 콘텐츠에 내부 링크를 너무 많이 넣으면 스팸으로 표시되어 사용자에게 혼란을 줄 수 있습니다. 이상적으로는 2,000단어당 내부 링크가 5~10개만 있어야 합니다.
- 나가는 내부 링크의 Nofollow 속성 — 내부 링크 중 하나에 rel = "nofollow" 속성이 설정된 경우 웹 크롤러는 이 내부 링크를 따르지 않습니다. 링크된 페이지의 색인을 얻으려는 경우 이는 좋지 않습니다.
- 링크 URL이 너무 길 경우 — URL이 너무 길지 않은지 확인해야 합니다. URL이 2,000자를 초과하면 실제 문제가 발생합니다. 로드 문제, 크롤링 및 색인 생성 문제를 일으킬 수 있으며 웹 사용자가 읽고 공유하기 어렵게 만들 수도 있습니다.
아래에서 "고지" 섹션도 검토할 수 있습니다.

경고와 같은 알림은 내부 링크 오류만큼 긴급하지는 않지만 여전히 할 일 목록에 추가할 가치가 있습니다.
마크업
스키마 마크업은 검색 엔진이 해석할 수 있는 마이크로데이터 언어입니다. 검색 결과에 다음과 같은 리치 스니펫을 만드는 데 사용할 수 있습니다.

웹페이지에 스키마 마크업을 구현하려고 시도한 경우 구현이 성공했는지 알고 싶을 것입니다.
스키마 마크업 코드를 추가한 각 블로그 게시물을 수동으로 검색하는 대신 Semrush 사이트 감사의 마크업 섹션으로 이동하여 확인을 자동화할 수 있습니다.
'마크업' 위젯에서 '세부정보 보기'를 클릭하세요.

이제 스키마 마크업이 있는 페이지와 그렇지 않은 페이지를 확인할 수 있습니다.

"마크업 포함" 번호를 클릭하세요.

마크업이 포함된 사이트의 모든 페이지를 검토할 수 있습니다.

마크업 문제가 있는 경우 기본 마크업 대시보드 하단에 있는 "구조화된 데이터 항목" 테이블에 나열됩니다.

경고 보고서
Semrush 사이트 감사 도구의 또 다른 유용한 기능은 사이트 감사 대시보드 상단에서 찾을 수 있는 "경고" 탭입니다.

...사이트 성능을 방해할 수 있는 문제 목록을 제공합니다.

비록 "경고"일 뿐이지만 최대한 빨리 수정하는 것을 목표로 해야 합니다. 특히 경고 목록에 다음 중 하나가 포함된 경우:
- 이미지에 대체 속성이 없습니다 — 이미지에 대체 속성이 없으면 검색 엔진은 이미지에 포함된 내용을 이해할 수 없습니다. 게다가 시각 장애가 있는 사람들은 대체 속성을 선택하여 사용자에게 이미지의 내용을 알려주는 스크린 리더에 의존합니다. 따라서 대체 속성이 없으면 검색 엔진이 이미지를 색인화하는 방법을 모르고 사용자가 사이트 콘텐츠를 명확하게 볼 수 없으면 사이트를 떠날 수 있으므로 이미지 SERP에서 순위를 매길 수 없습니다.
- 중복된 H1 및 제목 태그 — 여기에서 사이트의 여러 페이지에 동일한 H1 및 제목 태그가 있는지 확인할 수 있습니다. 이와 같은 사례를 발견하면 각 페이지에 대해 고유한 H1 및 제목 태그를 구현하여 이 문제를 최대한 빨리 해결해야 합니다.
제목 태그에 텍스트가 너무 많습니다. 제목 태그가 70자를 초과하면 SERP에서 잘릴 수 있습니다. 잘린 제목 태그는 웹 사용자에게 불명확하게 보일 수 있으며 매력적이지 않습니다. - 낮은 단어 수 — 기사의 단어 수는 일반적으로 검색 엔진의 콘텐츠 품질을 나타내는 지표입니다. 예를 들어, "키워드 조사 방법"과 같은 중요한 주제에 대한 블로그 게시물을 작성했지만 200단어만 썼다면 전체 주제를 다룰 만큼 충분히 작성하지 않았을 가능성이 높습니다. 이를 "얇은 콘텐츠"라고 합니다. Semrush의 사이트 감사 도구는 단어 수가 적다는 경고와 함께 얇은 콘텐츠의 인스턴스를 기록합니다. Google의 알고리즘은 단어 수보다 콘텐츠 관련성을 중심으로 이동하고 있지만 여전히 단어 수가 많은 기사를 선호한다는 점을 기억하는 것이 중요합니다.
- 낮은 텍스트-HTML 비율 — 텍스트-HTML 비율이 10%보다 낮으면 관련 웹 페이지에 더 많은 텍스트를 추가해야 합니다. Google은 각 웹페이지의 HTML 수준보다 텍스트 수준을 더 선호합니다.
8. 핵심 웹 바이탈
핵심 웹 바이탈은 사용자가 페이지와 상호 작용할 때 사용자의 실제 경험을 추적하는 매우 중요한 지표입니다.
다음과 같은 측면에서 사이트 성능을 측정합니다.
- 페이지 로딩 속도
- 시각적 안정성
- 사용자 입력에 대한 반응성
핵심 웹 바이탈 지표를 추적하면 사이트에서 사용자 경험을 방해하는 문제를 식별할 수 있습니다. 그런 다음 이러한 문제를 해결하여 반송률을 줄이고 훨씬 더 긍정적인 UX를 만들 수 있습니다.
내 핵심 웹 바이탈 가이드에서 이러한 지표를 효과적으로 추적하고 개선하는 데 필요한 모든 정보를 찾을 수 있습니다.
9. 페이지 크롤링
기술적인 SEO 감사의 확장으로 Semrush의 로그 파일 분석기를 사용하여 검색 엔진 봇이 사이트에서 어떻게 상호 작용하고 탐색하는지 정확하게 검토할 수 있습니다.
웹 크롤러는 콘텐츠의 내용을 이해하기 위해 웹페이지를 크롤링하도록 설계되었습니다. 이러한 봇은 페이지 자체에 있는 링크를 따라 사이트를 탐색합니다.
봇이 얼마나 정기적으로 페이지를 크롤링하는지를 고려하면 봇이 도메인을 얼마나 잘 크롤링할 수 있는지는 웹사이트의 전반적인 상태를 나타내는 좋은 지표입니다.
크롤링은 도메인의 로그 파일에 기록됩니다. 이 파일은 웹 크롤러가 웹 페이지에 액세스할 때마다 추적합니다. 이 정보를 사용하면 크롤러가 도메인을 탐색하는 방법을 정확히 결정할 수 있습니다.
특히, 가장 많은 시간을 보내는 페이지와 가장 적게 방문하는 페이지를 식별할 수 있습니다.
이러한 로그 파일을 수동으로 분석할 수 있지만 다음을 이해하려면 높은 수준의 전문 지식이 필요합니다.
- 서버 로그
- 웹 프로토콜
- 및 데이터 분석 기술
말할 것도 없이 로그 데이터의 세심한 검토와 해석으로 인해 시간이 많이 걸릴 수 있습니다.
로그 파일 분석을 자동화하면 프로세스를 간소화하고 시간을 절약하는 동시에 귀중한 통찰력을 얻을 수 있습니다.
Semrush의 로그 파일 분석 도구를 사용하면 이 작업을 수행할 수 있습니다.
이 도구를 사용하면 다음에 대한 데이터를 자동으로 얻을 수 있습니다.
- 모바일 봇 활동
- 도메인 내의 구조적 및 탐색 문제
- 크롤링 예산을 더 효율적으로 사용할 수 있는 기회
도구를 사용하는 방법은 다음과 같습니다.
로그 파일 분석기로 이동하세요.

로그 파일을 찾아서(웹사이트 cPanel에서 컴퓨터로 로그 파일을 다운로드할 수 있어야 함) 여기에 업로드하세요.

업로드되면 현재 크롤링 문제가 있는지 도구에서 표시됩니다.
크롤링 예산이 어떻게 지출되는지 검토하여 이러한 문제를 판단합니다.
이러한 크롤링 가능성 문제를 확인한 후에는 사이트를 더 쉽게 크롤링할 수 있도록 문제를 해결하는 방법에 대한 로드맵을 고안할 수 있습니다.
예를 들어 크롤링 예산이 균등하게 분배되지 않는 경우 웹사이트 아키텍처와 내부 연결을 재고해야 할 수도 있습니다. 특히 일부 페이지가 전혀 크롤링되지 않는 경우에는 더욱 그렇습니다.
무엇보다도 가장 좋은 점은 로그 파일 분석기 도구가 페이지 크롤링을 자동으로 최신 상태로 유지해 준다는 것입니다.
크롤링 예산이 지출되는 방식에 대한 최신 보고서를 확인해야 할 때마다 로그 파일 분석기로 이동하기만 하면 됩니다. 로그 파일을 한 번 제출하면 다시 제출할 필요가 없습니다.
10. 브랜드 언급을 추적하세요
귀하의 브랜드는 언제든지 소셜 미디어 플랫폼이나 웹사이트에서 긍정적인 측면과 부정적인 측면 모두에서 언급될 수 있습니다.
브랜드 언급을 모니터링하는 것은 여러 가지 이유로 유용합니다. 이는 새로운 타겟 고객을 식별하고 고객이 귀하의 제품이나 웹 콘텐츠를 즐기고 있는지 확인하는 데 도움이 될 수 있습니다.
귀하의 브랜드에 대해 부정적으로 논의하는 웹 사용자가 급증하는 경우 여러 고객이 겪고 있는 웹 사이트나 제품의 문제가 부각될 수 있습니다.
그러나 인터넷은 큰 공간이므로 모든 브랜드 언급을 수동으로 모니터링하는 것은 거의 불가능합니다.
모든 웹 언급을 한 곳에서 모니터링하려면 웹(소셜 미디어 포함)에서 브랜드에 대한 현재 및 새로운 언급을 모두 찾고 기록하는 Semrush의 브랜드 모니터링 앱을 사용할 수 있습니다.
Semrush 앱 스토어에서 브랜드 모니터링을 찾을 수 있습니다.

아직 구독하지 않았다면 브랜드 모니터링 앱을 구독해야 합니다(기본 Semrush 구독과 별개입니다). 그런 다음 '새 쿼리' 버튼을 누르세요.

드롭다운 메뉴에서 '브랜드'를 클릭해야 합니다.

팝업 창에 브랜드 키워드와 이메일 주소를 추가하세요.

'+ 키워드 추가' 옵션을 선택하여 결과를 세분화할 수도 있습니다.

다음과 같이 브랜드 검색어에 포함되어야 하는 키워드와 결과에 포함되어서는 안 되는 키워드를 모두 추가할 수 있습니다.

브랜드 언급을 모니터링하려면 브랜드 제목이 포함된 키워드를 추가해야 합니다. 예를 들어 "Backlinko 링크 빌딩"입니다.
설정 조정을 마친 후 페이지 하단의 '검색어 만들기'를 누르세요. 그러면 다음과 같은 페이지로 이동하여 최신 브랜드 언급을 보여줍니다.

이메일 업데이트를 자동화하도록 선택할 수 있는 "이메일 알림"으로 이동하세요.

...자동 업데이트를 매일, 매주 또는 매월 받을지 여부를 결정하세요.
Semrush의 브랜드 모니터링 앱을 사용하면 브랜드 언급 모니터링을 쉽게 수행할 수 있습니다. 하지만 예산이 부족하다면 어떨까요?
유사한 무료 서비스가 Google 알리미를 통해 제공됩니다. 간단히 Google 도구로 이동하세요. 여기에서 상단에 업체 이름을 입력하세요. 그런 다음 소스, 언어 및 지역을 선택하십시오. 마지막으로 이메일을 입력하고 “알림 만들기”를 누르세요.

Google 알리미는 좋은 무료 옵션이지만 Semrush의 브랜드 언급에 비해 제한된 도구입니다.
예를 들어 브랜드 언급은 귀하의 브랜드가 소셜 미디어에 언급될 때마다 알림을 보내주지만 Google 알리미는 그렇지 않습니다.
11. 온라인으로 리뷰를 모니터링하세요
브랜드 언급을 추적하는 것이 중요한 것처럼 브랜드 리뷰를 확인하는 것도 중요합니다.
무엇보다도 온라인 리뷰는 브랜드 신뢰성을 결정합니다. 귀하가 제품이나 서비스를 제공하는 경우 잠재 고객은 거래를 완료하기 전에 리뷰 사이트를 확인할 가능성이 높습니다. 특히 귀하가 익숙하지 않은 브랜드인 경우 더욱 그렇습니다.
다음과 같은 이유로 리뷰를 계속 확인하는 것이 중요합니다.
- 피드백을 제공합니다.
- 당신은 당신의 온라인 평판을 느낄 수 있습니다.
- 귀하는 고객이 제기한 클레임에 답변/이의를 제기할 수 있습니다.
문제는 리뷰에 대한 완전한 그림을 얻기 위해 확인해야 할 수많은 온라인 리뷰 사이트가 있다는 것입니다.
Yelp, Trustpilot, TripAdvisor 등 목록은 계속됩니다.
리뷰를 더 쉽게 관리하려면 Semrush의 리뷰 관리 도구를 사용하세요.
이렇게 하면 리뷰가 자동으로 수집되어 한 곳에 표시됩니다. 도구 자체에서 바로 댓글에 답글을 달 수도 있습니다.
작동 방식은 다음과 같습니다.
Semrush의 로컬 SEO 섹션에서 "리뷰 관리"를 선택하십시오.

그리고 검색창에 회사명을 입력하세요.

회사 이름을 입력하면 기본 평가 관리 대시보드에서 현재 등급을 검토할 수 있습니다.

아래로 스크롤하면 자동으로 수집된 리뷰도 볼 수 있습니다.
리뷰 하단에 있는 '리뷰 열기...' 링크를 클릭하시면 셈러쉬가 외부 사이트 리뷰로 바로 연결해 드립니다.

그러면 그에 따라 리뷰에 답변할 수 있습니다.
12. 교통 알림
중요한 모든 SEO 지표 중에서 트래픽 수준의 급격한 변화에 대한 경고를 받는 것은 매우 도움이 될 것입니다.
Google Analytics를 사용하면 사이트 트래픽이 갑자기 증가하거나 급격하게 감소할 경우 이를 경고할 수 있습니다. 특히 성과 평가, 전환 추적, 추세 분석에 있어 매우 중요합니다.
일반적으로 트래픽 수준을 분석하면 귀하의 웹사이트가 현재 얼마나 잘 작동하고 있는지 이해하는 데 도움이 됩니다.
따라서 트래픽 수준에서 이상이 발생하는 시기 를 파악하여 그 이유를 분석하는 것이 유용할 것입니다.
GA4를 사용하면 사이트 트래픽이 갑자기 증가하거나 급격하게 감소할 경우 이를 경고할 수 있습니다.
이 알림을 설정하려면 Google Analytics에서 보고서를 클릭하세요…

...그런 다음 획득 그래프 바로 아래에 통찰력 상자가 나타날 때까지 아래로 스크롤하고 "모든 통찰력 보기"를 클릭합니다.

그러면 이 페이지로 이동하게 됩니다. 알림을 맞춤설정하려면 '만들기'를 클릭하세요.

그런 다음 이메일 알림을 받고 싶은 통찰력을 선택하세요.

13. 콘텐츠 제작
SEO 자동화는 콘텐츠 생성 시 어느 정도 구현될 수 있습니다. SEO를 위한 ChatGPT 블로그 게시물에서 이미 언급했듯이 AI는 콘텐츠 생성에 도움을 줄 수 있지만 콘텐츠 작성 프로세스를 완전히 능가할 것이라고 믿을 수는 없습니다.
ChatGPT는 콘텐츠 개요를 제시하고 특정 어조로 글을 쓸 수 있습니다. 그러나 AI에게 전체 기사를 대신 작성해 달라고 요청하면 문제가 나타나기 시작합니다.
AI로 작성된 콘텐츠는 반복적이고 얕으며 때로는 사실이 아닐 수 있습니다. AI는 결국 인공적입니다. EEAT 신호는 물론 인간의 통찰력도 표시할 수 없습니다.
하지만 구글은 “자동화는 유용한 콘텐츠를 만들 수 있다”고 말합니다.

따라서 AI가 완전히 인계되지 않도록 주의하는 한 AI를 사용하여 콘텐츠 작성 프로세스의 일부 기능을 자동화할 수 있습니다.
AI를 사용하여 콘텐츠 생성 프로세스를 자동화할 수 있는 한 가지 방법은 기사 개요를 만드는 것입니다.
예를 들어 저는 ChatGPT에 "경쟁사 분석 수행 방법"에 대한 기사 개요를 생성해 달라고 요청했습니다. 생성된 제안은 다음과 같습니다.

이 개요를 생성하기 위해 ChatGPT는 해당 주제에 대해 작성된 다른 기사를 참조하고 일반적인 개요를 제시합니다. 부분을 추가하고 다른 부분을 제거하고 싶을 수도 있지만, 적어도 기반으로 삼을 수 있는 기사의 기반이 제공됩니다.
한 단계 더 나아가 ChatGPT에 전체 기사 작성을 요청할 수 있습니다.

이는 확실히 인상적이지만 AI가 작성한 이 기사를 즉시 게시하는 것은 권장하지 않습니다. 이는 보다 통찰력 있는 아이디어를 구축할 수 있는 첫 번째 초안처럼 보일 수 있습니다. 기사를 읽고 자신만의 독창적인 연구와 주장을 추가하세요.
반복되는 부분을 삭제하고 정확성도 확인하십시오. ChatGPT의 지식은 2021년으로 제한되어 있으므로 2022년 또는 2023년의 데이터나 새로운 사실을 제공할 수 없습니다.
콘텐츠 생성 외에도 ChatGPT를 사용하여 제목 태그, 제품 설명 및 메타 설명을 생성할 수도 있습니다.
예를 들어, 경쟁사 분석 기사에 대한 간결한 메타 설명을 생성하도록 ChatGPT에 요청했을 때 얻은 내용은 다음과 같습니다.

...분명히 이는 인간과 웹 크롤러 모두가 읽고 이해할 수 있는 간결한 메타 설명입니다.
Semrush의 AI 글쓰기 도우미 사용
ChatGPT는 프롬프트를 기반으로 콘텐츠를 생성하는 데 유용하지만 콘텐츠 생성 자동화를 더욱 쉽게 만드는 데 사용할 수 있는 또 다른 도구가 있습니다.
Semrush에는 AI Writing Assistant라는 자체 AI 글쓰기 도구가 있습니다.
이 도구에 개별 프롬프트를 제공하는 대신 AI Writing Assistant에는 76가지 SEO 작성 작업을 자동화하는 데 사용할 수 있는 76가지 도구가 있습니다.
AI Writing Assistant는 OpenAI(ChatGPT와 같은)에 의해 만들어진 것은 아니지만 OpenAI를 모델로 만들어졌습니다. 따라서 AI Writing Assistant에서도 ChatGPT와 동일한 수준의 정확성을 찾을 수 있습니다.
이 도구를 사용하려면 먼저 Semrush App Center에서 다운로드해야 합니다.
매달 도구에서 사용할 수 있는 1,500크레딧(또는 1,500단어)을 제공하는 무료 버전이 제공됩니다.
AI Writing Assistant를 다운로드하면 다음과 같은 기본 대시보드가 표시됩니다.

왼쪽 메뉴에서 "모든 도구" 옵션을 선택하는 경우:

플랫폼에서 사용할 수 있는 76개의 AI 도구를 모두 검토할 수 있습니다.
Semrush는 76개의 도구를 5개의 범주로 편리하게 나눕니다.
- 블로그 콘텐츠
- 웹사이트 복사 및 SEO
- 소셜 미디어 및 광고
- 마케팅 및 전자상거래
- 더 많은 도구
이 모든 도구를 개별적으로 사용하는 방법을 설명하지는 않지만 콘텐츠 작성 도구를 탐색하여 AI 글쓰기 길잡이를 사용할 수 있는 방법의 요지를 제공하겠습니다.
블로그 콘텐츠 탭을 클릭한 다음 "기사 생성기"를 선택하세요.

여기에서 언어와 기사 제목을 선택할 수 있습니다.

…키워드와 부제목도 포함할 수 있습니다.
예를 들어, AI 글쓰기 도우미가 작성해 주기를 원하는 기사의 기본 개요는 다음과 같습니다.

"생성"을 클릭하면 AI 글쓰기 도우미가 몇 초 안에 기사의 개요를 제시합니다.

AI Writing Assistant 도구에서 제가 좋아하는 점은 오른쪽에 SEO 점수를 제공한다는 것입니다.

이는 기사에 얼마나 많은 최적화가 필요한지 측정하는 데 도움이 됩니다.
게다가 편리한 표절 검사 기능도 있습니다. 이는 서면 사본에서 표절이 얼마나 감지되었는지 백분율을 제공합니다.

전반적으로 AI Writing Assistant 도구는 작업할 수 있는 기본 기사를 제공하며, 이는 내 자신의 연구를 통해 확장할 수 있습니다.
기사를 개선하는 방법에 대한 도움이 필요하면 오른쪽에 있는 콘텐츠 분석 섹션을 클릭하세요.

정말 멋진.
앞서 ChatGPT를 사용하여 메타 설명을 만드는 방법을 설명했습니다. Semrush의 AI Writing Assistant를 사용하여 작성하는 방법은 다음과 같습니다.
"모든 도구" 섹션에서 "웹사이트 복사 및 SEO"를 선택하세요.

…그런 다음 메타 제목 도구를 찾으세요.

이것을 클릭하면 창의성 수준을 선택하고 타겟 키워드와 웹사이트 정보를 제공하십시오.

"생성"을 클릭하면 도구에서 제안된 메타 제목을 선택할 수 있습니다.

14. 스키마 마크업 코드 자동화
이전에는 스키마 마크업 코드를 이해하고 직접 작성하려면 능숙한 코더여야 했습니다. 그러나 더 이상 그렇지 않습니다. 이제 ChatGPT를 사용하여 사용자를 대신하여 코드를 자동화할 수 있습니다.
예를 들어, 레시피를 게시하는 요리 웹사이트를 운영하고 있다고 가정해 보겠습니다. ChatGPT에 레시피 페이지 중 하나에 대한 스키마 마크업을 생성하도록 요청할 수 있습니다.

…ChatGPT가 제공하는 코드는 다음과 같습니다.

나는 항상 웹마스터가 스키마 마크업 검사기 도구에서 코드를 다시 확인하도록 권장합니다. 이 도구를 사용하면 코드가 올바르게 작성되었는지 확인할 수 있습니다.
코드가 정확하다면 페이지에 코드를 구현하기만 하면 됩니다.
15. 이미지 최적화 자동화
최적화되지 않은 이미지는 웹 페이지 성능 및 SEO 노력에 심각한 문제를 일으킬 수 있습니다. 고해상도 이미지가 크면 시각적으로 매력적일 수 있지만 페이지 로딩 시간이 느려질 수 있습니다.
페이지 로딩 속도가 느리면 방문자를 실망시킬 뿐만 아니라 사이트의 검색 엔진 순위에도 부정적인 영향을 미칩니다. Google은 원활한 사용자 환경을 제공하는 것을 최우선으로 생각합니다.
최적화되지 않은 이미지로 인해 페이지를 로드하는 데 너무 오랜 시간이 걸리면 이탈률이 높아지고 유기적 가시성이 저하될 수 있습니다.
게다가 적절하게 최적화되지 않은 이미지는 대역폭의 많은 부분을 소비할 수 있습니다. 이로 인해 데이터가 많은 페이지가 발생하고 호스팅 비용이 증가할 수 있습니다.
Google의 PageSpeed Insights 또는 Lighthouse와 같은 도구를 사용하여 로드 속도 측면에서 사이트 성능에 대한 보고서를 얻을 수 있습니다. 이러한 도구는 페이지 로딩 시간을 느리게 만드는 문제(이미지 크기도 포함될 수 있음)를 식별할 수도 있습니다.
이미지가 문제인 경우 도구는 구체적으로 문제를 일으키는 이미지를 강조 표시할 수 있습니다.
Google의 PageSpeed Insights(PSI)를 사용하려면 도구로 이동하여 도메인 이름이나 분석하려는 특정 URL을 붙여넣으세요.

"분석"을 누른 후 "기회" 섹션까지 아래로 스크롤하여 "적절한 이미지 크기"를 클릭하세요.

여기서 잠재적으로 페이지 로드 시간을 줄이기 위해 크기를 조정할 수 있는 이미지를 찾을 수 있습니다.

이 작업을 수동으로 수행하려면 시간이 오래 걸립니다. 특히 페이지에 이미지 수가 많은 경우에는 더욱 그렇습니다. 다행히도 PSI는 이 작업의 속도를 높여줍니다. 여기에서 해야 할 일은 최적화해야 하는 이미지를 기록하는 것뿐입니다.
압축할 전체 웹사이트 분량의 이미지가 있는 경우 대량 크기 조정과 같은 도구를 사용하여 이 작업을 완료할 수 있습니다. 이 도구를 사용하면 여러 이미지를 한 번에 일괄 처리할 수 있습니다.
대량 크기 조정으로 이동하여 "이미지 선택"을 선택하십시오.

다음으로, 크기를 조정하려는 이미지를 모두 선택하세요.
추가한 후에는 이미지 크기를 조정할 원래 크기의 비율을 선택할 수 있습니다. 또한 모든 이미지를 어떤 이미지 형식으로 변환할지 선택할 수도 있습니다.

하지만 어떤 이미지 형식을 선택하시나요? WebP는 압축 후에도 전체적으로 최고의 이미지 품질을 제공합니다. 또한 PNG보다 가볍고 JPEG보다 빠릅니다. 그러나 모든 브라우저에서 지원되는 것은 아닙니다.
Backlinko에서는 압축 후에도 선명도를 잃지 않기 때문에 일반적으로 이미지 형식을 PNG로 전환합니다.
이미지 형식을 선택한 후에는 "너비"로 이동하여 원하는 픽셀 크기를 선택한 다음 "시작"을 누를 수 있습니다.

크기를 조정할 이미지 몇 개를 선택한 경우 크기 조정 프로세스에 몇 초 정도 걸릴 수 있습니다. 모든 이미지가 준비되면 컴퓨터는 크기가 조정된 이미지를 자동으로 다운로드해야 합니다.
이 도구를 사용하면 이 작업을 수동으로 수행하는 데 드는 시간을 많이 절약할 수 있습니다.
누락된 이미지 대체 텍스트와 제목을 추가하여(아직 추가하지 않은 경우) 이미지를 더욱 최적화할 수 있습니다.
대체 텍스트와 제목은 검색 엔진이 이미지의 내용을 이해할 수 있는 수단을 제공합니다.
그러나 사이트에 이미지가 너무 많으면 이러한 각 이미지를 수동으로 검토하여 누락된 대체 텍스트와 제목을 찾는 데 시간이 오래 걸릴 수 있습니다.
그래도 걱정하지 마세요! Semrush의 사이트 감사 도구로 이동하여 "경고" 섹션을 방문하십시오. 검색창에 "alt"를 입력하세요. 여기에서 누락된 Alt 속성을 검토할 수 있습니다.

"217 이미지"를 클릭하면 내 도메인에 있는 대체 속성이 없는 모든 이미지 목록을 검토할 수 있습니다.

16. 트래픽 모니터링
트래픽을 주시하는 것은 모든 SEO 캠페인의 필수 구성 요소입니다. 정기적으로 시간을 들여 트래픽이 어디서 오는지 분석해야 합니다.
Google Analytics 4를 사용하면 트래픽이 대부분 유기적인지, 직접인지, 추천인지 정확히 파악할 수 있습니다. 또한 이 도구는 방문자가 사이트에 방문할 때 데스크톱, 모바일, 태블릿 등 어떤 장치를 사용하고 있는지도 알려줍니다.
GA4에서 트래픽 통계에 액세스하는 방법은 다음과 같습니다.
보고서 스냅샷 대시보드에 접속하면 사용자 수와 사이트를 방문한 신규 사용자 수를 즉시 확인할 수 있습니다.

오른쪽에서는 지난 30분 동안 귀하의 사이트를 방문한 총 사용자 수와 이들이 방문한 국가를 검토할 수도 있습니다.

그런 다음 왼쪽 메뉴의 Acquisition(획득) 섹션에 있는 “Traffic Acquisition(트래픽 획득)”을 클릭하세요.

여기에서 트래픽 소스, 즉 사용자가 귀하의 사이트에 도달하는 방식을 볼 수 있습니다. 이러한 소스는 다음과 같이 정의됩니다.
- 자연 검색 — Google, Bing 및 기타 검색 엔진에서 직접 유입되는 트래픽입니다.
- 직접 — 이는 검색 엔진 및 기타 추천 소스를 우회하여 브라우저의 주소 표시줄에 웹사이트의 URL을 직접 입력하는 방문자를 의미합니다.
- 추천 — 추천 트래픽은 방문자가 링크를 클릭하여 다른 사이트에서 귀하의 웹사이트를 방문하는 경우입니다.
- 유기적 소셜 — 소셜 미디어에서 공유된 링크를 통해 귀하의 사이트에 도달하는 모든 트래픽은 "유기적 소셜" 트래픽으로 계산됩니다.
- 이메일 — 사용자가 이메일에 포함된 링크를 클릭하여 웹사이트를 방문할 때마다. 이는 이메일 트래픽으로 기록됩니다.
- 유기적 비디오 — 이는 YouTube 및 TikTok과 같은 플랫폼에서 유입되는 트래픽과 관련이 있습니다.
- 할당되지 않음 - 추적 매개변수가 누락되거나 다른 추적 오류가 발생하는 경우 트래픽은 "할당되지 않음"으로 기록됩니다.

아래로 스크롤하면 다음과 같은 자세한 측정항목을 얻을 수 있습니다.
- 각 채널을 통해 귀하의 사이트를 방문한 "사용자"의 수입니다.
- 각 채널에서 생성된 총 "세션" 수
그리고 더.

예를 들어 내 사이트를 방문한 442,001명의 사용자 중 292,838명이 자연 검색을 통해 방문했다는 것을 알 수 있습니다.
방문자가 사이트에 액세스하는 데 사용하는 장치를 보려면 상단에 있는 "+" 버튼을 클릭하기만 하면 됩니다.

그런 다음 왼쪽에서 “플랫폼/장치”를 클릭하고 오른쪽에서 “장치 카테고리”를 클릭합니다.

그러면 트래픽 획득 표에 '기기 카테고리' 열이 추가됩니다.

여기서는 특정 장치를 사용하는 동안 특정 채널을 통해 귀하의 사이트를 방문한 사용자 수를 상호 참조할 수 있습니다.
예를 들어 행 1에서는 자연 검색을 통해 데스크톱을 통해 내 사이트를 방문한 사용자가 180,542명이라는 것을 알 수 있습니다.
이러한 통찰력에 액세스하면 대부분의 방문자를 유도하는 주요 트래픽 소스에 맞게 웹사이트를 최적화할 수 있을 뿐만 아니라 방문자가 액세스하기 위해 가장 일반적으로 사용하는 장치에 맞게 사이트를 맞춤화할 수 있습니다.
다음 섹션에서 자동화된 보고에 대해 적절하게 다루겠지만 여기서는 GA4 플랫폼에서 보고서를 쉽게 자동화할 수 있다는 점을 언급할 가치가 있습니다.
보고 있는 보고서의 공유 버튼을 클릭하기만 하면 링크를 공유하거나 다운로드할 수 있는 옵션이 제공됩니다.

GA4는 유용한 도구이기는 하지만 제한 사항이 있으며, 이러한 제한 사항 중 하나는 자신의 트래픽 소스를 경쟁업체의 트래픽 소스와 비교할 수 없다는 것입니다.
그러나 Semrush의 트래픽 분석을 사용하여 이 작업을 수행할 수 있습니다.
왼쪽 메뉴의 경쟁 조사 섹션에서 "트래픽 분석"을 찾을 수 있습니다.

그것을 클릭한 후 도메인과 경쟁사 목록을 추가하고 "분석"을 누르십시오.

다음으로, "트래픽 여정(Traffic Journey)" 탭을 클릭하세요. 여기에서 귀하의 트래픽 소스와 경쟁사의 트래픽 소스를 비교할 수 있습니다.

보시다시피 Ahrefs는 다른 사이트에 비해 상당한 양의 직접 트래픽을 수신합니다.
나중에 이 비교 프로세스를 자동화하려면 오른쪽 상단에 있는 "+ 목록 만들기" 버튼을 클릭하여 입력한 목록을 저장할 수 있습니다.

...Semrush는 자동으로 새로운 정보로 계속 업데이트됩니다!
트래픽 분석 도구의 또 다른 유용한 탭은 인기 페이지 보고서입니다. 여기에서 경쟁사의 페이지와 트래픽 소스를 검토할 수 있습니다.
이 예에서는 Amazon을 경쟁사로 사용하여 도구 활용 방법을 보여 드리겠습니다.
"인기 페이지" 탭을 클릭하세요:

여기에서 경쟁사의 상위 페이지와 특정 채널에서 수신하는 트래픽 양에 대한 통찰력을 얻을 수 있습니다.
17. 자동 보고
SEO 성과를 정기적으로 분석하는 것 외에도 이해하기 쉬운 보고서를 작성하여 결과를 동료 및 동료에게 전달해야 할 가능성이 높습니다.
이해관계자에게 SEO 보고서를 제시하는 경우 모든 관련 데이터, 그래프 및 차트가 최신 상태이고 명확하며 간결해야 합니다.
더 이상 보고서 작성을 수동으로 수행할 필요가 없습니다.
Semrush 내에서는 보고서를 생성할 수 있는 여러 가지 방법이 있습니다.
예를 들어 Semrush의 사이트 감사 도구를 사용하여 사이트 감사 결과를 공유하려면 오른쪽 상단에 있는 "PDF" 버튼을 클릭하면 됩니다.

보고서의 이메일 대상을 선택할 수 있는 작은 창이 나타납니다.

이 창 하단에는 이 보고서를 매일, 매주 또는 매월 단위로 자동화하는 옵션이 있습니다.

처음 선택하고 내보내면 선택한 옵션에 따라 자동으로 새 보고서가 전송됩니다!
또는 최적화 및 자동화 섹션 아래에 있는 “내 보고서” 섹션으로 이동하실 수도 있습니다.

아래로 스크롤하여 '내 보고서 시작하기' 버튼을 클릭하세요.

...새 PDF 보고서를 생성하는 데 사용할 수 있는 모든 옵션이 표시됩니다.

전체 옵션 목록은 다음과 같습니다.
- 처음부터 시작하세요
- 월간 SEO 보고서
- 자연 검색 위치
- 사이트 감사 전체 보고서
- 완전 유기 연구
- 월간 경쟁사 분석
- 백링크: 전체 보고서
- 현장 감사 개요
- 전체 광고 연구
- Google 비즈니스 프로필 통계
- Google Ads 보고서
- 도메인 비교
- 사이트 감사: 문제
예를 들어 “Organic Search Positions”를 클릭하면 창이 팝업됩니다. 이 창에서는 도메인 이름을 입력하고 데이터베이스를 선택해야 합니다.

그런 다음 '보고서 작성'을 클릭하세요.
생성되면 오른쪽 상단에 있는 "PDF 보고서 생성"을 클릭하세요.

...그리고 보고서를 예약할 수 있는 옵션을 제공하는 창이 나타납니다.

보고서를 매일, 매주 또는 매월 생성할지 선택하면 Semrush가 자동으로 정기 보고서를 생성합니다.
꽤 깔끔한!
Google의 Looker Studio는 자동화된 보고서를 만드는 데 사용할 수 있는 또 다른 훌륭한 도구입니다.
예를 들어 Google Analytics를 Looker Studio와 통합하는 방법은 다음과 같습니다.
먼저 다음과 같은 Studio 홈페이지로 이동합니다.

Google Analytics를 통합하려면 대시보드 왼쪽 상단에 있는 "+ 만들기" 버튼을 클릭하세요.

드롭다운 메뉴에서 '데이터 소스'를 선택합니다.

그러면 Looker Studio에 연결할 수 있는 데이터 소스 목록이 표시됩니다.
이 예에서는 Google Analytics를 선택하겠습니다.

이를 선택한 후에는 Google Analytics를 승인해야 합니다.

승인되면 Google Analytics에서 직접 가져온 데이터로 자동 보고서 작성을 시작할 수 있습니다.
Semrush Guru 계정이 있는 경우 페이지 오른쪽 상단에 있는 버튼을 클릭하여 Semrush 데이터를 Looker Studio로 내보낼 수도 있습니다. 내보낼 수 있는 두 가지 보고서는 직위 추적과 사이트 감사입니다.

SEO 자동화를 작동시키는 방법
앞서 말했듯이 AI는 인간의 전적인 입력이 있는 SEO 도구로만 작동할 수 있습니다. AI 콘텐츠 생성기 도구는 콘텐츠 아이디어를 제공할 수 있지만(심지어 콘텐츠를 작성해 주기도 함) 인간이 이를 검증하고, 편집하고, 확장해야 합니다.
이 기사에 나열된 Semrush 툴킷도 마찬가지입니다. 자동으로 키워드를 추적하고, 경쟁업체를 검토하고, 사이트를 감사할 수는 있지만 발견한 문제에 대한 솔루션을 구현할 수는 없습니다.
자주 묻는 질문
자동화 기능을 제공하는 SEO 자동화 도구는 무엇입니까?
대부분의 키워드 조사, 순위 추적 및 백링크 분석 도구는 어느 정도 자동화 기능을 제공합니다. Semrush와 같은 도구는 백링크, 키워드 순위 및 경쟁사를 자동으로 추적하므로 사용자가 그럴 필요가 없습니다. 기본적으로 사이트 모니터링을 수행하고 필요할 때 보고서를 생성할 수 있는 모든 SEO 도구는 SEO 자동화 도구로 분류될 수 있습니다.
무료 플랜을 사용하는 경우 일부 SEO 도구는 제한된 자동화 기능을 제공할 수 있다는 점은 주목할 가치가 있습니다.
SEO 자동화는 모든 웹사이트 유형에 적합합니까?
예, SEO는 도구를 사용하여 모든 웹사이트에서 SEO 작업을 자동화할 수 있습니다. 사용 중인 CMS에 따라 일부 웹사이트 유형에서는 자동화가 더 제한될 수 있습니다.
SEO 자동화가 인간의 입력을 대체하게 될까요?
아니요, SEO 자동화는 사람의 입력을 대체하지 않습니다. SEO 자동화는 웹사이트에 대한 대량의 복잡한 데이터를 수집하는 데 적합하지만 해당 정보를 가져와서 사이트를 개선하는 데 사용하는 것은 SEO의 몫입니다.
