生産管理: プロセス、タイプ、ベスト プラクティス
公開: 2023-04-12生産の計画とスケジューリングは、製造業の出発点にすぎません。 生産ラインが稼働したら、管理者は何が起こっているのかを注意深く監視して、生産スケジュールを満たし、時間どおりに小売業者に商品を配送していることを確認する必要があります。
生産管理は、管理者が製造施設で行われている作業を追跡する方法です。 生産管理とは何か、生産コントローラーが何をするのかを見て、生産管理のプロセスを調べてみましょう。 また、さまざまな種類の生産管理システムと生産管理ソフトウェアについても検討します。
生産管理とは
生産管理とは、製造業者の生産と運用のすべての側面を監視および制御することです。 これは、より大きなサプライ チェーン管理の一部であり、在庫管理や品質管理などの他の運用管理機能と連携して機能します。
生産管理の目的は、生産される製品の仕様が満たされていることを保証するために、施設の出力のバランスを取ることです。 これは、特定のアクションを適用し、作業を予測、計画、およびスケジュールするための洞察に満ちた決定を下すことによって行われます。
生産管理で規制される活動には、労働力、材料の入手可能性、能力とコストの制限が含まれます。 生産管理の最終的な結果は、生産計画が確実に満たされていることを確認するために生産スケジュールを監視しながら、期待される品質と要求された数量を達成することです。
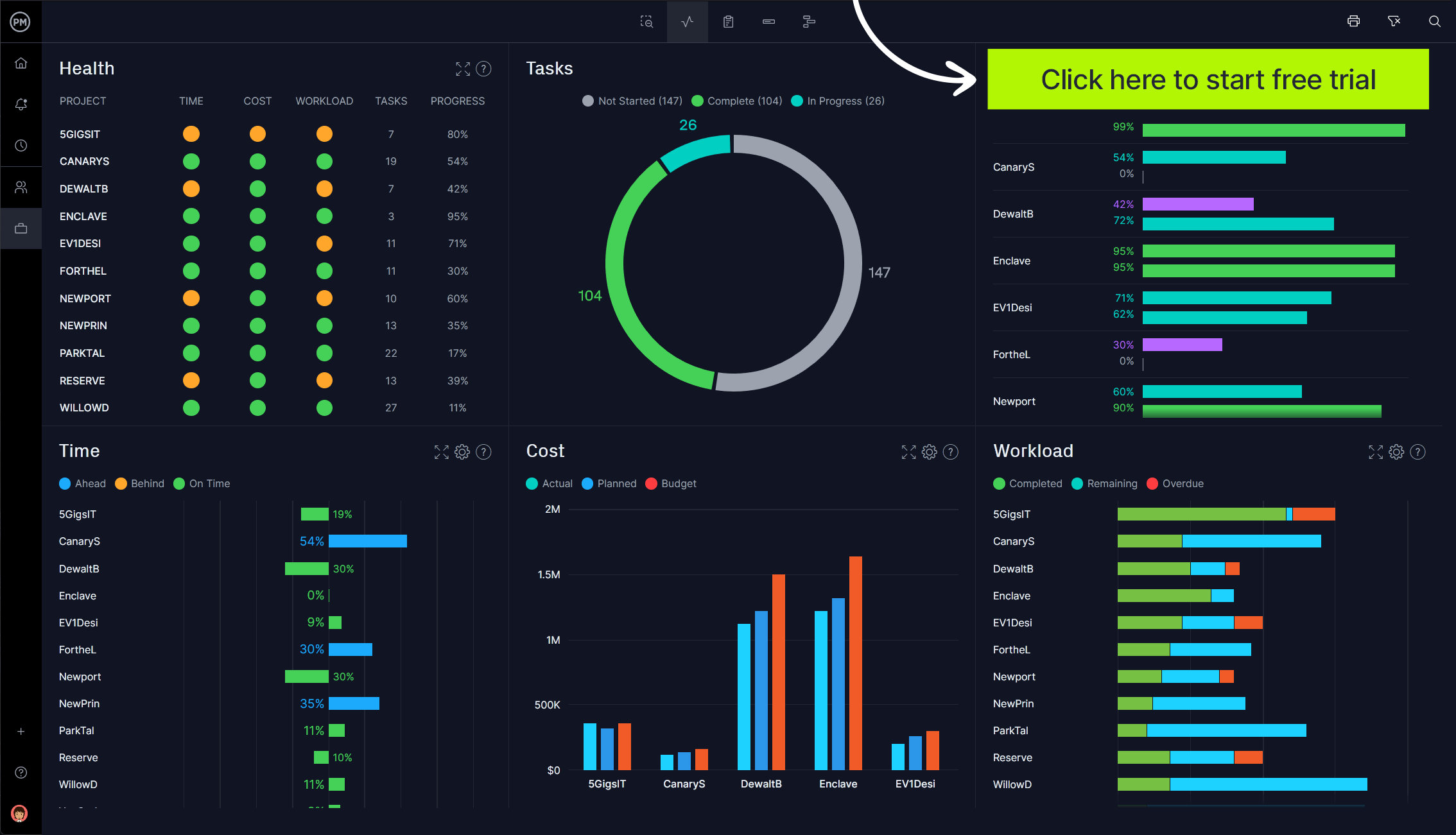
品質を維持し、仕事の締め切りを守るために、生産管理者の仕事は施設を監視し、遅延や製品品質の低下を引き起こす前に問題に迅速に対応することです。 ProjectManager は、リアルタイム データを提供するオンライン プロジェクト管理ソフトウェアで、より洞察力に富んだ意思決定を支援します。 私たちのライブ ダッシュボードは、生産のハイレベルなビューを、時間からコスト、ワークロードまで、読みやすいグラフやチャートで提供します。 他のツールとは異なり、時間のかかる構成は必要ありません。 セットアップ済みで、リアルタイムのデータを自動的に収集して計算します。 今すぐ ProjectManager を無料で使い始めましょう。

生産計画と管理 (PPC)
生産計画と管理は、すべてが適切なタイミングで適切な場所にあることを確認する操作を通じて製造業者をサポートする計画を詳細化するためのより大きな戦略です。 目標は、リソースをより効率的に使用することですが、それは工場のフロアを超えて、販売、マーケティング、調達など、社内の他の部門を含めることになります。
生産計画と管理の作業には、ジョブに必要な材料の予測、マスター生産スケジューリング、長期計画、需要管理などが含まれます。 組み立てる製品の需要予測から始まります。 手元にあるリソースなど、このプロセスで収集された情報は、生産計画に役立ちます。
製造業者は、生産計画と管理を使用して、労働力と機械の両方の観点から製造能力を最適化しながら、コストを抑え、改善と成長の領域を発見します。 また、ジャスト イン タイムのスケジューリング戦略により、生産に必要なものだけを倉庫に保管することで、在庫のコストを削減するのにも役立ちます。 必要以上の在庫を抱える必要がないため、コストが削減されます。
PPC は納期厳守を改善し、顧客満足度と顧客維持率を向上させます。 また、生産に必要な材料を購入する時期が分かり、事前に購入することで最良の取引ができるなど、調達のメリットもあります。 これにより、生産プロセスを合理化し、ワークフローの中断を減らしながら、リソースの無駄と不足を減らし、従業員の満足度と生産性を向上させます。
プロダクションコントローラーとは?
このすべての責任は誰にありますか? 生産管理者は、生産工程での機械の使用と、製品を製造するプロセスを管理します。 彼らは、機械が適切に手入れされるように保守スタッフを監督することにより、効率を高める任務を負っています。
生産管理者は、生産ラインの円滑な稼働を維持するために、生産スケジュール、施設との間の配送および出荷も追跡します。 ワークフローの監視も責任の一部です。 効率的で安全な施設を運営するのが彼らの仕事です。
彼らは、手作業の管理、組織、スケジューリング、および予算のタスクのバックグラウンドを持ち、さまざまなタスクを調整する他の部門とうまく連携する必要があります。 彼らは製造業だけでなく、自動車や航空などの産業計画にも携わっています。

無料で手に入れよう
マスター生産スケジュール テンプレート
この Excel 用の無料のマスター プロダクション スケジュール テンプレートを使用して、プロジェクトをより適切に管理します。
生産管理プロセス
生産管理プロセスは、業界ごと、さらにはビジネスごとに異なります。 とはいえ、どの生産管理プロセスにも共通する基本的な手順がいくつかあります。 それらは次のとおりです。
ルーティング
生産管理プロセスの最初のステップは、作業の最初から最後までの定義です。 これには、生産に必要な原材料、労働力や設備などのその他のリソース、必要な数量、期待される品質、生産が行われる場所が含まれます。 このプロセスは、スケジューリングを通じて、最も効率的で費用対効果の高い段階的な製造プロセスを決定することです。
スケジューリング
前述のように、ルーティングはスケジューリングにつながります。 これは、作業の時間に関連する部分であり、いつ、どのくらいの期間、何が起こるかを扱います。 製造スケジュールは優先度順に並べられ、各タスクの開始日と終了日があります。 制作工程のタイムテーブルです。

派遣
この時点で、生産が開始されます。 スケジュールされたアクティビティとルーティングの実装が実行されます。 発送方法は2種類。 1つは集中型と呼ばれ、特定の権限によって注文が行われます。 もう 1 つは分散型です。つまり、注文は生産に関与するビジネス ユニットによって行われます。 資料が発行され、記録が保持され、作業が次のプロセスにスムーズに移行します。
迅速化またはフォローアップ
これは、生産の監視が、製品の障害や欠陥、生産のボトルネックなどの問題の発見に重点を置いている場合です。 これを行う 1 つの方法は、計画と実際の進捗状況の差である分散を測定することです。 これにより、生産の有効性を評価して問題を把握し、生産をスケジュールどおりに維持できます。 このステップを通じて、生産の改善に関するアイデアを開発することができます。
検査
常に生産管理プロセスに含まれているわけではありませんが、ベスト プラクティスに従っていることを確認するために定期的な監査を行うことをお勧めします。 これにより、生産が必要な業界標準に従っていることが保証されます。
生産管理システムの種類
生産管理システムは、原材料から小売店までの経路だけでなく、製品を製造する際の顧客注文の役割も備えています。 それは、製造のさまざまな側面を計画および管理するための最良の方法を決定することにつながります。 これには、調達とサプライヤーの調整、リソースのスケジューリング、計画と実行が含まれます。 プロセスと品質管理も含まれます。 これらはより一般的なタイプです。
見込生産 (MTS)
お客様からの要望を先取りして製品を作るところです。 完成品は在庫に保管され、顧客の注文は棚から出荷されます。 利点は、配達が即時でコストが低いことであり、ビジネスを成長させます。 製品は標準的な傾向があり、生産ラインは大量生産専用です。
受注生産(MTO)
これらのシステムの製品は、お客様から提供された仕様に基づいて作成されます。 お客様の注文を受けてからでないと生産は始まりません。 品種は、プロセスの種類と能力によって制限され、生産量が少なくなる傾向があります。
受注設計 (ETO)
ここでは、製品は製造前に顧客の仕様に従って設計および設計されます。 これらは非常にカスタマイズされた複雑な製品です。 完成品の種類は限られており、製油所、化学プラント、発電所、自動車、建物などの産業に使用される小規模、中規模、大規模の製品に多くの製造プロセスが採用されています。
受注組立(ATO)
このシステムでは、サブアッセンブリー部品をメーカーがストックし、顧客が注文したときに部品を最終製品に組み立てるだけです。 企業は、製品を迅速に組み立てて配送できなければなりません。
生産管理ソフトウェア
これらのさまざまなプロセスとリソースをすべて計画、スケジュール、および追跡できることが、高品質の製品を時間どおりに提供するのに役立つ生産管理ソフトウェアがある理由です。 これは、メーカーが商品の生産を管理するために使用するエンタープライズ リソース プランニング (ERP) ソフトウェアの一種です。 生産の監視と制御を追跡、管理、編成するのに役立ちます。
ProjectManager は生産管理を支援します
ProjectManager は、生産管理者がスケジュールとリソースをより効率的に管理できるようにする、受賞歴のあるソフトウェアです。 当社のツールは、生産ラインで起こっていることを数時間後や数日後ではなく、発生した時点で捉えるためのリアルタイム データを提供します。 また、品質を確保するためにタスクを進める前にレビューする権限をマネージャーに与えるタスク承認設定を使用して、プロセスを合理化するためのカスタムおよび自動化されたワークフローもあります。 しかし、これは私たちが提供する機能のほんの一部です。
ガントチャートで生産スケジュールを管理
スケジュールを監視できることは、生産を順調に進めるための鍵です。 堅牢なガント チャートはタスクを整理し、4 つの依存関係すべてをリンクするため、ボトルネックを回避できます。 ベースラインを設定すると、計画されたスケジュールと実際のスケジュールをリアルタイムで追跡して、進捗状況を監視し、生産をスケジュールどおりに保つことができます。 また、ガント チャートは、すべてのリソースとコストを 1 か所で管理します。

ワークロード チャートでリソースのバランスを保つ
労働力は最も重要なリソースであり、それを追跡できるかどうかは多くの要因に左右されます。 まず、従業員をオンボーディングし、有給休暇、休暇、世界各地の休日など、従業員の空き状況を定義できます。 これにより、彼らに仕事を割り当てやすくなります。 次に、全員が定員に達していることを確認します。 色分けされたワークロード チャートにより、誰が割り当て超過しているかが一目でわかります。 次に、チャートからワークロードのバランスを取り、全員の生産性を高めることができます。

ProjectManger には、給与計算を合理化する以上のことを行う安全なタイムシートもあります。 これらは、生産スケジュールをさらに制御するために、従業員がタスクに費やす時間を追跡するもう 1 つの手段です。 簡単に生成およびフィルタリングして、表示したいデータのみを表示する、カスタマイズ可能なレポート機能もあります。 コスト、時間、タイムシート、差異ワークロード、ステータス、およびポートフォリオ レポートに関するレポートも作成します。 レポートをさまざまな形式で共有して、関係者を最新の状態に保つことができます
ProjectManager は、生産管理者が生産をリアルタイムでスケジュール、管理、および追跡するのに役立つ受賞歴のあるソフトウェアです。 タスク管理、リスク管理、およびリソース管理は、彼らが仕事で成功し、顧客の需要とリソースの可用性を満たすために、より迅速で優れた製品を提供するために必要なツールを提供します。 今すぐ ProjectManager を無料で使い始めましょう。
