7 أدوات لأتمتة التسويق من شأنها أن تجعل حياتك أسهل
نشرت: 2023-08-02باعتبارك مسوقًا أو قائدًا للأعمال، فإن وقتك ثمين، لذا فإن إيجاد طرق لتحسين سير عملك وتعزيز الإنتاجية أمر ضروري.
لحسن الحظ، هناك مجموعة واسعة من أدوات أتمتة التسويق المتاحة التي يمكن أن تحدث ثورة في أسلوبك في التسويق.
في هذه المقالة، سوف نستكشف سبع أدوات متطورة لأتمتة التسويق من شأنها أن تجعل حياتك أسهل وتزيد من جهودك التسويقية.
تمكننا الحبوب الواحدة من زيادة تأثيرنا دون زيادة عدد موظفينا
اعمل معنا
7 أدوات لأتمتة التسويق من شأنها أن تجعل حياتك أسهل
1) المداعبة: قم بتنظيم ملفات التمرير الخاصة بك للإلهام
الأداة الأولى التي سنغطيها هي المداعبة. (لا، لا تدع عقلك يذهب إلى هناك!)
هذا هو Foreplay.co وهو أداة أتمتة تسويقية تغير قواعد اللعبة وتعمل على تبسيط عملية تنظيم ملفات التمرير الخاصة بك:

ملفات التمرير عبارة عن مجموعة من الإعلانات والمواد التسويقية التي لفتت انتباهك ولقيت صدى لديك. باستخدام Foreplay، يمكنك حفظ هذه الإعلانات وتصنيفها بسهولة من منصات مختلفة مثل Facebook وInstagram والمزيد.
إن وجود ملف تمرير منظم جيدًا يسمح لك باستخلاص الإلهام من الحملات الناجحة وتطبيق تلك العناصر الفائزة على جهودك الإعلانية. ومن خلال دراسة الاستراتيجيات والتقنيات التي يستخدمها الآخرون، يمكنك الحصول على رؤى حول ما ينجح ودمج تلك الرؤى في إبداعاتك الإعلانية.
تمكّنك المداعبة من تبسيط عملية جمع الإلهام والارتقاء بلعبتك الإعلانية إلى المستوى التالي.
2) UiPath: تبسيط المهام الدنيوية والتركيز على ما يهم
إن قضاء ساعات لا حصر لها في المهام العادية مثل إدخال البيانات وإدارة جداول البيانات يمكن أن يستنزفك ويعوق إنتاجيتك.
وهنا يأتي دور UiPath. إنها منصة قوية لأتمتة التسويق تتيح لك إنشاء العمليات وأتمتة المهام المتكررة، مما يوفر وقتًا ثمينًا لمزيد من المساعي الإستراتيجية والإبداعية.

باستخدام UiPath، يمكنك إنشاء مهام سير عمل مخصصة تعمل على أتمتة جمع البيانات وإنشاء التقارير والمهام الروتينية الأخرى التي تميل إلى استهلاك وقتك. عند تفويض هذه المهام إلى UiPath، يمكنك التركيز على الأنشطة عالية التأثير التي تحرك الأمور حقًا، مثل تحسين الحملة وإنشاء المحتوى والتخطيط الاستراتيجي.
يمكن أن يساعدك UiPath على تبسيط سير عملك بشكل كبير، وزيادة الكفاءة، وإطلاق العنان لإمكاناتك الكاملة كمسوق رقمي.
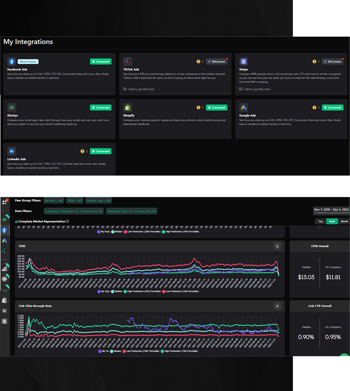
3) فاروس: كشف معايير التحويل لتحقيق النجاح
يعد فهم كيفية مقارنة معدلات التحويل الخاصة بك بمعايير الصناعة أمرًا بالغ الأهمية للنجاح في أي مسعى تسويقي.
Varos هي أداة لأتمتة التسويق متخصصة في قياس الأداء. مع Varos، يمكنك الوصول إلى مجموعة كبيرة من البيانات المجمعة من مختلف القطاعات، مما يسمح لك بقياس أدائك وفقًا لمعايير الصناعة وتحديد مجالات التحسين.

تقدم Varos رؤى ومعايير قيمة تساعدك على قياس فعالية جهودك التسويقية. سواء كنت تعمل في التجارة الإلكترونية أو SaaS أو أي صناعة أخرى، توفر Varos رؤية شاملة لكيفية تراكم معدلات التحويل لديك.
مسلحًا بهذه المعرفة، يمكنك اتخاذ قرارات تعتمد على البيانات، وتحسين استراتيجياتك، والسعي لتحقيق التحسين المستمر.
4) Ubersuggest: كاتب يعمل بالذكاء الاصطناعي لإنشاء محتوى فعال
يعد إنشاء المحتوى حجر الزاوية في التسويق الناجح، ولكنه قد يستغرق وقتًا طويلاً ويستهلك الكثير من الموارد.
Ubersuggest هي أداة كتابة مبتكرة مدعومة بالذكاء الاصطناعي يمكنها إحداث ثورة في عملية إنشاء المحتوى الخاص بك. على الرغم من أنه لا يمكن لأي ذكاء اصطناعي أن يحل محل اللمسة البشرية بشكل كامل، فإن Ubersuggest يقدم نقطة بداية يمكن أن توفر لك وقتًا ثمينًا وتساعدك على إنشاء المحتوى بشكل أكثر كفاءة.


باستخدام Ubersuggest، يمكنك إنشاء مسودات ومخططات تفصيلية لأنواع مختلفة من المحتوى بسرعة، بدءًا من منشورات المدونة وحتى تحديثات الوسائط الاجتماعية.
تستفيد الأداة من الذكاء الاصطناعي لتقديم الاقتراحات وإنشاء نص بناءً على مدخلاتك. على الرغم من أنك ستظل بحاجة إلى مراجعة المحتوى وتحسينه، فإن Ubersuggest يعمل كمساعد قوي يعمل على تسريع عملية إنشاء المحتوى الخاص بك، مما يسمح لك بالتركيز على المهام ذات المستوى الأعلى والجوانب الإبداعية لحملاتك التسويقية.
5) الحركة: سد الفجوة بين المصممين ومشتري الوسائط
يعد التعاون بين المصممين ومشتري الوسائط أمرًا ضروريًا لإنشاء حملات تسويقية مؤثرة.
Motion عبارة عن أداة أتمتة تسويقية متعددة الاستخدامات تعمل كمركز إبداعي للأداء، مما يسهل التعاون السلس بين أعضاء الفريق. فهو يسمح للمصممين ومشتري الوسائط بالعمل معًا بشكل فعال، مما يضمن ترجمة الأفكار الإبداعية إلى إعلانات مقنعة تحقق النتائج.

باستخدام Motion، يمكنك التعاون مع فريق التصميم الخاص بك وتقديم التعليقات وتتبع أداء تصميماتك الإبداعية. تتيح لك الأداة تحليل مقاييس مثل الإنفاق الإعلاني وعائد الإنفاق الإعلاني، مما يوفر رؤى قيمة حول فعالية حملاتك.
من خلال الاستفادة من الحركة، يمكنك سد الفجوة بين الإبداع والبيانات، ومواءمة جهودك التسويقية، وتحسين حملاتك بشكل مستمر لتحقيق أقصى قدر من التأثير.
6) Lemlist: أتمتة وتعزيز التواصل عبر البريد الإلكتروني الخاص بك
يظل التسويق عبر البريد الإلكتروني أداة قوية في ترسانة المسوقين، ولكن إدارة التواصل البارد عبر البريد الإلكتروني يمكن أن تستغرق وقتًا طويلاً وصعبة.
Lemlist هي أداة لأتمتة التسويق مصممة خصيصًا للتواصل عبر البريد الإلكتروني، مع التركيز على التسليم والأسعار المفتوحة. فهو يعمل على تبسيط وأتمتة حملات البريد الإلكتروني الخاصة بك، مما يسمح لك بالوصول إلى جمهورك المستهدف بشكل أكثر فعالية وزيادة فرص المشاركة.

يوفر Lemlist ميزات مثل إدارة جهات الاتصال والقوالب المخصصة وتتبع الحملة.
باستخدام Lemlist، يمكنك أتمتة المهام المتكررة وتخصيص محتوى بريدك الإلكتروني وتتبع نجاح حملاتك. تساعدك الأداة على تحسين وصول بريدك الإلكتروني، وتحسين معدلات التسليم، وتعزيز معدلات الفتح والاستجابة، مما يؤدي في النهاية إلى تحقيق نتائج أفضل لجهودك التسويقية.
7) الفقاعات: التعاون بفعالية مع التعليقات السياقية
يعد التواصل والتعاون الفعال أمرًا بالغ الأهمية لمشاريع التسويق الناجحة.
تعد Bubbles أداة متعددة الاستخدامات لأتمتة التسويق تعمل على تبسيط التعاون بين أعضاء الفريق. فهو يسمح بتبادل التعليقات بشكل فعال من خلال تمكين التعليقات والتعليقات التوضيحية السياقية على لقطات الشاشة ومقاطع الفيديو المعروضة على الشاشة.

باستخدام Bubbles، يمكنك بسهولة تقديم الملاحظات واقتراح التحسينات والتعاون مع أعضاء الفريق في الوقت الفعلي. باستخدام التعليقات السياقية، يمكنك التأكد من أن تعليقاتك واضحة وموجزة، مما يعزز التواصل الفعال ويعزز التعاون.
تعمل الفقاعات على تبسيط عملية المراجعة والموافقة، وتزيل الارتباك، وتمكن فريقك من العمل معًا بسلاسة.
احتضن قوة أدوات أتمتة التسويق
في عالم التسويق الرقمي دائم التطور، تعد الأتمتة هي المفتاح للبقاء في الطليعة، خاصة مع مدى سرعة تقدم الذكاء الاصطناعي. ومن خلال دمج بعض أو كل أدوات أتمتة التسويق هذه في سير عملك، ستتمكن من الوصول إلى جميع المستويات الجديدة من الإنتاجية والكفاءة.
بدءًا من تنظيم الملفات السريعة وحتى أتمتة المهام الشاقة، تم تصميم هذه الأدوات لتجعل حياتك أسهل وتعزز استراتيجياتك التسويقية. احتضن قوة الأتمتة وارفع مستوى لعبتك التسويقية إلى آفاق جديدة!
اعمل معنا
تم إعادة استخدامه من البودكاست الخاص بمدرسة التسويق .
